Anestezia generala
Termenul de anestezie deriva de la cuvintele grecesti ana = fara si esthesis = sensibilitate si defineste toate procesele care au ca obiectiv suprimarea, sensibilitatii dureroase. In cazul in care sensibilitatea dureroasa este abolita selectiv si alte senzatii nu sunt interceptate, utilizam termenul de analgezie. Anestezia presupune suprimarea tuturor senzatiilor, starea de constienta putand fi pastrata (anestezia loco-regionala) sau abolita (anestezia generala).
Starea de anestezie generala sau narcoza se obtine prin actiunea medicamentelor la nivelul sistemului nervos central: bolnavul nu percepe durerea si este inconstient. In afara de analgezie si hipnoza, narcoza trebuie sa realizeze si alte conditii necesare pentru efectuarea in bune conditii a interventiei chirurgicale: relaxare musculara, indispensabile operatiilor intraabdominale si asigurarea homeostaziei, in cadrul careia protectia vegetativa, antisoc, ocupa un loc important.

R H
E I
L P A N X O A Z R A E
Dintre componentele patrulaterului anestezic, cele mai importante sunt analgezia si asigurarea homeostaziei. Hipnoza nu este obligatorie, putand fi inlocuita cu sedarea pacientului (vezi tehnica neuroleptanalgeziei), iar relaxarea se asigura dupa necesitati, in raport cu tipul si sediul operatiei.
Componentele anesteziei generale si in primul rand hipnoza, analgezia si relaxarea erau realizate in trecut prin administrarea unui singur agent anestezic inhalator ca eterul dietilic, ciclopropanul sau cloroformul. Halotanul, un anestezic volatil halogenat, confera in plus protectie vegetativa - antisoc.
Tehnicile moderne de anestezie utilizeaza medicamente anestezice pentru fiecare componenta a anesteziei in parte si vorbim in acest caz de anestezie combinata, pe pivot de anestezic volatil sau intravenoasa.
1. Mecanismul anesteziei generale
Teoriile narcozei Exista mai multe teorii ale narcozei, mecanismul de producere fiind insuficient cunoscut. Se accepta o actiune a anestezicelor la nivel celular, cu alterarea reversibila a functiilor celulei.
De fapt anestezicul intervine concomitent la cel putin 4 nivele din sistemul nervos central (SNC). In primul rand sunt afectate anumite zone din creier si maduva, intrucat cu certitudine, depresia realizata nu este uniforma la intreg SNC.
La nivelul neuronului, anestezicele generale sunt in primul rand blocante ale sinapselor si mai putin ale axonilor. In sinapse, actiunea este atat pre- cat si postsinaptica, producand o reducere a timpului de deschidere a canalelor ionice postsinaptice (deschise de voltaj). Anestezicele generale nu actioneaza asupra neurotransmitatorilor.
Ultimul nivel de actiune al anestezicului este nivelul subcelular, molecular, unde are loc interactiunea acestuia cu structurile membranelor celulara si subcelulara.
Membrana celulara este formata dintr-un dublu strat de fosfolipide, cu grupul polar hidrofil la exterior si cel hidrofob la interior. De membrana lipidica sunt atasate proteinele extrinseci, atasate prin forte ionice de suprafata membranei si altele intrinseci penetrand partial sau total membrana. Proteinele care penetreaza pana in interiorul celulei sunt compuse din mai multe fractiuni proteice. Acestea delimiteaza un canal in interior, a carei deschidere permite trecerea ionilor prin membrana celulara. In baza actiunii anestezicului la nivel molecular s-au elaborat mai multe teorii de producere a narcozei.
Teoria clatratilor (Pauling si Miller, 1961) se bazeaza pe existenta moleculelor de apa in constitutia membranelor celulare (proteinele hidrofile), unde gazul se hidrateaza, formand microcristale de gaz anestezic hidratat. Aceste microcristale ar ocluziona porii membranei, membranele devin rnai rigide si scade conductanta tesutului cerebral. In prezent teoria clatratilor nu mai este acceptata intrucat potenta anestezicelor nu se coreleaza cu capacitatea de a forma hidrati.
Teoriile lipidice (hidrofobe). Se bazeaza pe constatarea facuta de Meyer si Overton cu peste 100 de ani in urma, in legatura cu corelatia directa dintre potenta anestezicelor inhalatorii si solubilitatea acestora in ulei. Aceasta sugereaza ca anestezicele inhalatorii actioneaza in lipdele creierului si anume la nivelul membranelor fosfolipidice ale neuronilor. Exista doua ipoteze privitor la corelatia dintre liposolubilitate si realizarea efectului anestezic: ipoteza expansiunii volumului (volumul critic de anestezic) si ipoteza fluidizarii membranei. Ipoteza expansiunii volumului postuleaza un efect de expansiune al stratului de lipide in care au patruns moleculele de anestezic, cu cresterea presiunii laterale asupra canalelor ionice. Cand se atinge un grad critic de expansiune, canalele sunt obstruate si excitabilitatea neuronala inhibata. Ipoteza fluidizarii membranei considera stratul dublu de fosfolipide din jurul canalelor ionice dispus ordonat si in stare de gel. Moleculele de anestezic perturba dispunerea ordonata a moleculelor de lipide; cu realizarea unei tranzitii de la starea de gel la cea fluida. Starea fluida, dezvoltand un volum mai mare va impiedica deschiderea canalului ionic sub actiunea stimulului.
Teoria pungilor hidrofobe. Proteinele care strabat membrana celulara fosfolipidica delimitand canale pentru ioni sunt amfofilice: hidrofile, prin extremitatile aflate in contact cu mediui apos si hidrofobe, cu portiunea in contact cu stratul de fosfolipide. Conform teoriei pungilor hidrofobe, moleculele de anestezic s-ar atasa de zonele/pungile hidrofobe ale acestor proteine, ar produce plierea proteinelor si prin aceasta ar afecta permeabilitatea canalelor si transmisia neuronala.
2. Farmacologia anestezicelor
In functie de efectele pe care acestea le produc, exista mai multe clase de medicamente anestezice:
Anestezicele inhalatorii - sunt substante anestezice care se amesteca cu oxigenul in aparatul anestezic, ajungand in pacient sub forma inhalatorie.
- Anestezicele inhalatorii halogenate: halotan, izofluran, sevofluran, desfluran
- Protoxidul de azot (N2O) Evaluarea potentei anestezicelor inhalatorii se face prin intermediul concentratiei alveolare minime (MAC) care este presiunea alveolara partiala minima la care 50% dintre persoane nu misca la stimulul produs de incizia chirurgicala a tegumentului.
Anestezicele intravenoase
- Barbituricele - Tiopentalul sodic, metohexital -actiune hipnotica prin inhibarea SR a trunchiului cerebral.
- Propofolul - hipnotic
- Etomidat - hipnotic
- Ketamina - hipnotic si analgetic care produce o anestezie disociativa (catalepsie, sedare, amnezie, analgezie)
- Benzodiazepinele - midazolam, diazepam
Analgeticele majore - sunt reprezentate de opioizi care actioneaza pe receptorii specifici pentru morfina (miu, kappa, delta)
- Agonisti puri - legarea de receptori produce o modificare fiziologica: morfina, petidina, fentanyl, alfentanil, sufentanil, remifentanil o Partial agonisti - se leaga de receptor si are efecte ce cresc in paralel cu cresterea cantitatii de substanta: pentazocina, nalbufina.
- Antagonisti - se leaga de recepto, il blocheaza dar nu determina efecte: naloxon, naltrexon
Miorelaxantele - sunt substantele care actioneaza la nivelul placii neuro-musculare, blocand trecerea impulsului nervos spre fibra musculara.
- Depolarizante succinilcolina
- Nedepolarizante
Cu actiune scurta mivacurium
Cu actiune medie atracurium, rocuronium
Cu actiune lunga - pancuronium, pipercuronium
Deseori este nevoie de antagonizarea blocului neuromuscular prin administrarea unui inhibitor de acetilcolinesteraza (neostigmina).
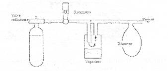
3. Aparatura de anestezie
Pentru realizarea anesteziei generale este nevoie de: 1) O sursa de gaze sub presiune (oxigen, N2O, aer); 2) un aparat/masina de anestezie prevazuta cu un debitmetru (rotametru) care masoara fluxul gazelor livrate si un vaporizator continand un anestezic volatil halogenat; 3) un circuit de anestezie care face legatura intre aparat si bolnav si 4) un ventilator atasat aparatului de anestezie. Gazele sunt furnizate de la statia centrala sau direct din cilindrii atasati aparatului de anestezie, dupa ce presiunea a fost redusa in prealabil cu ajutorul unui reductor de presiune. In aparatul de anestezie gazele trec prin debitmetru si de acolo prin vaporizor.

Exista vaporizoare special calibrate in care se introduc anestezice volatile, care la temperatura camerei sunt in stare de lichid. Deschiderea vaporizorului permite patrunderea gazului, care antreneaza moleculele de anestezic volatil. Amestecul realizat este apoi livrat catre bolnav printr-un orificiu de iesire comun.
Circuitul de anestezie este interpus intre aparatul de anestezie si pacient. Rolul circuitului este de a livra gaze anestezice si oxigen catre bolnav si de a indeparta CO2, exhalat. Cel mai utilizat este circuitul filtrant sau de reinhalare, cu urmatoarele parti componente: tub de aductiune pentru gazele proaspete, valve unidirectionale inspiratorie si expiratorie, tuburi gofrate inspirator si expirator, piesa in „Y” de conectare la bolnav, balonul-rezervor canistra cu calce sodata pentru absorbtia CO2 si o supapa/valva de suprapresiune, Circuitul filtrant poate sa functioneze in sistem inchis cand fluxul proaspat de gaze egalizeaza gazele consumate de pacient (aprox. 300 ml O2/min., plus aportul de gaze anestezice), supapa de suprapresiune fiind inchisa. Cand se utilizeaza un flux mare de gaze proaspete, cu supapa de suprapresiune deschisa, vorbim de sistem semi-inchis.

Toate aparatele moderne de anestezie sunt prevazute cu un ventilator atasat circuitului de anestezie, care permite ventilatia mecanica a pacientului curarizat.

Circuitul anestezic filtrant
4. Tipuri de anestezie generala
Anestezia volatila pura utilizeaza doar un agent inhalator
Anestezia combinata pe pivot volatil fiecare dintre 'cele componente ale anesteziei generale utilizeaza un anumit agent anestezic
Anestezia totala intra-venoasa (TIVA) nu se utilizeaza un agent inhalator
o Target controlled anesthesia varianta de TIVA in care anestezicele i.v. se administreaza in functie de caracteristicile farmacologice ale fiecarui drog si de concentratia plasmática a acestuia, prin intermediul unui program computerizat.
Efectuarea unei anestezii, generala sau regionala, trebuie precedata de examinarea pacientului cu ocazia vizitei preanestezice. Aceasta examinare are ca obiectiv identificarea unor eventuali factori de risc (boli asociate bolii chirurgicale, alergie sau intoleranta fata de unele medicamente, deformari anatomice care pot face dificila intubatia traheii etc.) in vederea adaptarii tehnicii anestezice la particularitatile de teren. De asemenea, vizita anestezistului are un rol psihologic, contribuind la combaterea anxietatii bolnavului.
Examenul preanestezic trebuie sa cuprinda anamneza, un examen fizic pe aparate si consultarea examinarilor de laborator. La anamneza se va da atentie consumului anterior de medicamente si toxice (tutun, alcool). Are importanta tratamentul cronic cu steroizi sedative si medicamente cardio-vasculare, in special antihipertensive. Daca bolnavul a mai fost supus unei anestezii generale cu halothan in ultimele 6 luni este recomandabil sa se evite o noua administrare a halothanului.
Examenul fizic are ca principal obiectiv consemnarea unei eventuale afectiuni cronice asociate. Cu acest prilej se va face si un examen atent al cavitatii bucale, al articulatiei temporo-mandibulare si al coloanei cervicale, care evidentiaza eventuale proteze dentare si permite aprecierea gradului de dificultate al intubatiei traheale. Starea venelor periferice la membrele superioare trebuie de asemenea evaluata cu acest prilej.
In baza datelor clinice si de laborator se stabileste clasa de risc, utilizand clasificarea in 5 clase a asociatiei anesteziologilor americam (ASA) sau clasificarea in 10 puncte a Spitalului de Urgenta Bucuresti.
Clasa ASA de risc anestezic
Clasa I |
pacient sanatos |
|
Clasa II |
pacient cu o afectiune sistemica usoara |
|
Clasa III |
pacient cu o afectiune sistemica severa care ii limiteaza activitatea |
|
Clasa IV |
pacient cu o boala incapacitanta, care reprezinta un pericol vital constant |
|
Clasa V |
pacient muribund care nu este de asteptat sa supravietuiasca 24 ore cu sau fara operatie |
Medicatia preanestezica
Pregatirea farmacologica a bolnavului inainte de operatie are ca obiective combaterea anxietatii, sedarea pacientului, asigurarea amneziei si analgeziei, abolirea unei activitati parasimpatice crescute, efecte antisialogoge si antiemetice, reducerea necesarului de anestezice, facilitarea inductiei anesteziei, profilaxia reactiilor alergice.
In principal se asociaza doua categorii de medicamente: un agent parasimpaticolitic (atropina) si un agent anxiolitic-sedativ (benzodiazepina). Cu 60 min. inainte de anestezie bolnavul primeste 10 mg diazepam per os, iar cu cateva minute inainte de inductia anesteziei se injecteaza 0,5 mg atropina i.v. Pentru analgezie se poate asocia 100 mg petidina i.m. cu 30 min. inainte de operatie. La nevoie, se mai pot administra un antagonist H2 (cimetidina, ranitidina) si/sau un antiemetic (droperidol, metoclopramid).
Premedicatia reprezinta medicamentele administrate pacientului inaintea inceperii anesteziei propriu-zise, cu scopul de a asigura:
Anxioliza
Sedarea
Amnezia
Diminuarea activitatii sistemului nervos autonom
Efectul antisialog
Profilaxia tromboflebitei profunde
Profilaxia pneumoniei de aspiratie
Desensibilizarea la cei cu risc alergic
Uzual, in premedicatie se administreaza:
Un parasimpatolitic atropina
O benzodiazepina - midazolam sau diazepam
Un opioid - petidina daca dorim si un efect analgetic
Inductia anesteziei este perioada de tranzitie de la starea de constienta la cea de inconstienta cu instituirea suportul ventilator si mentinerea stabilitatii hemodinamice. Are urmatoarele etape:
Montarea unei linii venoase
Initierea monitorizarii parametrilor hemodinamici si respiratori
Inductia propriu-zisa
- Oxigenare prealabila pe masca
- Administrarea unui hipnotic obtinerea hipnozei
- Administrarea unui relaxant muscular obtinerea relaxarii musculare
- Administrarea unui opioid - obtinerea analgeziei
■ IOT si conectarea la aparatul de anestezie reglat corespunzator
Mentinerea anesteziei este perioada in care:
se continua administrarea drogurilor anestezice inhalatorii si/sau intravenoase
se ventileaza bolnavul in regim controlat
Este perioada in care se desfasoara interventia chirurgcala.
Trezirea din anestezie - este perioada in care pacientului ii revine starea de constienta si respiratia spontana, in conditii de stabilitate hemodinamica. in aceasta perioada se sisteaza administrarea gazelor anestezice, se administreaza doar oxigen si, in conditiile de siguranta, se deconecteaza de aparatul de anestezie si apoi se detubeaza.
Pentru a asigura securitatea pacientului in cursul anesteziei se impune continua supraveghere a functiilor vitale. Observatia clinica este completata cu ajutorul monitoarelor, care ofera informatii asupra unor parametrii care nu pot fi apreciati de catre anestezist cu ajutorul simtului clinic.
Amploarea monitorizarii variaza cu natura operatiei. Chirurgia cardiaca sau interventiile de neurochirurgie de exemplu impun o monitorizare specializata si mult mai ampla decat interventia de chirurgie generala. De asemenea bolnavul grav, cu afectiuni asociate decompensate, necesita alte conditii de monitorizare decat bolnavul cu teren sanatos sau cu afectiuni asociate usoare, compensate.
Un standard minim de monitorizare cardio-vasculara trebuie sa includa inregistrarea continua a ECG care permite de regula si inregistrarea frecventei cardiace (alura ventriculara). Masurarea frecventa a TA este de asemenea obligatorie si este preferabil sa se faca automat, utilizand dispozitive neinvazive (Dinamap) care masoara la intervale prestabilite de anestezist TA sistolica, diastolica si medie. TA poate fi masurata si invaziv, prin canularea arterei radiale si in acest caz valorile TA sunt masurate continuu. Cand se impune administrarea rapida de lichide, in special la un bolnav cardiac, este recomandabil sa se monitorizeze presiunea venoasa centrala prin plasarea unui cateter in sistemul venos central. In chirurgia cordului si la bolnavul cu functia ventricolului stang deficitara este indicata masurarea presiunii din capilarul pulmonar. Se utilizeaza cateterul Swann - Ganz cu dublu lumen si batonas de flotare, care ofera informatii asupra starii functionale a ventriculului stang si permite masurarea debitului cardiac. In centre specializate starea cordului este apreciata prin ecocardiografie bidimensionala transesofagiana.
Utilitatea pulsoximetrului si capnografului pentru detectarea accidentelor intraanestezice
|
Accidente intraanestezice |
Permite detectarea |
|
|
Pulsoximetru |
Capnograf |
|
|
Deconectarea circuitului anestezic |
Da |
Da |
|
Hipoventilatia |
Da |
Da |
|
Intubatia esofagului |
Da |
Da |
|
Intubatia unei bronhii |
Da |
Nu |
|
Aport redus de oxigen |
Da |
Nu |
|
Pneumotorace |
Da |
Nu |
|
Embolie gazoasa |
Da |
Da |
|
Hipertermie |
Nu |
Da |
|
Aspiratia continutului gastric |
Da |
Nu |
Starea ventilatiei s-a apreciat multa vreme numai clinic si pe baza datelor oferite de spirometrie. In ultimul timp pentru monitorizarea intraanestezica a ventilatiei a inceput sa fie utilizat pulsoximetrul, care permite detectarea hipoxiei arteriale prin masurarea gradului de saturare al hemoglobinei in oxigen. Utilizarea pulsoximetrului permite detectarea accidentelor intraanestezice. Date utile ofera si capnograful, care inregistreaza presiunea partiala a CO2 la sfarsitul expirului.
Monitorizarea temperaturii corpului cu ajutorul unui sensor intrarectal este impusa de riscul de hipotermie la care este expus bolnavul (in special copiii) in timpul anesteziei.
Un alt parametru, frecvent masurat in timpul anesteziei, este calitatea blocului neuromuscular urmarind raspunsul motor (deplasarea policelui), la stimularea nervului cubital in vecinatatea articulatiei mainii.
Pentru masurarea profunzimii anesteziei sunt utilizate spectometrul de masa, care masoara concentratia gazelor inhalate, inregistrarea electroencefalogramei si inregistrarea potentialelor evocate.
Monitoarele, chiar daca sunt prevazute cu posibilitati de alarma trebuie doar sa mareasca si in nici un caz sa nu inlocuiasca vigilenta anestezistului. In acest sens ramane valabila afirmatia ca cele mai bune monitoare raman occhiul, urechea si degetele anestezistului.
Complicatiile intraanestezice
Concomitent cu supravegherea gradului de profunzime al anesteziei, raportat la necesitatile operatiei, anestezistul trebuie sa fie pregatit sa anticipeze si sa previna sau sa puna diagnosticul si sa trateze eventuale complicatii intraanestezice. Majoritatea complicatiilor survin in perioada de inductie si la trezirea din anestezie.
In cursul inductiei anesteziei cu un anestezic volatil poate sa apara tusea sau bolnavul sa-si retina respiratia. Iritarea corzilor vocale prin vapori iritanti, continut gastric regurgitat sau o intubatie efectuata intr-un plan superficial de anestezie pot declansa un laringospasm Se apreciaza ca prezenta agentilor iritanti (tiopentalul) favorizeaza producerea laringospasmului. O alta complicatie respiratorie este bronhospasmul, declansat prin eliberarea de histamina de catre medicamentele utilizate in cursul anesteziei (tubocurarina, morfina) sau inhalarea continutului gastric in caile respiratorii (sindromul Mendelson). Injectarea intravenoasa a barbituricelor este grevata de riscul injectarii intraarteriale accidentale, cauzatoare de necroza tisulara.
Dintre complicatiile cardio-vasculare mai importante sunt hipotensiunea arteriala si modificarile frecventei ritmului cardiac. Hipotensiunea arteriala din cursul inductiei survine mai frecvent la bolnavii hipovolemici, deshidratati sau cand s-a injectat o doza mare de hipnotic, in special barbituric. O hipotensiune marcata si prelungita comporta riscul unor leziuni miocardice si cerebrale, consecinta hipoxiei sau dezvoltarii unei tromboze.
Tahicardia poate sa reflecte raspunsul fiziologic la hipotensiune, iar in perioada de mentinere a anesteziei tahicardia poate sa semnaleze o analgezie insuficienta, o ventilatie neadecvata (hipoxie) sau o hemoragie intraoperatorie necompensata.
Bradicardia poate fi declansata de medicamente anestezice (ex. dupa administrarea de succinilcolina) sau sa preceada o aritmie la un bolnav cardiac la care s-a supradozat anestezicul (halothanul).
Aritmiile survin mai frecvent in legatura cu administrarea anestezicelor inhalatorii (ciclopropan, halothan, enfluran). Aparitia lor e favorizata de o ventilatie neadecvat rezultand un nivel crescut de PaCO2.
Varsaturile si regurgitarea apar frecvent in cursul inductiei anesteziei dar si in perioada de trezire. O complicatie majora a perioadei de trezire este insuficienta respiratorie acuta provocata de depresia prelungita a centrului respirator sub actiunea opioizilor sau de curarizare reziduala. Bolnavii mai pot prezenta la trezire frison (dupa anestezia cu halothan) sau o stare de agitatie (in caz de hipoxie sau administrare de ketamina.
|