Universitatea Stefan cel Mare, Suceava
Facultatea de Inginerie Alimentara
PROIECT LAPTE
IAURTURILE CU FRUCTE
Student:
CUPRINS
CAP I Introducere
I.1. Geneza produsului (scurt istoric)
I.2. Descriere
I.3. Clasificare
CAP II Materii prime si auxiliare folosite pentru fabricarea iaurtului cu fructe
II.1. Materii prime
II.1.1. Laptele
II.2. Materii auxiliare
II.2.1.Culturile pure de bacterii lactice
II.2.2. Stabilizatorii
CAP III Tehnologia fabricatiei
III.1. Schema tehnologica
III.2. Dezvoltarea fiecarei faze
III.2.1 Receptia cantitativa si calitativa
III.2.2. Curatirea laptelui
III.2.3. Racirea laptelui (1)
III.2.4. Normalizarea laptelui
III.2.5. Pasteurizarea laptelui
III.2.6. Racirea laplelui pasteurizat (2)
III.2.7. Insamantarea (inocularea) laptelui
III.2.8. Ambalarea
III.2.9. Termostatarea
III.2.10. Racirea iaurtului (3)
III.2.11. Depozitarea iaurtului
CAP IV Boli ale produsului (defecte)
CAP V Analize efectuate
V.1. Analize efectuate asupra laptelui ca materie prima
V.1.1. Determinarea continutului de grasime
V.1.2. Determinarea densitatii laptelui
V.1.3. Determinarea aciditatii
V.2. Controlul calitatii produsului
V.2.1. Determinarea continutului de grasime
V.2.2.Determinarea aciditatii
CAP VI Utilaje folosite in procesul tehnologic
CAP VII Norme de protectia muncii
CAP VIII Concluzii
BIBLIOGRAFIE
CAPITOLUL I
GENEZA PRODUSULUI. DESCRIERE. CLASIFICARE
I.1. GENEZA PRODUSULUI (SCURT ISTORIC)
Iaurtul este un produs original din Asia Mica si Peninsula Balacanica, raspandit in prezent in foarte multe tari.
Coagularea laptelui a fost descoperita absolut din intamplare. In foarte multe tari: Grecia, Turcia, Mongolia sau India, consumarea iaurtului face parte din traditie, dar incepand cu anii '20 ai secolului al XX-lea, iaurtul se raspandeste si in Europa Occidentala. Cuvantul iaurt, care vine din limba turca, youghurmak insemnand 'a ingrosa', este utilizat in mod curent, atat in America de Nord-yoghurt, cat si in Europa si desemneaza versiunea moderna a laptelui prins de altadata.
Desi astazi, 30% din populatia globului consuma iaurt in mod regulat si este un aliment foarte apreciat pentru gustul sau, iaurtul avea un statut aparte la inceputul secolului nostru - cand era consumat doar la indicatia medicilor. Secolul XX l-a transformat intr-un aliment pentru consumul zilnic.
I.2. DESCRIERE
Iaurtul contine toate elementele nutritive ale laptelui sub forma usor digestibila.
Tehnologia de preparare a acestui produs are la baza utilizarea de culturi de bacterii lactice selectionate ce se folosesc sub forma de monoculturi sau culturi mixte cu proprietati biotehnologice corespunzatoare pentru obtinerea unor produse de calitate constanta.
Iaurtul este un produs lactat acid, cu consistenta de coagul sau fluida, preparat prin fermentarea laptelui, tratat termic la temperaturi ridicate si insamantat pentru fermentare cu culturi care contin Lactobacillus bulgaricus si Streptococcus thermophilus.
Fermentarea laptelui la
fabricarea iaurtului este produsa de doua bacterii lactice asociate:
Lactobacillus bulgaricus si Streptococcus thermophilus. Streptococul are
temperatura optima de dezvoltare la 37 -
La fabricarea iaurtului se folosesc utilaje pentru pasteurizare, omogenizare, concentrare, distribuire in borcane sau pahare, te 656j96g rmostatare si racire precum si utilaje pentru spalarea borcanelor.
Pentru fabricarea iaurtului la care distribuirea in ambalaje se face dupa fermentare, racire si amestecare, se folosesc termostatare de racire, vane paralelipipedice cu pereti dubli avand un capac bombat, prevazut cu o deschidere acoperita du plasa; in acest fel se mentine contactul cu exteriorul si se impiedica patrunderea prafului.
Caracterul usor acid al iaurtului confera o agreabila senzatie de prospetime, reducand in acelasi timp fabricarea acidului clorhidric in stomac. Bogat in proteine digerabile, dar sarac in calorii si in colesterol, iaurtul contine o mare cantitate de minerale si vitamine ceea ce il face recomandat pentru dieta sanatoasa incepand cu dezvoltarea copiilor pana la perioadele de sarcina ale viitoarelor mame si ajungand la persoanele de varsta a treia.



![]()
![]()

![]()

NUTRIDAY natural 150 g 4.4%
400 g 4.4%
natural dietetic 150 g 0.1%
400 g 0.1%
natural de
baut 370 g 2.2%
simplu 125 g 3.5%
400 g 3.5%
natur 150 g 3.7%
370 g 3.7 %
![]()



ACTIVIA

DANONE natur de baut 330 g 0.9%
![]()
![]()
![]()
![]()
![]()
cu fibre germeni
de grau 125 g 2.7%
![]()
musli 125 g 2.7%
musli si capsuni 125 g 2.7%
![]()
cu
fructe smochine 125 g 2.9%
prune uscate 125 g 2.9%
cu miere si propolis 125 g 2.9%
cu fructe de padure 125
g 2.8%
cu
piersici 125 g 2.8%
![]()
![]()
FRUTISIMA cu visine 125 g 2.8%
cu ananas 125 g 2.8%
cu capsuni 125 g 2.8%
400 g 2.8%


![]()




![]()
![]()
![]()
DELICIOS cu zmeura 125 g 2.4%
![]()
![]()

400
g 2.4%
![]()
![]()
cu piersici 125
g 2.4%

400
g 2.4%

![]()
![]()


cu caise 125
g 2.4%
![]()

cu
fructe de padure 125 g 2.4%
![]()
cu capsuni 125
g 2.4%
![]()
![]()
ACTIMEL iaurt de baut simplu 100 ml
![]()
iaurt de baut cu
capsuni 100 ml
cu caise 100 ml



![]()

![]()
![]()
![]()
DANONE DANONINO cu
capsuni 5 g
cu caise 75 g

Gigantino cu
capsuni 125 g
cu caise 125 g
![]()
![]()
![]()
![]()
CASA BUNA simplu 100 g 1.4%
cu visine 100 g 1.4%
cu caise 100 g 1.4%
IAURT OREZ CU LAPTE 200 g 3.5%
![]()
CREMOSO 125 g 6%
Iaurt
natural 200
g 3.5%
375 g 3.5%

NAPOLACT Iaurt dietetic natural 200 g 0.1%
375 g 0.1%
375 g 3.5%
Iaurt simplu 500 ml 2.8%
850 ml 2.8%
Iaurt
extra 500 ml 3%


PANDA 1
kg 3%
Iaurt dietetic 500 ml 0.1%
Crema de iaurt 330 ml 3%
Sana 500 ml 3.6%
850 ml 3.6%
Iaurt simplu 175 g 2.5%
400 g 2.5%
1 kg 2.8%
Iaurt
dietetic 175 g 0.1%

![]()
PACO 400 g 0.1%
850 ml 3.5%
Kefir 850 ml 3.5%
Iaurt natural 200 g 2.8%
330 g 2.8%


![]()
![]()
GALACTA Iaurt dietetic light 330 g 0.1%
Iaurt de baut 200 g 2.4%
Iaurt de baut cu pulpa de fructe (cockteil caise) 200 g 1.8%
OKE Iaurt 175 g 2%
400 g 2%
1 kg 2%
CEDRA Iaurt bivolita +
oaie 500 g 7%
1 kg 7%

Iaurt extra 175 g 3.5%
375 g 3.5%
![]()
1 kg 3.5%
Kefir 175 g 3.5%




![]()

PROSPETIMEA NATURII light 175 g 0.1%
375 g 0.1%
sana 175 g 3.5%
![]()

![]()
![]()
MILLI crema
de iaurt 200 g 6%
kefir caucazian 330 g 3%

![]()
![]()
![]()
![]()
ISPITA FRUCTELOR cu bucati mari de fructe capsuni 150 g 2.4%
caise 150 g 2.4%
visine 150 g 2.4%
zmeura 150 g 2.4%
super cremos cu capsuni si cocos 125 g 6%
![]()
SIMPLU SI PUR cu pulpa de capsuni 125 g 1%


piersici 125 g 1%
Iaurt
natural 150 g 2.8%
400 g 2.8%
Iaurt natural de
baut 370 g 2.8%

CAMPINA
Iaurt de baut cu visine 350 g 2.4%
Iaurt cu capsuni 400 g 2.4 %
Iaurt proaspat degresat 200 g 0.1%
750 g 0.1%
Iaurt
proaspat natural 200 g 3%
750 g 3%

![]()
ZUZU Iaurt proaspat
extra 200 g 4%
750 g 4%
![]()
Iaurt proaspat cu
fructe fructe de padure 200 ml 1.5%
capsuni 200 ml 1.5%
Iaurt lapte batut 750g 2%
CAPITOLUL II
MATERII PRIME SI AUXILIARE FOLOSITE PENTRU FABRICAREA IAURTULUI CU FRUCTE
II. 1. MATERII PRIME
II.1.1. Laptele
Prin laptele crud integral se intelege produsul obtinut de la animalele sanatoase, prin mulgerea in conditii igienice, netratate termic (nefiert si neincalzit), din compozitia caruia nu s-a sustras nimic si nu s-au adaugat substante straine.
Laptele contine apa in porportie de 88 %. In aceasta apa se gasesc raspandite, in
particule mici, o serie se substante. Daca se indeparteaza prin evaporare totala apa din lapte, substantele care mai raman formeaza substanta uscata sau extractul total al laptelui.
Substantele proteice sunt reprezentate de cazeina in proportie de circa 80-85 %, lactalbumina 10-12 % si lactoglobulina 5-8 %.
CAZEINA - este o proteina care extarsa din lapte si uscata se prezinta sub forma unui praf alb, insolubil in apa.
In lapte se gaseste sub forma de sare de calciu, denumita cazeina de calciu. In laptele de vaca se gaseste in medie de 3 %. Daca se adauga in lapte cheag, cazeinatul de calciu se depune sub forma de coagul , denumit si paracazeina. Daca se se adauga in lapte un acid slab, se fromeaza un coagul format din cazeina libera ( fara calciu) formand o sare.
Astfel vara, daca laptele nu este fiert sau pasteurizat si nu este tinut la rece, microorganismele din el ataca lactoza, transformand-o in acid lactic care coaguleaza laptele.
LACTALBUMINA - solubila in apa, precipita la incalzirea laptelui sau a zerului la o temperatura de 60° C. In laptele de vaca este in medie de 0,4 %.
LACTOGLOBULINA - in laptele de vaca se gaseste in medie de 0.1 %, este purtatoarea asa- numitilor anticorpi, au proprietatea de a imprima o rezistenta mai mare la imbolnavirea nou-nascutilor.
Substantele azotate neproteice constituie un element foarte valoros al laptelui deoarece ele contin circa 18 aminoacizi saturati si nesaturati. Pentru a intelege mai bine acest lucru vom exemplifica cativa aminoacizi in tabelul ce urmeaza:
Tabel 1. Continutul in aminoacizi al proteinelor din laptele de vaca
|
Aminoacizi |
Cazeina |
Lactoalbumina |
Lactoglobulina |
|
Valina | |||
|
Leucina | |||
|
Izoleucina | |||
|
Lizina | |||
|
Gliocol | |||
|
Alanina | |||
|
Acid aspargic | |||
|
Tirozina |
Sarurile minerale prezente in masa laptelui sunt in proportie de circa 0,7-0,8 % ca cloruri, fosfati si citrati de Ca, Na, K, Mg. In cantitati mai mici putem gasi si S, Zn, Fe, Al, Cu s.a. Dintre toate aceste elemente,
calciul joaca rolul cel mai important privind rolul laptelui in alimentatia omului. Sarurile de Ca si Mg impiedica coagularea cazeinei in timpul incalzirii.
Sarurile de Ca si P participa la stabilirea cazeinei in solutia coloidala si apoi in procesul de inchegare a laptelui.
Laptele mai contine si mici cantitati de S in compozitia proteinelor, circa 270-400 mg/l, care determina aparitia gustului de fiert a laptelui atunci cand acesta este supus fierberii un timp mai indelungat.
Gazele din lapte - inca de la mulgere, laptele contine in stare dizolvata o mica cantitate de gaze, care in timpul transportului si prin prelucrare ulterioara se degaja. Aceste gaze sunt: bioxidul de carbon, oxigenul si azotul.
Grasimea - din lapte imbunatateste proprietatile organoleptice ale laptelui si produselor lactate si constituie materia prima pentru fabricare untului.
In lapte se gaseste sub forma de globule mici de grasime lichida, care plutesc in masa lichida a laptelui. Grasimea din lapte se altereza usor si da nastere la o serie de diferite substante cu gust si miros neplacut.
Substanta grasa din lapte este reprezentata de grasimile propriu-zise, gliceride 98-99% si cantitati reduse de lipide, precum fosfatidele 0,2-1% si steroli 0,25-0,40% etc.
GLICERIDELE contin aproape toti acizii grasi, in special acid butiric, acid capronic, acid caprilic, acid caprinic, acid miristic, acid palmitic, acid stearic, si acid arahic. Dintre acizii grasi nesaturati, ponderea cea mai mare o are acidul oleic, circa 36%.
Prezenta acizilor grasi si proportia acestora determina unele caracteristici ale grasimii din laptele de vaca:
- punctul de topire mai
scazut: 29-
- punctul de solidificare intre 18-23° C;
- densitatea grasimii la
STEROLII se gasesc in cantitate destul de mica sub forma de colesterol 0,07-0,4% si urme de ergosteroli. Ei joaca un rol important in formarea vitaminei D, a acizilor biliari si a hormonilor sexuali.
FOSFATIDELE realizeaza o legatura intre faza grasa si cea apoasa a laptelui stabilizand globulele de grasime. Dintre ele, in cantitatea cea mai mare este prezenta lecitina, circa 0,03-0,04%.
Glucidele sunt reprezentate in masa laptelui de catre lactoza, care din punct de vedere chimic este un dizaharid format dintr-o molecula de glucoza si o molecula de galactoza.
LACTOZA - (zaharul din lapte ) este o substanta organica care se prezinta ca un praf alb dulceag. Dupa felul organismelor care o ataca lactoza poate suferi diferite fermentatii. Continutul mediu de lactoza in laptele de vaca este de 4,6 %.
Vitaminele - din lapte sunt substante indispensabile dezvoltarii si bunei functionari a organismului. Cele mai importante vitamine din lapte sunt:
vitamine liposolubile: vit. A ( antixeroftalmica ), vit. D ( antirahitica), vit. K ( antihemoragica ).
Vitamine hidrosolubile: Vit. C ( antiscorbutica ), vit. PP ( antipelagroasa )
Enzimele din lapte provin fie din sange, fie sunt secretate de anumite microorganisme.
Enzimele mai importante sunt:
PEROXIDAZA-este de origine mamara si are rolul de a oxida unle substante care se oxideza greu.
REDUCTAZA- este de natura microbiana si are proprietatea de a reduce unnele substante colorante introduse in lapte. Se formeaza in urma activitatii microorganismelor din lape si pe masura ce acestea se dezvolta, creste si cantitatea de reductoza.
LIPAZA-este secretata de glanda mamara si inactivarea sa impune un tratament termic la 32-37° C timp de 1-3 ore, urmata de o racire rapida si puternica. Activitatea sa, desfasurata la un pH = 8, duce la aparitia unui gust amar, asociat cu un gust de sapun.
PROTEAZELE provoaca coagularea laptelui dar si o hidroliza lenta a cazeinei. Fosfataza si peroxidaza permit controlul eficientei pasteurizarii laptelui.
Corpurile imune - se gasesc mai putin in lapte, au rolul de a combate microorganismele producatoare de boli numite bacterii patogene. Prin incalzirea lor la temperaturi de 60 - 65° C sunt distruse complet.
II.2. MATERII AUXILIARE
Numai in prezenta unor fermenti specifici laptele devine iaurt. Iar toate calitatile lui provin de aici, fara exceptie. Chiar si aroma specifica iaurtului si gustul sau sunt datorate in mod exclusiv actiunii acestor fermenti.
Atat de importanti sunt acestia incat standardele internationale conditioneaza denumirea de "iaurt" de prezenta in iaurt, dupa fabricare si pana la expirarea termenului de valabilitate, a culturilor active de fermenti specifici intr-o proportie de 10 milioane la un gram de iaurt.
Fermentii sunt de fapt bacterii lactice care, in procesul lor de metabolism, actioneaza asupra laptelui transformandu-l intr-un aliment mai sanatos si mai hranitor.
Din aceasta categorie putem exemplifica bacteriile lactice: Lactobacillus lactis, Lactobacillus acidophil ,Streptococcus termophilus, Streptococcus cremoris s.a.
II.2.1. Culturile pure de bacterii lactice
Culturile pure de bacterii lactice se prepara in laboratoare speciale si apoi se livreaza fabricilor sub forma lichida sau uscata, ambalate in sticlute sau fiole. Culturile pure se insamanteaza zilnic in lapte, obtinandu-se prin fermentare un lapte coagulat cunoscut sub denumirea de maia. Dupa cateva insamantari, maiaua verificata de laborator se pot folosi in productie. Maielele contin una sau mai multe specii de microorganisme, avand un rol deosebit in fabricarea unui numar mare de produse lactate:
determina obtinerea produselor acide fermentate prin fermentarea laptelui pana la o anumita aciditate, la care are loc coagularea lui;
in functie de microorganismele pe care le contin, maielele asigura gustul, aroma si consistenta specifica diverselor produse.
Laptele, care se foloseste la prepararea maielelor, trebuie sa fie de buna calitate si selectionat in acest scop.
II.2.2. Stabilizatorii
Stabilizatorii sunt considerati de Codex Alimentarius ingrediente alimentare si nu aditivi. In productia diverselor tipuri de iaurturi se folosesc ingrediente care trebuie sa prezinte un gust si o aroma placuta, dar care sa nu mascheze aroma specifica iaurtului.
Stabilizatorii sunt utilizati pentru imbunatatirea structurii iaurtului deoarece, fiind coloizi hidrofili, sunt capabili sa lege apa. Ei maresc vascozitatea si contribuie la prevenirea separarii zerului din iaurt. Tipul de stabilizator si proportia in care este adaugat trebuie sa fie determinate experimental pentru conditiile concrete de fabricatie. Daca se foloseste un stabilizator nepotrivit sau intr-o doza prea mare, produsul poate prezenta o consistenta si o structura tare, cauciucoasa. Ca stabilizator pe scara relativ larga este utilizata gelatina obtinuta din piele de porc prin prelucrare acida (tip A) sau din piele si oase de bovine prin prelucrare alcalina (tip B).
III.1. SCHEMA TEHNOLOGICA

III.2. DEZVOLATAREA FIECAREI FAZE
III.2.1 Receptia cantitativa si calitativa
Receptia cantitativa si calitativa se face prin cantarire sau masurarea volumului. Laptele trebuie sa fie de buna calitate.
Laptele adunat de la punctele de colectare, centrele de colectare sau unitati zootehnice de crestere a animalelor producatoare de lapte este transportat cu ajutorul cisternelor la unitatea de prelucrare a sa in vederea obtinerii laptelui concentrat.
Aceste mijloace de transport trebuie sa asigure anumite conditii in timpul deplasarii: pastrarea unei temperaturi scazute si evitarea baterii laptelui. In timpul verii se vor folosi si containere izoterme, ca agent frigorific se foloseste gheata; iarna, temperatura poate fi asigurata de mediul exterior, iar folosirea unui agent termic nu mai este necesara.
Odata ajuns in unitatea de prelucrare, laptele va fi supus unor analize pentru a determina daca calitatea laptelui corespunde normelor tehnologice in vederea obtinerii laptelui concentrat. In acest sens, probele vor fi analizate sub trei aspecte diferite:
- examenul organoleptic: analiza culorii, gustului, mirosului si a consistentei;
- examenul fizico-chimic: determinarea aciditatii, continutului de grasime, a densitatii, a indicelui de refractie si a altor caracteristici fizico-chimice;
- examenul microbiologic: determinarea compozitiei microflorei bacteriene.
Dupa realizare receptiei calitative se va trece la receptia cantitativa. Aceasta succesiune poate fi realizata numai daca in timpul receptiei laptelui este racit si depozitat la o temperatura de circa 4-6° C. Daca nu se pot realiza aceste conditii, imediat dupa primire, din masa laptelui se va lua o proba de 500 ml pentru analize, iar restul cantitatii de lapte se va masura cantitativ prin doua metode:
- masurarea gravimetrica:
- masurarea volumetrica.
Masurarea gravimetrica se realizeaza prin cantarirea cisternelor si autocisternelor. Aceasta metoda este mai putin precisa dar necesita costuri mai ridicate ale dispozitivelor de cantarire.
Masurarea volumetrica se poate face manual prin masurarea nivelului cisternei tinandu-se seama de anumite modificari ale geometriei incintei de transport si temperatura laptelui sau cu ajutorul unor instrumente speciale numite galactometre. Acestea permit realizarea concomitenta a doua operatii: golirea incintelor de transport a laptelui si masurarea volumului de lapte primit.
Aceasta a doua metoda este mai putin exacta datorita factorului uman si a posibilitatii de aparitie a unor pierderi in aceasta etapa.
III.2.2. Curatirea laptelui
Dupa receptia calitativa, inainte ca laptele sa intre in circuitul tehnologic de fabricare, sa face curatirea laptelui in vederea indepartarii impuritatilor mecanice pe care le contine.
O prima indepartare a impuritatilor se face in momentul trecerii laptelui receptionat calitativ in bazinele de receptie, prin strecurarea laptelui , folosindu-se in acest scop tifon impaturit 4-6 straturi , fixat pe o rama sau alte materiale filtrante netesute.
Tifonul utilizat pentru strecurarea laptelui, dupa folosirea trebuie bine spalat, dezinfectat prin fierbere si clatite cu apa clorurata, iar apoi uscat. In cazul nerespectarii acestor masuri, tifonul devine o sursa de infectare cu microflora daunatoare, iar impuritatile pot fi spalate de lapte, partea solubila trecand in filtrat
Procedeul cel mai eficient pentru indepartarea impuritatilor din lapte si care se foloseste in mod curent in industrie este curatarea centrifuga a laptelui. Efectul de curatire se asigura prin separarea impuritatilor cu greutate specifica diferita de cea a laptelui, sub actiunea fortelor centrifuge.
III.2.3. Racirea laptelui (1)
Un factor limitator de o extrema importanta il constituie temperatura, cea mai raspandita metoda de tratament primar al laptelui este racirea lui imediata dupa mulgere la temperaturi cuprinse intre 2 si 5O C .
Rezultatele bune obtinute prin racire imediat dupa mulgere explica tendinta actuala de a se renunta la centrele de racire la care se transporta si se raceste laptele de la mai multi producatori. Aceasta metoda permite, de asemenea, rationalizarea transportului, ridicarea laptelui de la producator putandu-se face la intervale de timp pana la 48 h .
Prin pastrarea mai indelungata a laptelui crud la temperaturi cuprinse intre 2 O C si 5O C se dezvolta in lapte unele microorganisme care secreta enzime proteolitice si o lipaza foarte termorezistenta. Datorita activitatii acestor enzime laptele crud pastrat peste 48 h la temperaturi joase poate prezenta modificari de gust, miros si chiar de culoare.
Racirea profunda a laptelui crud are perspective de aplicare si in fabrici, tinand seama de tendinta de a stoca laptele colectat in zilele de repaus legal.
Aceasta solutie se reflecta in mod favorabil asupra productivitatii muncii.
III.2.4. Normalizarea laptelui
Normalizarea laptelui este operatiunea prin care laptele este adus la un anumit continut de grasime. Normalizarea laptelui poate fi efectuata prin : adaugarea de smantana proaspata in lapte ; amestecarea unui lapte ce contine putina grasime (lapte smantanit sau eczemat) cu lapte mai bogat in grasimi. In vederea scaderii cantitatii de grasime se poate proceda in urmatoarele feluri : extragerea unei parti de grasimi din lapte ; amestecarea de lapte bogat in grasimi cu lapte mai sarac in grasime ; amestecarea laptelui integral cu lapte smantanit. De aceea pentru operatia de normalizare totdeauna trebuie sa se determine mai intai continutul in grasime al laptelui. Printre procedeele folosite la normalizarea laptelui se utilizeaza si patratul Person. Metoda poate fi aplicata in doua situatii: cand cantitatea de lapte normalizat este mai mare decat cantitatea de lapte materie prima; cand cantitatea de lapte normalizat este egala cu cantitatea de lapte materie prima.
III.2.5. Pasteurizarea laptelui
Pasteurizarea laptelui se realizeaza la temperaturi ridicate
cu
mentinerea la aceasta temperatura timp de 25 - 30 minute avand ca scopuri:
imbunatatirea calitatii igienice a laptelui prin distrugerea formelor vegetative a microorganismelor;
imbunatatirea mediului pentru dezvoltarea bacteriilor lactice, prin eliminarea oxigenului, distrugerea sistemului lactoperoxidazic (inactivarea lactat-peroxidazei) si formarea unor compusi cu actiune reducatoare;
imbunatatirea consistentei iaurtului, deoarece prin incalzirea laptelui la temperaturi mai mari de 85° C are loc o denaturare a proteinelor serice si asocierea lor cu K-cazeine micelelor de cazeina, ceea ce determina obtinerea unui coagul mai fin care retine mai bine zerul(hidratarea proteinelor mai buna);
cresterea gradului de hidratare a cazeinei, prin trecerea partiala a fosfatilor si citratilor coloidali in saruri insolubile.
Pasteurizarea
se realizeaza in vase cu pereti dubli sau in instalatii de pasteurizare. In
vasele cu pereti dubli, laptele este incalzit la 90-95
C timp de 20-30 min., fiind agitat continuu,
pentru uniformizarea temperaturii si prevenirea lipirii de peretii vanei.
Atingerea temperaturii dorite trebuie sa se faca in scurt timp pentru a nu se dezvolta o flora nedorita in lapte (in special in perioada ridicarii temperaturii).
La pasteurizarea in schimbatoarele de caldura cu placi, laptele ajunge la temperatura de 85° C si apoi este repartizat in vane (sau tancuri) cu pereti dubli unde se continua incalzirea la 85-95°C timp de 20 - 30 minute.
Se cunosc trei sisteme de pasteurizare a laptelui:
Pasteurizarea joasa cand laptele se incalzeste la 63 - 65° C, mentinandu-se la aceasta temperatura 20 - 30 minute.
Pasteurizarea mijlogie - laptele se mentine la temperaturi de 71 - 74° C, timp de 20 - 40 secunde.
Pasteurizarea inalta - laptele este incalzit la temperatura de cel putin 85° C mentinandu-se la aceasta temperatura 10 - 20 de secunde.
III.2.6. Racirea laplelui pasteurizat (2)
Racirea
laplelui pasteurizat se practica imediat dupa pasteurizare sau concentrare,
urmarindu-se ca temperatura laptelui sa fie cel putin cu circa 2
C deasupra temperaturii optime de dezvoltare
a culturii starter adaugate. Aceasta mica depasire de temperatura este necesara
ca sa acopere pierderile termice in timpul pregatirii laptelui, in vederea
insamantarii si pe durata manipularilor pana la termostatare.
Racirea se executa in aceeasi vana in
care s-a facut pasteurizarea sau mentinerea laptelui la 85-95°C si dureaza
15-30 min pana la atingerea temperaturii de 45-48
C.
III.2.7. Insamantarea (inocularea) laptelui
Insamantarea laptelui se face cu cultura starter de productie formata din doua specii de microorganisme: Streptococcus thermophilus si Lactobacilus bulgaricus. In acest sens, cultura se omogenizeaza, se dilueaza cu lapte in raport de 1:0.5 si se introduce in laptele destinat productiei de iaurt, care trebuie sa fie agitat puternic, in vederea repartizarii uniforme a culturii, in caz contrar, particulele de coagul (grunji) de cultura starter vor constitui centri de fermentatie puternica, determinand aparitia in coagul a golurilor de fermentare (spatii umplute cu zer).
Proportia de cultura starter variaza intre 0,5-2%, depinzand de calitatea laptelui, activitatea culturii si temperatura de termostatare, astfel incat sa asigure un proces de fermentare a iaurtului care sa nu depaseasca 3ore.
III.2.8. Ambalarea
Ambalajele folosite (recipiente din plastic, recipiente din carton parafinat etc.) trebuie sa fie bine igienizate. Repartizarea in ambalajele de desfacere se face in instalatii automate. In timpul turnarii laptelui insamantat din vana din care se preia, laptele trebuie sa fie sub agitare.
III.2.9. Termostatarea
Produsele
ambalate se termostateaza in camera termostat la temperatura de 42-45
C pe o durata de 2,5-3 ore. Respectarea
stricta a temperaturii de termostatare este obligatorie deoarece:
o temperatura mai mare forteaza dezvoltarea lactobacililor. avand drept consecinta obtinerea unui iaurt cu aciditatea ridicata, gust acru si cu aroma slaba;
o temperatura mai mica favorizeaza dezvoltarea streptococilor, obtinandu-se un iaurt cu aroma buna, dar cu aciditate redusa, deci fara gust specific.
Momentul final al intreruperii fermentatiei se poate stabili:
organoleptic, prin aprecierea coagulului care trebuie sa fie bine format, fara eliminare de zer, iar la inclinarea ambalajului coagulul nu trebuie sa se desprinda de peretii acestuia si sa elimine zer;
chimic, prin determinarea aciditatii titrabile care trebuie sa fie 80°-9OoC, sau determinarea pH-ului care trebuie sa fie de 4,65-4,70.
III.2.10. Racirea iaurtului (3)
Dupa terminarea termostatarii, se trece la racirea iaurtului, care se realizeaza in doua etape:
preracirea pana la temperatura de 20oC, timp de 3 - 4 ore, avand scop intarirea coagulului si prevenirea separarii zerului;
racirea propriu-zisa la temperatura de 10oC, faza in care coagulul devine mai compact, aroma se accentueaza si gustul devine mai placut.
III.2.11. Depozitarea iaurtului
Depozitarea iaurtului reprezinta ultima faza a procesului tehnologic la iaurt. In conditii de temperatura scazuta, coagulul devine mai compact, aroma se accentueaza si gustul devine mai placut. Timpul minim de mentinere la temperatura de depozitare este de 6 ore, iar optim de 12 ore la 2 - 6oC.
CAPITOLUL IV
BOLI ALE PRODUSULUI. DEFECTE
In tabelul urmator sunt prezentate principalele defecte ale iaurtului cu fructe, cauzele care le genereaza si mijloacele de prevenire.
Tabel 2. Defecte ale iaurturilor cu fructe
|
Defect |
Cauza aparitiei defectului |
Masuri de prevenire |
|
Coagul moale |
Laptele de calitate inferioara. |
Folosirea materiei prime de calitate. |
|
Insamantare si termostatare la temperature prea mici. |
Respectarea temperaturii de termostatare. |
|
|
Folosirea unei culture cu activitate redusa. |
Reimprospatarea culturii. |
|
|
Coagul buretos. spongios |
Pasteurizare insuficienta a laptelui. |
Respectarea parametrilor de pasteurizare. |
|
Stare de igiena necorespunzatoare a ulilajelor si a sectiei. Apa tehnologica necorespunzatoare microbiologic. |
Igienizarea corespunzatoare a utilajelor si a sectiei de fabricate. Evitarea folosirii apei necorespunzatoare microbiologic. |
|
|
Gust fad |
Temperatura scazuta de fermentare-se dezvolta streptococi. |
Respectarea temperaturii de
termostatare de 43-45 |
|
Gust de supefermentat, amar, fara aroma. |
Lapte necorespunzator. |
Sortarea laptelui. |
|
Temperatura de fermentare prea mare-se dezvolta lactobacili. |
Respectarea temperaturii de termostatare. |
|
|
Durata mare de termostatare. |
Urmarirea momentului coagularii. |
|
|
Racire intarziata sau insuficienta dupa fermentare. |
Respectarea treptelor de racire. |
|
|
Gust de drojdie, mucegai, branzos. |
Contaminarea culturii sau a iaurtului cu drojdii sau mucegaiuri. |
Se inlocuieste cultura starter de productie. Masuri de spalare si dezinfectie a sectiei, utilajelor, ambalajelor etc. |
|
Igienizare necorespunzatoare a ambalajelor si inchidere defectuoasa. |
||
|
Consistenta fianta, mucilaginoasa. |
Cultura veche, contaminata cu Lactobacillus acidophilus |
Inlocuirea culturii starter si verificarea puritatii culturii. |
|
Separare de zer. |
Superfermentarea prin depasirea duratei si temperaturii. |
Respectarea parametrilor de termostatare. |
|
Racire insuficienta si lenta. |
Respectarea fazelor de racire. |
|
|
Agitarea recipientului in timpul fermentarii si dupa. |
Manipularea atenta a ambalajelor cu evitarea socurilor. |
|
|
Aparitie abundenta de gaze. |
Prezenta bacteriilor coliforme, a drojdiilor in lapte sau cultura. |
Inlocuirea culturii starter de productie. |
|
Pasteurizare necorespunzatoare. |
Pasteurizare
la temperature mai mari de 85 |
|
|
Igiena necorespunzatoare. |
Igiena corespunzatoare a spatiilor si utilajelor. |
|
|
Gust metalic, uleios, seos. |
Urme de metal(fier) provenite de la utilaje sau apa. |
Folosirea utilajelor din inox corespunzator si efectuarea de analize ale apei. |
|
Actiunea luminii asupra produsului. |
Pastrarea produsului finit la intuneric. |
|
|
Gust de sapun. |
Formarea de sapunuri din acizi grasi liberi si metale alcaline sau alcalino-pamantoase. |
Utilizarea materiei prime proaspata si pasteurizata corespunzator. |
|
Respectarea normelor de igiena. |
||
|
Folosirea de apa necorespunzatoare. |
Analiza apei de spalare a recipientilor. |
CAPITOLUL V
ANALIZE EFECTUATE
V.1. ANALIZE EFECTUATE ASUPRA LAPTELUI CA MATERIE PRIMA
V.1.1. Determinarea continutului de grasime
Aceasta analiza este importanta din urmatoarele puncte de vedere:
costituie un indicator de plata al laptelui catre furnizorii de lapte;
constituie un indicator al calitatii laptelui, in sensul ca un continut de grasime sub limita normala (standardizata) poate fi consecinta falsificarii (adaos de apa sau extragere de grasime), iar un continut de grasime excesiv ar fi consecinta: omogenizarii incorecte a laptelui si a recoltarii din stratul superior al recipientului; adaosului de grasime straina (animala sau vegetala); prezentei altui tip de lapte (de capra, de oaie).
Grasimea din lapte se poate determina prin urmatoarele metode:
metoda acidbutirometrica cu butirometrul Gerber (un aparat de sticla special construit si gradat pentru fiecare produs). Metoda acidbutirometrica se bazeaza pe separarea grasimii in birometre prin reactia ce are loc intre acidul sulfuric concentrat, cazeina si sarurile de calciu. Procesul de separare al grasimii este favorizat de actiunea alcoolului amilic, incalzire si centrifugare;
metode de extractie cu solventi organici precedata de hidroliza clorhidrica;
metoda de extractie cu solventi organici precedata de hidroliza amoniacala.
V.1.2. Determinarea densitatii laptelui
Determinarea densitatii laptelui se face pe o proba adusa la 20O C si bine omogenizata .
Densitatea poate fi masurata prin urmatoarele metode: picnometrica, areometrica (cu lactodensimetre, respectiv termolactodensimetre).
Densitatea relativa (d) a laptelui se determina in mod curent cu ajutorul lactodensimetrului (respectiv termolactodensimetrului) cu gradatii intre 1,020 si 1,040 pentru temperatura de 20O grade C (deci toata aparatura si proba trebuie aduse mai intai la temperatura de 200 C). In cazul in care temperatura nu a fost exact 200 C, dar nu mai mica de 15O C, si mai mare de 25O C, rezultatele se corecteaza cu cate 0,0002 pentru fiecare grad de temperatura care se adauga daca temperatura a fost mai mare de 20O C sau se scade daca temperatura a fost mai mica de 20OC .
In practica, densitatea laptelui se exprima in grade lactodensimetrice (D) masurate cu ajutorul lactodensimetrelor gradate in grade lactodensimetrice la 20OC. Corectia gradelor lactodensimetrice citite la temperaturi de 20O C se face cu relatia :
D 20O C = D citita + 0,2 n
In care :
0,2 reprezinta factorul de corectie care se adauga pentru fiecare grad de temperatura > 20O C si se scade pentru fiecare grad de temperatura < 20O C
n - diferenta, in grade C, intre temperatura la care s-a facut citirea si 20OC (pentru care este etalonat lactodensiometrul) .
V.1.3. Determinarea aciditatii
Aciditatea laptelui se poate aprecia prin probe calitative (proba fierberii, proba cu alcool) si cantitativ prin metoda titrarii.
PROBA FIERBERII: consta in incalzirea la fierbere a 2-5 ml lapte intr-o eprubeta. Laptele proaspat nu coaguleaza la fierbere, la cel cu aciditate de peste 20O T proteinele precipita sub forma de grunji, iar laptele cu peste 24O T cazeina coaguleaza complet.
PROBA CU ALCOOL: consta in amestecarea a 1-2 ml lapte cu 1-2 ml alcool etilic. Daca nu apar grunjii pe peretii eprubetei, laptele este proaspat .
In functie de concentratia alcoolului etilic folosit, se poate stabili aciditatea laptelui (cu alcool de 61 % aparitia grunjurilor indica o aciditate de 18-19OT, iar cu alcool de 59 % o aciditate > 20 - 21OT ).
METODA TITRARII se aplica in vederea determinarii reale a aciditatii laptelui. Titrarea se face cu NaOH de o anumita normalitate, in prezenta unui indicator de viraj. Aciditatea laptelui, determinata prin tritare, se poate exprima:
in grade Thorner care reprezinta numarul de mililitri de solutie NaOH N/10 pentru neutralizarea a 100 ml lapte ;
in grade Soxhlet - Henkel care reprezinta numarul de mililitri de solutie Na OH N/4 pentru neutralizarea a 100 ml lapte ;
grade Dornic care reprezinta numarul de mililitri de solutie NaOH N/9 petru neutralizarea a 100 ml lapte .
Cunoscand aciditatea laptelui se poate aprecia daca acesta poate fi pasteurizat si intrebuintarea care i se poate da , functie de gradul de prospetime . Prospetimea laptelui si posibilitatile lui de prelucrare se mai pot aprecia si prin proba fierberii sau proba cu alcool, ambele probe bazandu-se pe insusirea pe care o are cazeina de a coagula, la o anumita aciditate, in prezenta alcoolului sau prin fierberea laptelui.
V.2. CONTROLUL CALITATII PRODUSULUI
V.2.1. Determinarea continutului de grasime
Continutul unui ambalaj, pahar, borcan sau sticla este amestecat si omogenizat cu o bagheta de sticla curata. Dupa amestecarea probei, se iau cu o pipeta 50 ml produs intr-un pahar, peste care se adauga 50 ml apa distilata, masurata si incalzita apoi la 40°C. Se amesteca apoi cu o bagheta continutul paharului pana la obtinerea consistentei omogene a probei si se raceste proba la 20°C. Determinarea continutului de grasime se face utilizand butirometrul pentru lapte luandu-se 11 ml din proba pregatita ca mai sus. Cantitatea de grasime citita pe tija barometrului se inmulteste cu 2, obtinandu-se continutul de grasime din 100ml produs.
V.2.2.Determinarea aciditatii
Din proba pregatita cum s-a aratat mai sus, se iau cu o pipeta 10 ml produs si se introduc intr-un pahar de laborator de 100 ml. Pipeta, fara a fi scoasa din vas, se spala cu 20 ml apa distilata, care raman in acelasi vas. Se adauga 3- 4 picaturi solutie de fenoftaleina si se titreaza cu Na OH, solutie 0,1 n pana la culoarea roz care sa persiste 1 minut.
Aciditatea = 10 × V (° T )
V - numarul de mililitri de NaOH consumati, inmultit cu 10, va da aciditatea produsului in grade Thorner.
CAPITOLUL VI
UTILAJE FOLOSITE IN PROCESUL TEHNOLOGIC
TANCURI DE TRANSPORT
Tancurile de transport sunt create cu un singur compartiment sau mai multe, cu un singur perete sau cu izolatie. Pot avea urmatoarele capacitati: 1 000 l, 1 500 l, 2 000 l, 2 500 l, 3 000 l, 4 000 l, 5 000 l.
TANC DE DEPOZITARE
Tanc de depozitare
1-robinet de scurgere
2 -motor electric
3-vizor
4-stut de umplere
5-agitator.
La centrele mari de colectare, dotate cu agregate de racire si la fabrici, laptele se depoziteaza in tancuri izoterme, care asigura mentinerea unei temperaturi constante. Tancurile izoterme sunt confectionate din tabla de aluminiu, tabla de otel inoxidabill sau din otel emailat. Cele mai obisnuite sunt tancurile de 2000-15000 de litri capacitate. In majoritatea cazurilor au forma unui cilindru orizontal si sunt prevazute cu cu stut de umplere si robinet de scurgere, au agitator actionat de un motor electric, si dispun de un vizor.
Izolatia acestor tancuri trebuie sa fie astfel realizata incat in timpul verii, in decurs de 24 ore temperatura sa nu creasca cu mai mult de 1-2O C.
TANCURI DE STOCARE

CURATITORUL CENTRIFUGAL
Rezultate mult mai bune in ceea ce priveste eliminarea impuritatilor din lapte se obtin prin folosirea curatitoarelor centrifugale. Efectul de curatire se obtine pe baza diferentei de greutate specifica intre lapte si impuritati, sub actiunea fortei centrifuge.
Din punct de vedere constructiv, curatitoarele centrifugale sunt foarte asemanatoare separatoarelor de smantana. Impuritatile sunt proiectate pe peretii verticali ai tobei si se depun in spatiul pentru colectarea impuritatilor, formand asa-numitul 'namol de centrifugare' .
Curatitorul poate functiona continuu timp de 3-4 ore dupa care se demonteaza si se indeparteaza 'namolul'. Pentru a asigura continutatea operatiei de curatire, se recomanda montarea a doua curatitoare in paralel. In ultimul timp se folosesc curatitoare cu evacuarea automata a namolului, care asigura evacuarea acestuia pe masura acumularii.
Efectul de curatire a curatitoarelor centrifugale este superior celui obtinut cu diverse aparate de filtrare deoarece, pe langa indepartarea mult mai completa a impuritatilor, are loc si o partiala eliminare a microorganismelor din lapte.
Capacitatea unui curatitor centrifugal poate atinge 10000 de litri/ora.
Sectiune prin toba unui curatitor centrifugal, cu evacuare automata a namolului

a) b)
a) toba in timpul functionarii;
1-conducta de alimentare cu lapte
2-talere
3-namol
4-partea superioara a tobei
5-partea inferioara a tobei
6-teava pentru eliminarea laptelui
b) toba in timpul evacuarii namolului - toba se roteste la turatie normala dar se intrerupe alimentarea cu lapte.
SISTEME CIP
Sistemul serveste la dezinfectarea pompelor sau a masinilor instalate in linie intr-o fabrica de lapte.
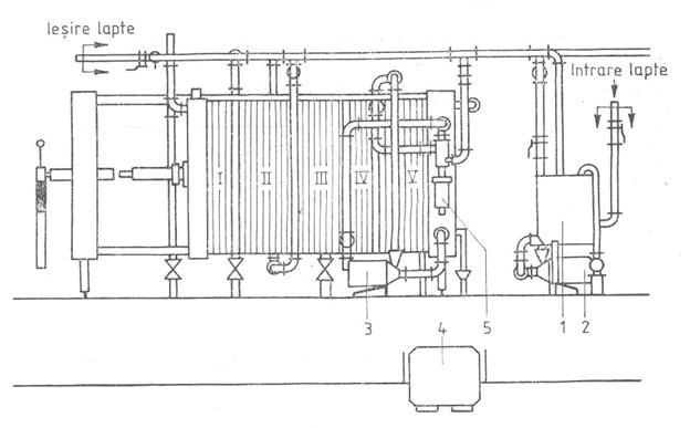
PASTEURIZATORUL CU PLACI
1.bazin de alimentare I- Sector de racire cu apa racita
2. pompa de lapte II,III- Schimbator de caldura
3.pompa de apa cald IV- Sector de incalzire
4.dispozitiv de automatizare V- Sector de mentinere la cald
5.cap de recirculare
Pasteurizatoarele sunt formate dintr-o serie de placi din otel inoxidabil pe suprafata carora sunt prevazute canale. Placile sunt stranse una langa alta, alcatuind sectiuni separate unde se face schimbul de caldura. Laptele circula pe una din fetele placii, iar apa calda, aburul, agentul de racire sau laptele care cedeaza caldura pe cealalta parte a placii. Placile formeaza mai multe sectiuni astfel:
- preincalzirea initiala a laptelui de la 5-10 oC la 35-40 oC prin circulatie in contracurent cu laptele cald pasteurizat (zona de recuperare I);
- preincalzirea a doua a laptelui de la 35-40 oC la 55-60 oC, tot pe seama laptelui pasteurizat (zona de recuperare II);
- pasteurizarea propriu-zisa, unde laptele atinge temperatura dorita in functie de regimul ales;
- mentinerea de scurta durata la temperatura de pasteurizare;
- zona de racire cu apa unde temperatura laptelui scade la 15-25 oC;
- zona de racire finala in care laptele iesit din sectiunea de recuperare II ajunge la temperatura de 4-6 oC, datorita circulatiei in contracurent cu apa racita la 0.+4 oC.
Instalatii de pasteurizare
CAPITOLUL VII
NORME DE PROTECTIA MUNCII
Pentru prevenirea accidentelor si evitarea posibilitatilor de imbolnavire in intreprinderile de produse lactate trebuie luate anumite masuri de protectie a muncii si tehnica securitatii. Totodata trebuie respectate normele de igiena personala a muncitorilor si de igiena in sectiile de fabricatie, intrucat laptele si produsele lactate sunt foarte usor de infectat, raspandind boli.
Personalul nou angajat trebuie sa aiba avizul organelor sanitare pe baza unui control riguros al starii sanatatii din care fac parte obligatoriu analizele TBC si de sange. Inainte de inceperea lucrului muncitorii trebuie, acolo unde au posibilitatea sa faca un dus cu apa calda si sapun, daca nu exista posibilitati, ei trebuie obligatoriu sa se spele pe maini, sa se imbrace cu echipamente de protectie sau de lucru, date de catre interprindere. Femeile trebuie sa poarte capul acoperit cu turbane de tifon sau cu basmale din panza, iar barbatii sa poarte bonete speciale. Personalul trebuie sa pastreze curatenia in sectiile de productie, sa nu faca gunoi, sa nu fumeze, sa nu manance, sa nu introduca obiecte straine in procesul de productie.
Terenul interprinderii trebuie sa fie ingradit, nivelat, pietruit sau asfaltat, iar in partea sa neutilizata sa se creeze zona verde. Pentru depozitarea gunoaielor se vor utiliza locuri speciale, cat mai departe de sectiile principale de productie. In timpul procesului de productie, daca vor exista pe pardoseli lapte, sau produse lactate, acestea se vor indeparta imediat cu ajutorul furtunului, apa de spalare fiind indepartata la canal.
Dupa terminarea lucrului, podelele, usile, pervazurile se spala cu apa fierbinte si se clatesc cu apa rece, clorurata si calda.
Peretii si tavanul trebuie varuiti de cateva ori pe an, impiedicand aparitia mucegaiului. La dezinfectarea spatiilor de depozitare, a laboratoarelor bacteriologice, a sectiilor pentru producerea maialelor se utilizeaza lampi speciale cu radiatii ultraviolete, care functioneaza dupa terminarea fabricatiei.
CAPITOLUL VIII
CONCLUZII
Cantitatea de iaurt pe care o mancam zilnic depinde de toleranta fiecaruia, cele mai bune iaurturi recomandate de medici fiind cele fara adaosuri. Cel mai sanatos este iaurtul natural, fara adaosuri de zahar, de fructe, de arome de fructe. Zilnic, se poate conusuma minim un paharel. Nu exista o cantitate maxima, depinde de toleranta fiecaruia. Pentru a se digera foarte usor, este bine ca iaurtul sa nu fie combinat cu nimic (paine sau verdeturi) si sa se bea inainte de masa pe stomacul gol.
Un beneficiu major al iaurtului este faptul ca poate fi consumat si de cei care sufera de intoleranta la lactoza (un zahar prezent in mod natural in iaurt). Iaurtul fiind un produs fermentat nu mai contine lactoza, zaharul din lapte care creeaza intoleranta mai ales la adulti.
Iaurtul este un aliment sanatos care se incadreaza in categoria produselor probiotice, sanatoase. De asemenea, este o buna sursa de calciu, fosfor, vitamine din complexul B, grasimi mononesaturate, identice celor din uleiul de masline. Consumat cu regularitate, iaurtul reduce riscul bolilor cardivasculare, combate constipatia si protejeaza intestinul de starile iritative.
Unele personae prefera iaurturile degresate, altele pe cele grase din lapte integral, altele pe cele cu fructe. Doctorii afirma ca sunt la fel de sanatoase, insa persoanele care au o activitate fizica intensa si un consum energetic ridicat ar fi bine sa consume iaurturi nedegresate. Pentru un plus de sanatate in salatele de legume este bine sa adaugam un iaurt natural in loc de maioneza. Nu se recomanda insa iaurturile indulcite, fie cu zaharoza, fie cu glucoza.
Acestea nu pot fi denumite iaurturi. Conform definitiei, un iaurt natural nu trebuie sa contina zaharuri adaugate.
BIBLIOGRAFIE
G. Chintescu, S. Grigore - Indrumator pentru tehnologia produselor lactate, Editura tehnica, 1982
Banu C. Coordonator -Manualul inginerului de industrie alimentara. Editura Tehnica, Bucuresti,1999 Vol. II
Constantin Banu - Calitatea si controlul calitatii produselor alimentare. Editura Agir, Bucuresti, 2002
|