Documente online.
Zona de administrare documente. Fisierele tale
Am uitat parola x Creaza cont nou
 HomeExploreaza
upload
Upload




CAMPUL MAGNETIC STATIONAR. INTERACTIUNI ELECTRODINAMICE INTRE CIRCUITE

Fizica


CÂMPUL MAGNETIC STAŢIONAR. INTERACŢIUNI ELECTRODINAMICE ÎNTRE CIRCUITE

5.1 Câmpul magnetic. Producere, caracterizare, efecte

Aparitia si existenta unui câmp magnetic se constata experimental în urmatoarele situatii:



- în vecinatatea conductoarelor parcurse de curent continuu sau alternativ;

- în vecinatatea magnetilor permanenti sau a corpurilor magnetizate;

- în vecinatatea circuitelor electrice în care are loc variatia în timp a câmpului electric (a se vedea legea circuitului magnetic în regim nestationar, termenul ).

Câmpul magnetic se manifesta prin actiuni ponderomotoare (cupluri si forte) asupra:

- particulelor încarcate cu sarcina electrica aflate în miscare într-un câmp magnetic;

- conductoarelor parcurse de curent electric de conductie;

- corpurilor magnetizate.

Caracterizarea câmpului magnetic în vid se face cu ajutorul marimii primitive - inductia magnetica în vid , introdusa cu ajutorul fortei lui Lorenz, forta exercitata de câmp asupra unei particule încarcate cu sarcina electrica si aflata în miscare:

,

unde este, asa cum s-a aratat, inductia câmpului magnetic în vid, iar - viteza particulei care traverseaza câmpul. Sensul pozitiv al fortei este dat de regula burghiului drept (fig. 5.1.1).Pentru q < 0, sensul fortei se inverseaza ().

Fig.5.1.1.Caracterizarea câmpului magnetic

Explorarea câmpului magnetic se poate face cu ajutorul buclei de curent - o mica bucla de circuit, având aria A de ordinul cm.2 (fig. 5.1.2), pentru care se poate defini un moment al buclei dat de relatia:

Fig.5.1.2.Bucla de curent

,

cu . Normala la suprafata buclei de curent are sensul asociat cu bucla dupa regula burghiului drept.

Actiunile exercitate de un câmp magnetic asupra buclei de curent sunt:

a.       în câmp magnetic exterior omogen: 

; ;

b.      în câmp magnetic exterior neomogen:

;; ,

unde gradientul actioneaza asupra inductiei Bv.

Un câmp magnetic exterior exercita asupra buclei de curent un cuplu care tinde sa orienteze planul ei transversal fata de liniile de câmp magnetic (, respectiv ).

Fig.5.1.3.Pozitionarea acului magnetic

Un ac magnetic(o busola), (fig. 5.1.3), se orienteaza în câmp magnetic al unui conductor parcurs de curent perpendicular pe planul conductorului, având acelasi plasament ca si vectorul . Se poate observa deci o perfecta analogie cu o spira (bucla) parcursa de curent, aceasta comportându-se ca un mic magnet, orientat astfel încât axa polilor magnetici, perpendiculara pe planul buclei, este paralela cu .

Prin similitudine cu dipolul electric, o bucla de curent este numita si dipol magnetic.

Daca se masoara cuplul asupra unei bucle de curent cunoscute (etalon) introduse în câmp magnetic, se pot determina usor inductia , respectiv intensitatea a câmpului magnetic. Caracterizarea câmpului magnetic în corpuri se face cu ajutorul inductiei magnetice .

Unitati de masura

Unitatea de masura a inductiei magnetice se deduce din expresia fortei lui Laplace:

,

care apare la interactiunea dintre un câmp magnetic si un conductor parcurs de curent. Rezulta:

,

sau:

.

Relatia dintre 1T si 1G este: .

Pentru determinarea unitatii de masura a intensitatii câmpului magnetic se utilizeaza relatia:

,(pentru vid), sau , unde este permeabilitatea magnetica a vidului (constanta universala).

Rezulta:

sau ;

.

Efectele câmpului magnetic

Se pot diferentia în:

a. efecte utile, care constau în magnetizarea miezurilor transformatoarelor electrice, bobinelor cu miez de fier, masinilor electrice, în producerea unor efecte electrodinamice (interactiuni câmpuri - curenti electrici), cu multiple utilizari în tehnica ;

b. efecte negative, care constau în fenomene de interferenta electromagnetica, respectiv de producere, prin inductie, a unor tensiuni parazite, care influenteaza negativ functionarea unor circui 717g68h te/dispozitive/sisteme, îndeosebi electronice.

Explicarea producerii câmpului magnetic

Fenomenul se bazeaza pe analogia dintre câmpul magnetic al unei mici spire parcurse de curent si cel produs de curentii atomici, care sunt asimilati, la nivele microscopice, cu rotatiile electronilor în jurul nucleelor atomice. Aceasta ipoteza a fost emisa de Ampere si confirmata ulterior de fizica moderna.

Momentul magnetic orbital a fost calculat de Procopiu si Bohr (1913-1914) si are valoarea:

,

unde si sunt sarcina, respectiv masa electronului, iar - constanta lui Plank.

Momentul magnetic atomic este dat de suma momentelor magnetice orbital si de spin al electronilor, cel de al doilea caracterizând magnetic rotatia electronilor în jurul axelor proprii.

5.2. Forta electrodinamica (forta lui Ampere)

A.M. Ampere a constatat experimental (1820) ca doua conductoare filiforme, rectilinii, paralele, infinit de lungi, parcurse de curentii si în acelasi sens, se atrag printr-o forta electrodinamica data de relatia:

.

În aceasta relatie este distanta dintre cele doua conductoare, iar l - lungimea pe care se analizeaza interactiunea dintre cele doua conductoare parcurse de curenti - de obicei de 1 m(fig. 5.2.1).

Fig. 5.2.1. Forta electrodinamica

Pe baza acestei relatii a fost definit Amper-ul, ca unitate de masura a intensitatii curentului electric de conductie:

- un amper (A) este intensitatea curentului electric constant care, mentinut în doua conductoare rectilinii, paralele, de lungime foarte mare si de sectiune neglijabila, aflate în vid la distanta de 1 m unul de altul, determina între ele o forta de pe metrul de lungime.

5.3. Calculul intensitatii câmpului magnetic produs de unele circuite electrice simple

În cadrul acestui subcapitol vor fi evaluate:

a. câmpul magnetic produs în vecinatatea unui conductor rectiliniu, filiform, infinit, parcurs de curent;

b. câmpul magnetic produs de o spira de forma oarecare, parcursa de curent, cu aplicatii la o spira circulara si un solenoid.

a.       Calculul câmpului produs de un conductor filiform, parcurs de curent

Se aduce în vecinatatea conductorului (1), al carui câmp magnetic se calculeaza, un al doilea conductor (2), similar, la distanta , parcurs de acelasi curent i.

Fig.5.3.1. Câmpul magnetic în vecinatatea unui conductor rectiliniu

Între cele doua conductoare se pot lua în calcul doua scenarii alternative de interactiune:

- Forta lui Ampere, , de atractie:

;

- Forta lui Laplace, , cu care câmpul magnetic produs de conductorul (l) actioneaza asupra conductorului (2), parcurs de acelasi curent:

.

Se observa ca cele doua forte sunt egale si au acelasi sens de actiune în punctul P. Ca urmare, renuntând la vectori se poate scrie:

,

sau :

,

deoarece .

Rezulta:

,

respectiv:

.

Sub forma vectoriala :

; .

Relatia (5.3.4) poarta numele de formula lui Biot - Savart - Laplace pentru conductoare rectilinii.

Daca se noteaza , atunci relatia (5.3.4) ia forma frecvent utilizata în practica:

.

b. Calculul câmpului magnetic produs de o spira de forma oarecare , parcursa de curent

Se considera un conductor închis, constituit dintr-un conductor filiform, parcurs de curentul i (fig. 5.3.2). Câmpul magnetic produs de acesta într-un punct exterior oarecare P poate fi determinat pe baza relatiei lui Biot - Savart - Laplace:

,

unde este distanta de la circuit la punctul P, punct în care se calculeaza câmpul H. Punctul este punctul în care este localizat elementul de arc , fata de care se masoara distanta R.

Relatia (5.3.5) este valabila atât pentru câmpuri magnetice stationare (produse de c.c.) cât si cvasistationare (produse de c.a. sinusoidal), în vid sau în medii omogene din punct de vedere magnetic; ca urmare se poate scrie:

.

Fig.5.3.2. Câmpul magnetic produs de o spira de forma oarecare

Aceasta formula a fost obtinuta pe baza principiului superpozitiei, admitând ca intensitatea este data de suma unor câmpuri elementare , produse de fiecare element de circuit ds în parte:

.

Formula lui Biot - Savart - Laplace poate fi utilizata pentru calculul intensitatii câmpului magnetic produs de o spira circulara sau un solenoid.

b1. Calculul intensitatii câmpului magnetic produs de o spira circulara 

Se considera o spira circulara (fig. 5.3.3), filiforma, de raza a, dispusa în planul xOy, parcursa de curentul i.

Fig.5.3.3. Câmpul magnetic produs de o spira circulara

Se pune problema determinarii câmpului magnetic într-un punct P exterior, aflat pe axa spirei (Oz).Conform relatiei lui Biot - Savart - Laplace, se poate scrie:

.

Vectorul este perpendicular (vezi produsul ) pe si , respectiv pe planul hasurat din figura. Se transleaza în punctul .Vectorul are doua tipuri de componente:

- în planul spirei (perpendiculare pe Oz), care se anuleaza doua câte doua pentru elementele de spira diametral opuse;

în lungul axei Oz, nenule.

Ca urmare, se poate scrie:

,

unde , iar .

Unghiul dintre si Oz în punctul O este , lucru care se observa daca se translateaza în punctul O. Unghiurile si sunt egale, având laturile perpendiculare între ele. Cum , rezulta ca si este egal cu (latura OM este cuprinsa în planul , fiind perpendiculara pe ; este perpendicular pe planul dat de si , deci pe oricare dreapta din acest plan, respectiv si pe ).

În aceste conditii se poate scrie:

,

deoarece:

, iar .

Rezulta ca:

.

Cum , se obtine în final:

;

de unde :

.

Daca punctul P se afla chiar în centrul spirei O, atunci expresia lui devine:

, deoarece z = 0

Câmpul magnetic , într-un punct oarecare P, aflat pe axa spirei, este orientat în lungul axei Oz, deci perpendicular pe planul spirei. Daca acest punct este situat chiar în centrul spirei, câmpul va avea punctul de aplicatie în punctul O.

Fig. 5.3.4. Câmpul magnetic în centrul spirei

b2. Calculul intensitatii câmpului magnetic produs de un solenoid circular într-un punct din interior, situat pe axa acestuia

Se considera un solenoid realizat din N spire circulare filiforme având lungimea l, mult mai mare decât raza spirei, a (fig. 5.3.5).

Fig. 5.3.5. Câmpul magnetic produs de un solenoid circular

Într-un punct interior O, situat pe axa Oz, câmpul magnetic poate fi calculat prin însumarea câmpurilor elementare , produse de elemente infinitezimale de solenoid:

,

unde câmpurile elementare sunt de forma:

.

Aceasta expresie a lui provine din cea a câmpului magnetic al unei spire circulare într-un punct pe axa, în care s-a înlocuit curentul i cu di - curentul pe unitatea de lungime a solenoidului.

Cum procesul (respectiv ) se dezvolta numai pe directia Oz, se poate renunta la lucrul cu vectori, astfel ca:

.

Curentul elementar di este dat de expresia:

,



unde reprezinta curentul pe unitatea de lungime a solenoidului.

Ca urmare, câmpul elementar devine:

.

Facând schimbarea de variabila

,

rezulta:

.

Ca urmare:

.

Câmpul devine:

.

În cazul unui solenoid de lungime infinita (l >> a), câmpul magnetic într-un punct din interior, departat de cele doua capete la distantele z1 >> a si z2 >> a, devine în final:

.

Astfel, facându-l pe în raport cu si respectiv , se observa imediat ca:

si

Câmpul mai poate fi scris sub forma:

,

unde este numarul de spire pe unitatea de lungime a solenoidului.

Nota

Calculul diferentialei :

unde .

Se calculeaza pe rând:

;

;

Ca urmare:

iar :

5.4. Câmpul magnetic în interiorul corpurilor magnetizate.

Circuite magnetice

În interiorul corpurilor magnetizate câmpul magnetic se caracterizeaza, în orice punct, prin urmatoarele marimi:

marimea primitiva (inductia magnetica);

marimea derivata (intensitatea câmpului magnetic).

Majoritatea materialelor sunt izotrope si liniare din punct de vedere magnetic. Ele nu pot avea magnetizatie permanenta, iar magnetizatia temporara este proportionala cu intensitatea câmpului magnetic , care o determina:

,

conform legii magnetizatiei temporare.

Dupa cum s-a aratat în cap. 2, în tehnica legea de mai sus nu se foloseste sub aceasta forma, ci combinata cu legea legaturii dintre , si sub forma:

,

fiind independent de H în cazul materialelor liniare din punct de vedere magnetic. 

Astfel relatia caracterizeaza materialele liniare. Aceste materiale se pot împarti în:

a.       diamagnetice, cu ( exemplu este cuprul);

b.      paramagnetice, cu ( exemplu este aluminiul).

Practic, pentru aceste materiale se ia .

Exista si o a treia categorie de materiale - cele feromagnetice -, pentru care relatia este valabila numai pe portiunea (aproximativ) liniara a curbei de prima magnetizare( a ciclului de histerezis); în acest caz .

Pentru materialele para- si diamagnetice (practic nemagnetice) este valabila relatia , având în vedere ca în cazul acestora .

Alte marimi caracteristice corpurilor magnetizate sunt marimile derivate:

- tensiunea magnetica între doua puncte:

, sau ;

- fluxul magnetic printr-o suprafata:

.

Fluxul magnetic printr-o suprafata se defineste ca integrala de suprafata a componentei normale a vectorului inductie relativa la o suprafata deschisa S, care se sprijina pe o curba închisa .

În sistemul CGSem, unitatea de masura a fluxului magnetic este Mx (Maxwell), existând relatia de legatura: .

Teorema lui Ampere

Aceasta teorema reprezinta un caz particular al legii circuitului magnetic pentru regimului stationar () si se exprima sub forma:

,

unde reprezinta tensiunea magnetomotoare de-a lungul unui circuit magnetic închis (), iar - solenatia curentilor care produc câmpul magnetic în circuit.

Sub forma locala, teorema se exprima prin relatia:

,

reprezentând prima ecuatie a lui Maxwell pentru regimuri stationare ( si cvasistationare).

Teorema lui Ampere poate fi utilizata pentru determinarea câmpului magnetic produs de circuite de forme diferite, parcurse de curent electric. În acest sens vor fi prezentate doua exemple.

1. Cazul unui conductor rectiliniu, infinit, parcurs de curentul i

; .

2. Cazul unui solenoid drept, foarte lung, uniform bobinat, având N spire si lungimea l:

; ; ; .

S-au regasit astfel relatiile calculate în capitolul anterior.

Materiale feromagnetice

Dupa cum s-a aratat, materialele feromagnetice sunt materiale neliniare din punct de vedere magnetic, a caror caracteristica de magnetizare ,, este neliniara. În cazul acestor materiale permeabilitatea magnetica este o functie de câmpul exterior aplicat: .

La scoaterea de sub influenta câmpului, aceste materiale ramân cu o magnetizatie permanenta, .

Din categoria materialelor feromagnetice fac parte: Fe, Co, Ni, feritele, aliajele fierului cu Co sau Ni si altele.

Caracteristica B(H), trasata pentru materialele magnetice, poarta numele de ciclu de magnetizare sau ciclu de histerezis (fig. 5.4.1), iar curba OM reprezinta curba de prima magnetizare. Aceasta caracteristica pune în evidenta o saturatie intensa a fierului dupa atingerea punctului M, respectiv în zona de maxima neliniaritate.

Fig. 5.4.1. Ciclul de histerezis

La 7600 C (punctul Curie), proprietatile magnetice ale fierului dispar.

Fenomenul de histerezis, vizibil pe ciclul de histerezis prin întârzierea inductiei B în raport cu câmpul H (vezi inductia remanenta Br), se datoreste inertiei magnetice a materialului. Intensitatea câmpului magnetic la care are loc anularea inductiei se numeste câmp coercitiv, Hc.

Clasificarea materialelor magnetice

Materialele magnetice se pot clasifica în:

1. materiale magnetice moi, cu Hc mic, ciclu de histerezis îngust, permeabilitatea magnetica foarte mare, inductie remanenta de nivel redus.

Exemple: fierul moale sau fierul cu adaos de Si (4 pentru reducerea pierderilor în c.a. (fig. 5.4.2);

2. materiale magnetice dure, cu Hc mare, inductie remanenta mare, permeabilitatea magnetica redusa, ciclul de histerezis lat.

Exemple: otelul, otelul aliat cu crom sau cu wolfrant (fig. 5.4.2).

Fig.5.4.2.Cicluri de histerezis

Feritele sunt o categorie speciala de materiale feromagnetice si anume combinatii ale oxizilor de fier (Fe2O3)cu oxizi ai unor metale bivalente (MnO). Aceste materiale se obtin prin sinterizare, în prezenta unor câmpuri magnetice puternice si se caracterizeaza prin Br de valori joase, ciclu de histerezis îngust, câmp coercitiv mic, rezistivitate mare. Spre deosebire de materialele feromagnetice obisnuite, sunt preferate la frecvente înalte si utilizate în aparatura electronica, datorita pierderilor reduse prin curenti turbionari.

Explicatia fizica a fenomenului de magnetizare

La nivel macroscopic, magnetizatia corpurilor este nula () daca orientarile momentelor magnetice atomice ale materialelor sunt distribuite dezordonat (starea naturala). Odata ce corpurile au fost aduse într-un câmp magnetic exterior, structurile feromagnetice elementare (atomice) capata o componenta ordonata.

În teoria lui P. Weiss (teoria domeniilor Weiss, 1907), corpurile feromagnetice contin domenii care se magnetizeaza spontan, având dimensiuni liniare cuprinse între 10-3 si 10-2 cm, numite domenii magnetice. Aceste domenii iau nastere prin orientarea în acelasi sens a dipolilor magnetici elementari (atomici).

O dovada a existentei acestor domenii o constituie caracterul discontinuu al curbei de magnetizare a materialelor feromagnetice în domeniul câmpurilor magnetice slabe (efectul Barkhausen), sau distribuirea neuniforma a piliturii de fier pe suprafata unui cristal feromagnetic.

În absenta câmpului, domeniile sunt orientate la întâmplare, pe când în prezenta acestuia ele se orienteaza pe masura ce H creste, fenomenul încetând la saturatie.

În cazul materialelor paramagnetice, numite si materiale polare, asezarii ordonate a domeniilor Weiss în câmp li se opune agitatia termica.

5.5 Inductivitati proprii si mutuale

Introducerea notiunii de inductivitate (inductanta) a fost impusa de cerinta calculului fluxului magnetic printr-un circuit produs de curentul prin acel circuit, respectiv din alte circuite vecine; de asemenea, de cerinta calculului t.e.m. induse într-un circuit prin variatia de timp a fluxului magnetic care îl strabate sau a unor fluxuri vecine.

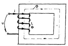
Se considera montajul din fig. 5.5.1, constituit din doua circuite inelare, unul, C1, alimentat de sursa E1 printr-o rezistenta variabila Rv1, iar celalalt, C2, aflându-se în câmpul magnetic a lui C1. Regimul de lucru este stationar (curent continuu).

Fig.5.5.1. Inductivitati proprii si mutuale

Fie curentul I1 initial constant prin spira C1.

Fluxul , produs de acest curent prin spira C2, este dat de relatia:

,

forma si pozitia celor doua circuite fiind fixate, iar curentul I1 fiind constant (deci si inductia B1 produsa de acesta).

Fluxul este proportional cu I1 (a se vedea expresia câmpului H produs de o spira într-un punct oarecare exterior) si prin urmare se poate scrie:

, .

Se presupune acum ca I1 variaza lent în timp (de exemplu cu 1A/s), astfel încât în orice moment si în orice punct din vecinatatea lui C1 (zona în care se afla C2) câmpul B1 si curentul I1 sa ramâna în corelatie ca pentru un curent stationar. Fluxul va avea o variatie lenta, odata cu variatia curentului I1.

În spira C2 se induce o t.e.m.

,

care se mai scrie sub forma:

,

unde:

.

Daca C2 are N2 spire, atunci:

.

Parametrul( respectiv ) poarta numele coeficient de inductie mutuala sau inductanta mutuala si depinde de geometria circuitelor, caracteristicile magnetice ale mediului/materialului (), dimensiunile si forma circuitelor cuplate, numarul de spire ale acestora. Marimea reprezinta fluxul fascicular , respectiv fluxul produs de o singura spira a circuitului C1 prin C2. Se poate spune ca inductanta reprezinta o marime geometrica, topologica, constructiva si de material.

La variatia curentului I1 prin spira C1, urmare a variatiei fluxului magnetic propriu, si în aceasta spira se induce o t.e.m.:

.

Cum raportul:

, ,

datorita variatiei lente în timp a curentului, rezulta:

,

unde:

.

Daca C1 are N1 spire, L11 devine:

, cu .

Marimea L11 sau L1 poarta numele de coeficient de inductie proprie sau inductanta proprie a circuitului (spirei, buclei) C1.

Autoinductia

Un astfel de fenomen, de inductie electromagnetica, apare într-un circuit electric, ca urmare a variatiei fluxului magnetic prin înfasurarea proprie a circuitului respectiv , respectiv cea care a produs acest flux.

T.e.m. de autoinductie este data de expresia:

si are sensul opus variatiei fluxului, respectiv curentului prin acel circuit. La cresterea curentului, t.e.m. tinde sa-i reduca viteza de crestere, iar la scaderea curentului, t.e.m. tinde sa se opuna acestei scaderi, întârziind-o.

Revenind la schema 5.5.1, se constata ca daca C2 ar fi strabatut de un curent I2, lent variabil în timp, în mod similar s-ar putea scrie relatiile:

; ,

si

;

circuitul C1 nefiind parcurs de curent.

În relatiile marimilor L11, L12, L21, L22 apar fluxurile , numite fluxuri fasciculare, deoarece sunt produse de o singura spira, de exemplu a unei bobine. În aceste conditii, fluxul magnetic total al bobinei va fi dat de produsul dintre fluxul fascicular si numarul de spire al bobinei.

Teorema reciprocitatii bobinelor cuplate magnetic

În cazul a oricare doua bobine cuplate magnetic se demonstreaza ca:

.



Aceasta relatie exprima teorema reciprocitatii în cazul bobinelor cuplate magnetic(Maxwell).

Unitatea de masura pentru inductivitati

Unitatea de masura pentru inductivitati depinde de alegerea unitatilor pentru t.e.m., curenti si timp:

; ; .

Asocierea sensurilor marimilor si

Marimile si sunt asociate, în circuitele care contin bobine (inductivitati), dupa regula burghiului drept.

Marimile si sunt întotdeauna pozitive:

; .

Marimile si pot fi pozitive sau negative. Semnul lui este, prin conventie, pozitiv sau negativ, dupa cum se asociaza, în acelasi sens sau în sens opus, fluxul propriu al spirei cu fluxul produs în de (respectiv ).

Ca urmare, inductivitatile vor avea semnele:

Nota

Primul indice arata circuit strabatut de flux, iar al doilea - curentul care produce acest flux, indicii fiind luati de la stânga la dreapta.

Relatii dintre inductivitatile proprii si mutuale

Daca se neglijeaza dispersia de flux, respectiv fluxul de pierderi al bobinelor, se poate scrie:

(fig. 5.5.1)

Înmultind ambii membri ai relatiei (5.5.14) cu N1N2, se obtine:

,

respectiv:

,

deoarece:

.

Relatia (5.5.15) se mai poate scrie sub forma:

.

În mod asemanator, rezulta: 

.

Înmultind cele doua relatii (5.5.16) si (5.5.17), se obtine:

,

sau:

de unde rezulta:

Relatia (5.5.18) pune în evidenta legatura dintre inductivitatile proprii si cele mutuale în cazul a doua circuite cuplate, fara pierderi de flux magnetic(fara dispersie).

Daca se ia în consideratie si dispersia, atunci se obtine expresia:

,

unde k poarta numele de coeficient de cuplaj si are valori între 0 si 1. Astfel, pentru k = 0 bobinele (spirele) sunt decuplate, iar pentru k=1 cuplajul acestora este perfect (fara pierderi de flux).

Coeficientul de cuplaj este dat de relatia:

.

Calculul inductivitatilor

Valoarea unei inductivitati se poate calcula în urmatoarele etape:

1. Se presupune bobina (spira, inelul) parcursa de curentul cunoscut I.

2. Se calculeaza inductia B în diferite puncte din spatiul înconjurator al bobinei (spirei).

3. Se calculeaza fluxul bobinei: , cunoscând suprafata spirei.

4. Se calculeaza inductivitatea (inductanta) bobinei, cunoscând pe I si pe .

Exemple

a. Calculul inductivitatii unui inel circular

Se considera inelul circular din fig. 5.5.2, parcurs de curentul I. Inelul are raza a.

Fig.5.5.2. Calculul inductivitatii unui inel circular

Pentru calculul inductivitatii inelului se parcurg etapele aratate mai înainte:

1. Se presupune ca inelul este strabatut de curentul (stationar/ cvasistationar).

2. Inductia B în centrul inelului este:

(a se vedea expresia câmpului magnetic al unei spire parcurse de curent, în centrul acesteia).

3. , ;

.

4. Inductivitatea (proprie) devine:

Daca inelul are N spire, se reiau etapele 2,3 si 4:

2. ;

3.

4. .

Se observa ca inductivitatea L este în acest caz o marime geometrica (a), constructiva () si de material ().

b. Calculul inductivitatii unui solenoid foarte lung (l >> a

Se parcurg pe rând etapele 1-4:

Solenoidul se presupune parcurs de curntul I.

2. Inductia B este data de relatia:

obtinuta din expresia câmpului magnetic al unui solenoid în interiorul acestuia(în axa).

3. ,

unde A este aria sectiunii transversale a solenoidului de raza a ();

4. .

c. Calculul inductivitatii mutuale a doua inele concentrice (fig. 5.5.3).

Fig.5.5.3. Calculul inductivitatii mutuale a doua inele concentrice

Se parcurg etapele 1-4:

Inelul este parcurs de curentul .

Inductia produsa de inelul în centrul O:

.

Fie , astfel ca sa fie considerata uniforma pe toata suprafata spirei .

3. ;

4. .

Daca si au si respectiv spire, se calculeaza:

2. ;

3. ; ;

4. .

Observatie

Chiar daca , inductivitatea nu se obtine prin simpla inversare a indicilor, fiind vorba de o simetrie magnetica în acest caz si nu una geometrica.

Calculul inductivitatii cu ajutorul reluctantei

Se considera un circuit magnetic pe care se afla o bobina de inductivitate L. Circuitul magnetic este neramificat. Se neglijeaza dispersia circuitului. Expresia inductivitatii bobinei este (fig. 5.5.4):

.

Fig.5.5.4. Calculul inductivitatii cu ajutorul reluctantei

Conform teoremei a doua a lui Kirchhoff pentru circuite magnetice se poate scrie:

,

deci:

;

Aici este solenatia circuitului magnetic (), este reluctanta acestuia, iar - permeanta ( = 1/).

Inductivitate echivalenta

Se considera un ansamblu de doua bobine cuplate magnetic, conectate în serie, formând un circuit magnetic neramificat (fig. 5.5.5).

Fig.5.5.5. Ansamblu de doua bobine cuplate magnetic

Se numeste inductivitate echivalenta a ansamblului, inductivitatea calculata cu fluxul întregului circuit neramificat.

Scriind relatiile lui Maxwell pentru inductivitati în cazul celor doua bobine, se obtine:

, unde

Daca bobinele sunt înseriate, , iar fluxul total al ansamblului se scrie ca flux echivalent:

.

Se defineste inductivitatea echivalenta a ansamblului de bobine cu relatia:

,

fluxul de dispersie nefiind luat în calcul.

Semnele () din fata inductivitatii mutuale se datoreaza faptului ca fluxul unei bobine prin cealalta (flux de cuplaj) poate avea acelasi sens (+), sau sens opus(-) fata de fluxul propriu al acelei bobine. De exemplu în fig. 5.5.5.a fluxul , produs de bobina 1 prin bobina 2, are acelasi sens cu fluxul propriu al bobinei 2, , produs de curentul I prin aceasta bobina, pe când în fig. 5.5.5.b. cele doua fluxuri au sensuri opuse.

Ca urmare, în cazul a se spune ca bobinele sunt în concordanta si , iar în cazul b se spune ca bobinele sunt în opozitie si .

Inductivitatea echivalenta se mai scrie sub forma:

,

care ,pentru ansamblul din fig. 5.5.5.a , este:

,

(5.5.25.a.)

iar pentru cel din fig. 5.5.5.b are expresia :

.

(5.5.25.b.)

Nota

Inductivitatile (si ) sunt marimi pozitive în valoare absoluta (au semnificatie fizica), semnul (-) atribuindu-se, asa cum s-a aratat, prin conventie

Pentru simplificarea reprezentarii circuitelor, se introduce conventia de notare evidentiata în fig. 5.5.6.a si b.

Fig. 5.5.6.a.

Fig. 5.5.6.b.

Astfel, se noteaza cu (*) bornele polarizate ale bobinelor, convenindu-se ca > 0 daca cei doi curenti au acelasi sens fata de bobinele polarizate si < 0 daca curentii au sensuri opuse fata de aceste borne; sensurile curentilor fata de bornele polarizate exprimând relatiile dintre fluxuri, asa cum s-a aratat la definirea inductantei.

Flux de dispersie. Inductivitati de dispersie

În mod normal, numai o parte din fluxul fascicular propriu produs de o bobina strabate o alta bobina, cuplata magnetic cu prima. Acest flux se numeste flux fascicular util. Restul fluxului este flux de dispersie sau flux de scapari.

În acest context se poate scrie:

.

Corespunzator acestor fluxuri se pot defini inductivitati de dispersie pentru bobine cuplate, astfel:

.

În general , daca se ia în calcul dispersia.

Exprimarea t.e.m. cu ajutorul inductivitatii

Fie un ansamblu de doua bobine cuplate magnetic. Fluxul care strabate bobina (1) este, conform relatiei lui Maxwell si neglijând dispersia, dat de relatia:

.

Daca acest flux este variabil în timp, t.e.m. indusa în bobina (1) devine:

,

unde:

reprezinta t.e.m. de autoinductie, iar:

reprezinta t.e.m. de inductie mutuala (t.e.m. indusa prin variatia fluxului din circuitul 2 în circuitul 1).

Inductivitatea echivalenta a n bobine necuplate magnetic, legate în serie si în paralel

a.       Serie: ;

b.      Paralel:

Teorema lui Neumann

Inductivitatea mutuala a doua circuite cuplate magnetic, de forma oarecare, filiforme, aflate într-un mediu liniar, omogen si izotrop este data de relatia generala:

,



unde este distanta medie geometrica dintre cele doua circuite, respectiv dintre si (distanta medie poate fi calculata cu relatiile lui Maxwell (a se vedea cartea Interferente Electromagnetice Perturbatoare. Baze teoretice, autor - A. Sotir, Ed. Militara, Bucuresti, 2006).

Decuplarea unei bobine de la reteaua de alimentare

La decuplarea brusca a unei bobine de la reteaua de alimentare (fig. 5.5.7), curentul i prin bobina nu se poate anula instantaneu, deoarece t.e.m. care s-ar induce în bobina ar fi infinita:

; pentru ; .

Fig. 5.5.7. Decuplarea unei bobine de la retea

Astfel, la deschiderea brusca a întrerupatorului K1 apare un arc electric, prin care curentul mai este mentinut un timp prin circuit (autoinductia).

Pentru a limita supratensiunea de autoinductie de la bornele bobinei la întreruperea curentului, în paralel cu aceasta se leaga o rezistenta , care se cupleaza înainte de întreruperea alimentarii bobinei (circuitul cu linie întrerupta AB).Curentul i(t) prin circuitul , este dat, la deschiderea întrerupatorului K1, de ecuatia de regim tranzitoriu:

,

cu conditia initiala , conditie care arata ca în primele momente de dupa deschiderea lui K1, curentul tinde sa-si pastreze valoarea anterioara .

Curentul de regim tranzitoriu rezulta sub forma:  

, .

Tensiunea la bornele bobinei ,pe durata regimului tranzitoriu , este:

.

Supratensiunea maxima la bornele bobinei se produce în momentul decuplarii (t = 0):

si este cu atât mai mica, cu cât raportul este mai mic:

.Evident ca daca lipseste în momentul decuplarii, raportul de mai sus va tinde la infinit:

Din acest motiv trebuie acordata o atentie deosebita decuplarii sub sarcina a unei bobine, care poate produce în unele cazuri (sarcini inductive mari) grave accidente, daca nu se iau masurile adecvate.

În ceea ce preiveste valoarea rezistentei de protectie, se prefera ca , adica valoare lui sa fie apropiata de cea a rezistentei bobinei (daca , curentul i este foarte mare si risca sa distruga bobina).

Inductivitatea în regim cvasistationar si în regim variabil

În regim cvasistationar, prin neglijarea :

- curentului de deplasare în lungul conductoarelor, cu exceptia dielectricului condensatoarelor;

- pierderilor de curent de conductie prin izolatia conductoarelor (se considera izolatia si mediul dintre conductoare perfect izolante), rezulta urmatoarele:

- curentul de conductie se conserva în lungul conductoarelor;

câmpul magnetic H este în fiecare punct proportional cu intensitatea curentului.

Aceste consecinte permit definirea unei inductivitati concentrate, constante,asa cum s-a aratat în cadrul regimului cvasistationar, pentru întregul circuit sau întreaga linie (circuite cu parametrii concentrati).

În regim variabil (circuite în regim periodic permanent la frecvente suficient de ridicate) curentul de deplasare si curentul de pierderi prin dielectric nu mai pot fi neglijate, iar, ca urmare, curentul de conductie nu se mai conserva (nu mai are aceeasi intensitate) în lungul conductoarelor; apare fenomenul de propagare.

Daca frecventa nu este prea mare (zeci, sute de kHz) în fiecare segment al unei linii ( de exemplu o linie de transport monofazata, cu doua conductoare), se tine seama de cei doi curenti referiti mai sus, dar se pot utiliza relatiile regimului cvasistationar pentru marimile localizate în acest segment (plan) al liniei.

Fluxul magnetic printr-o suprafata , corespunzatoare unui foarte mic, suprafata sprijinindu-se pe cele doua conductoare, este proportional cu curentul i din segmentul respectiv si, ca urmare, se poate defini si în acest caz o inductivitate , constanta, a acestei mici portiuni de circuit ca în regim cvasistationar, reprezentând astfel o inductivitate echivalenta a circuitului( pe metrul de lungime). Teoretic, aceasta inductivitate nu mai poate fi calculata ca în regim stationar (si cvasistationar), desi , prin analogie, i se da aceeasi interpretare .Practic, se utilizeaza, cu o buna aproximatie, aceeasi metoda.

În regim variabil la frecvente foarte ridicate (zeci, sute de MHz, GHz), se defineste de asemenea o inductivitate echivalenta (inductivitate lineica), dar aceasta nu mai este constanta, depinzând de frecventa datorita efectului pelicular si pierderilor prin dielectric. În acest caz inductivitatea echivalenta este data printr-o expresie de forma:

.

5.6. Energie si forte în câmpul magnetic

Energia magnetica

Se considera un sistem de circuite parcurse de curentii de conductie . Circuitele pot fi, în general, mobile, iar curentii variabili în timp (fig. 5.6.1). Într-un interval de timp foarte scurt, de la t la , energia totala data de sursele sistemului de circuite este:

.

Aceasta energie va acoperi:

- pierderile prin rezistoarele circuitelor;

- lucrul mecanic efectuat prin interactiunile magnetice dintre circuite;

- cresterea energiei câmpului magnetic al sistemului.

Fig.5.6.1. Sistem de circuite

Ca urmare, se poate scrie:

.

Marimea se poate exprima global prin expresia:

,

unde X reprezinta forta magnetica generalizata a sistemului de circuite (o forta rezultanta medie), iar dx - variatia coordonatei generalizate (o deplasare rezultanta medie).

Variatiile curentilor, respectiv ale fluxurilor prin circuite, induc în acestea t.e.m. suplimentare fata de ,egale cu . Aplicând legea conductiei electrice pe un circuit oarecare k al sistemului se obtine:

; .

Ca urmare, rezulta pentru expresia:

Relatia (5.6.5) exprima variatia energiei magnetice a sistemului de circuite când variaza curentii, respectiv fluxurile magnetice si circuitele se deplaseaza în câmp magnetic al sistemului (cazul general). Aceasta relatie reprezinta ecuatia de bilant energetic al sistemului de circuite si pe baza ei se pot calcula atât cât si forta generalizata X.

Calculul energiei magnetice a sistemului de circuite

Pentru calculul energiei magnetice a sistemului se considera mediul liniar din punct de vedere magnetic, iar circuitele se mentin imobile (dx=0) - caz frecvent întâlnit în practica (conditia de mediu liniar fiind necesara pentru utilizarea notiunii de inductivitate).

În aceste conditii, variatia energiei magnetice într-un interval de timp dt va fi data de variatia fluxurilor magnetice ale circuitelor:

În cazul unor variatii suficient de lente ale curentilor prin circuite (de exemplu curentul creste sau scade cu 1A/s), fluxurile sunt legate de curentii din circuite prin inductivitati, conform relatiilor lui Maxwell:

, (k = 1,2,..,n).

Variatia curentilor se produce între o stare initiala si una finala, ca si variatia fluxurilor:

; .

unde variabila de stare ia valori între 0 si L.

Pentru o stare intermediara: 

.

Ca urmare:

iar:

.

Integrând relatia de mai sus, se obtine:

,

unde s-au notat si .

Exprimând energia în functie de inductante, aceasta devine:

.

Exemplu

Energia magnetica a unui sistem de doua bobine cuplate magnetic, imobile este:

În relatia de mai sus termenii au urmatoarele semnificatii:

este energia magnetica proprie a primei bobine;

este energia magnetica proprie a celei de a doua bobine;

este energia magnetica de interactiune dintre cele doua bobine ().

Calculul fortelor generalizate

Calculul fortelor generalizate în câmpul magnetic al sistemului de circuite se poate face cu ajutorul teoremelor fortelor generalizate, pornind de la relatia:

.

a. Prima teorema a fortelor generalizate

Daca fluxurile se mentin constante în sistem (), se poate scrie:

,

de unde

.

Enunt:

Daca fluxurile circuitelor se mentin constante, forta generalizata este data de variatia(scaderea) energiei magnetice a sistemului.

Cu alte cuvinte, în absenta fenomenelor de inductie electromagnetica nu exista schimb de energie între surse si câmpul magnetic al sistemului. Energia câmpului scade, deoarece se efectuaza un lucru mecanic (a se vedea primul principiu al termodinamicii).

b. A doua teorema a fortelor generalizate

Daca curentii din circuite se mentin invariabili, se poate scrie:

.

Cum energia magnetica a unui sistem de circuite are expresia:

,

înseamna ca:

.

Ca urmare:

,

sau:

,

de unde:

.

Enunt:

Daca curentii sunt invariabili, forta generalizata este data de variatia energiei magnetice a sistemului".

Interpretarea fizica a teoremei este urmatoarea: în cazul curentilor invariabili, aportul energetic al surselor se împarte în mod egal între cresterea energiei magnetice a câmpului sistemului si efectuarea de lucru mecanic de catre fortele exercitate în câmp.

Ambele teoreme permit obtinerea unor rezultate identice în rezolvarea problemelor.

Aplicatie

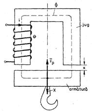
Sa se calculeze forta portanta a unui electromagnet în regim stationar cu ajutorul teoremelor fortelor generalizate (fig. 5.6.2).

Forta portanta este necesara mentinerii armaturii lipita de jug.

Se noteaza cu x grosimea întrefierului; , unde este lungimea totala a întrefierului. Se observa ca este egala si opusa fortei necesare de a desprinde armatura de poli, fie aceasta X.

Fig. 5.6.2 Forta portanta a unui electromagnet

Rezolvarea problemei se va face utilizând, pe rând, fiecare teorema.

a. Daca se considera ca fluxul prin bobina este constant, atunci conform primei teoreme a fortelor generalizate.

;

dar :

,

deci:

.

b. Daca se considera curentul prin bobina constant, atunci conform teoremei a doua a fortelor generalizate:

.

Calculul inductantei bobinei:

;.

În relatiile de mai sus, indicele f arata ca este vorba de fier, iar indicele 0 ca este vorba de aer.

Cum rezulta:

Numitorul acestei expresii se înlocuieste cu valoarea sa, obtinuta prin ridicarea la patrat a lui L:

; .

Înlocuind în , se obtine:

În final, rezulta:

a) ,

respectiv:

b) .

Daca se calculeaza forta generalizata X în cele doua situatii dând valori marimilor din cele doua formule se obtine acelasi rezultat.




Document Info


Accesari: 14748
Apreciat: hand-up

Comenteaza documentul:

Nu esti inregistrat
Trebuie sa fii utilizator inregistrat pentru a putea comenta


Creaza cont nou

A fost util?

Daca documentul a fost util si crezi ca merita
sa adaugi un link catre el la tine in site


in pagina web a site-ului tau.




eCoduri.com - coduri postale, contabile, CAEN sau bancare

Politica de confidentialitate | Termenii si conditii de utilizare




Copyright © Contact (SCRIGROUP Int. 2025 )