Statii de transformare
In cele ce urmeaza se va face descrierea sumara a statiei de tranformare-coborare STc,a postului de tranformare PT si a punctului de alimentare PA,restul elementelor fiind analizate in capitolele anterioare.
1.0 Statia de tranformare coborare
Statia de transformare coborare este unitatea electrica, parte componenta din sistemul electric,care redistribuie energia electrica spre consumatori din treapta de tensiune inalta(110, 220 kV)in treapta de tensiune medie(6 … 35 k V).
Constructiv acesta poate fi: de tip interior (in cladire)si de tip exterior.
La o statie se disting urmatoarele parti caracteristice:
Schema electrica de conexiuni;
Echipamentul electric;
Partea de constructie.
a. Schema electrica de conexiuni
Schema electrica de conexiuni este reprezentarea conventionala a pozitiei si legaturilor functionale ale echipamentelor componente ale unei instalatii electrice.Echipamentele electrice se impart in doua grupe principale:
Circuitele electrice pe care sunt montate echipamente primare se numesc circuite primare,iar cele pe care sunt montate echipamente secundare se numesc circuite secundare.
Schema electrica de conexiuni care cuprinde numai circuite primare se nume 616c23g ste schema electrica de de conexiuni a circuitelor primare(schema primara),iar cea care cuprinde circuite secundare se numeste schema schema electrica de conexiuni a circuitelor secundare(schema secundara).
In contiunare se studiaza numai scheme primare,intrucat celelalte fac obiectul altor discipline tehnice.
Dupa modul de reprezentare,schemele primare se impart in :
In schema monofilara dispunerea aparatelor se face in ordinea rolului lor functional in circuit si dupa modul de functionare a aparatului (in serie:intreruptor,separator etc.,sau in derivatie:circuitul primar al tranformatorului de tensiune,descarcatoarele etc.).
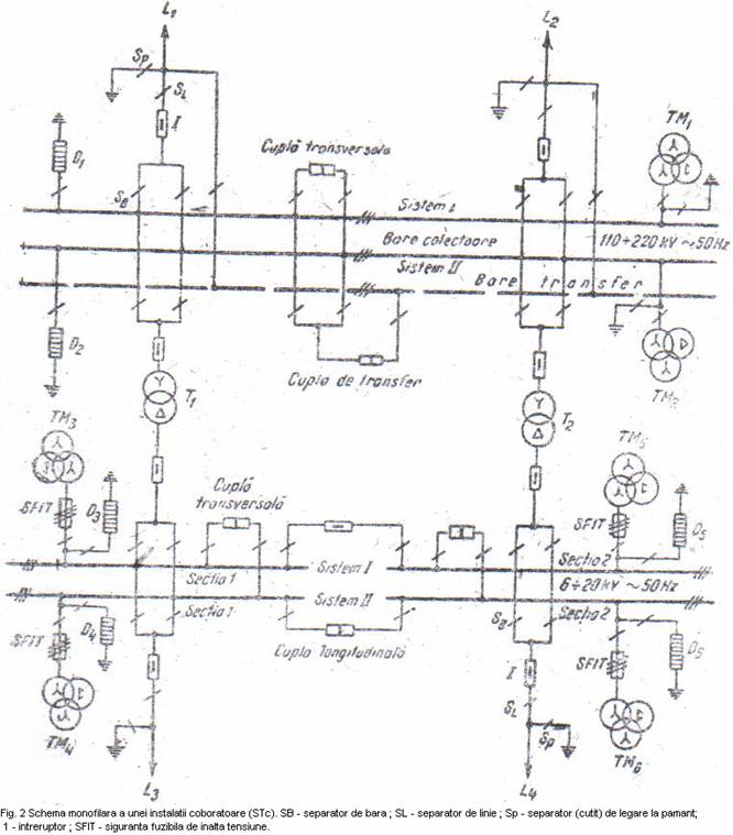
In cadrul statiei,legatura circuitelor din aceeasi treapta de tensiune se face prin intermediul barelor colectoare si de transfer (numai in trapta 110 … 400 kV) fiind executate fizic fie din conductoare de Cu sau Al multifilare(in statiile exterioare),fie din bare de Cu sau Al cu sectiune dreptunghiulara (in statiile interioare).
Barele colectoare pot fi : simple,sectionate sau nesectionate longitudinal,sau duble,sectionate sau nu longitudinal.Barele duble sunt alcatuite din doua sisteme : sistemul I de bare si sistemul II de bare,legatura intre ele facandu-se printr-o cupla transversala,avand doua separatoare si un intreruptor,iar barele colectoare si barele de transfer prin cupla de transfer,avand trei separatoare si un intreruptor.
In figura 2 este reprezentata schema monofilara a unei statii coboratoare,cuprinzand:
Treapta de 110 …230 kV: bare duble,sistemul I si II,bare de transfer,cuplele transversala si de transfer,doua circuite de linii de inalta tensiune L si L ,cate un circuit de masura a tensiunii pe fiecare sistem de TM TM 2,cate un circuit de descarcatoare pe fiecare sistem de bare D D ,(aspirate de proiectie impotriva supratensiunilor ce pot aparea accidental in instalatie fie prin descarcarile electrice atmosferice,fie prin manevre gresite si defectiuni in instalatii),doua circuite cu tranformatoare de putere coboratoare T , T
TM TM 5 TM si descarcatoarele D 3 D D D doua circuite linii de medie tensiune L L

b. Echipamentul electric
Principalele aparate de comutatie primara sunt : intreruptoarele , separatoarele si sigurantele fuzibile.
• Inreruptoarele de inalta tensiune.Acestea sunt aspirate destinate sa stabileasca,sa suporte si sa intrerupa curentii in conditii normale de functionare a circuitului,precum si in conditii anormale,cum sunt cele de scurtcircuit.
Constructie. Un inreruptor este constituit din urmatoarele elemente principale : sistemul de stingere a arcului electric,sistemul izolator,dispozitivul de actionare,cunstructia metalica de asamblare a elementelor de mai sus.
Sistemul de contacte coporta,pentru fiecare faza,cate un contact fix si unul mobil,sau doua contacte mobile de cupru,constituind calea de curent a inreruptorului.
Sistemul de singere a arcului electric.La desfacerea contactelor parcurse de curent apare arcul electric,ce reprezinta o descarcare electrica automata in gaze,care se caracterizeaza prin temperatura inalta,luminozitate puternica,iar din punct de vedere electric,o rezistenta neliniara,care lasa sa treaca prin eforturi mecanice,datorita fortelor electrodinamice pe care le creeaza,eforturi termice,prin aparitia temperaturii ridicate in zona contactelor electrice,solicitari electrice,prin micsorarea rigiditatii dielectrice a elementelor de izolatie si aparitia unor supratensiuni.
Pentru stingerea lui,se folose urmatoarele procedee :
Marirea vitezei de indepartare a contactelor intreruptorului;
Suflajul cu aer sau gaz(introdus din exterior sau provenit prin descompunerea uleiului)in lung sau perpendicular pe coloana arcului,pentru racire si deionizare;
Suflajul magnetic;care are scopul de a lungi arcul pana la atingerea valorii limita de stingere;
Divizarea arcului cu ajutorul unor placi electroizolante rezistente la arc,situate in lungul acestuia.
Sistemul izolator este constituit din izolatoarele suport,mediul in care se gasesc contactele(ulei,aer etc.),tijele izolante care transmit carile intre partile mobile etc.
Dispozitivul de actionare asigura deschiderea si inchiderea complecta a inreruptorului,contactele mobile trebuie sa ajunga la sfarsitul cursei lor,independent de viteza de actionare.Dupa agentul care actioneaza dispozitivul,acesta poate fii : manual,pneumatic,electric,mecanic etc.
Clasificare. Intreruptoarele de inalta tensiune se clasifica dupa criteriul mediului de stingere a arcului,in :
Intreruptoare cu ulei mult (IU,IUM: 6 … 36kV);
Inreruptoare cu ulei putin (IUP …110 kV;10 – 400 kV);
Inreruptoare cu aer comprimat;
Intreruptoare cu hexaflourura de sulf.
Principalele caracteristici tehnice ale intreruptoarelor
n (A) este valoarea efectiva a tensiunii intre doi poli ai intreruptorului la care acesta poate lucre timp indelungat,fara pericol de conturnare sau strapungere a elementelor sale izolante.
n (A) este valoarea efectiva a curentului pentru care sunt calculate conditiile de incalzire si functionare in regim permanent.
m (MVA) este definite prin relatia :
x
(1)
In care
este curentul nominal de rupere definit ca
valoare efectiva a curentului maxim care poate fi interrupt sigur de
intrerupator la o tensiune a instalatiei egala cu tensiunea nominal a
interuptorului.
Timpul de deschidere (s) este intervalul de timp din momentul in care
marimea ce actioneaza asupra dispozitivului asociat cu intreruptorul atinge valoarea de lucru si momentul separarii contactelor cu stingerea completa a arcului electric format.
• Separatoarele de inalta tensiune. Sunt aparate de telecomunicatie , care , pentru motive de securitate,asigura pozitia deschis 0 distanta de izolare predeterminata intre bornele fiecarui pol.Separatorul neavand dispozitiv de stingere a arcului electric,deschiderea lui sub curent poate sa conduca la urmari grave atat pentru operator,cat si pentru instalatia respectiva,datorita arcului electric deschis care se formeaza intre contactele sale. Deschiderea separatorului in instalatie trebuie sa fie deci precedata de deconectarea intrerupatorului.Un separator este constituit din urmatoarele elemente principale : sistemul de contactare, sistemul izolator, dispozitivul de actionare si constructia metalica. Dispozitivele de actionare pot fii : manuale, electrice, pneumatice.
Pentru a usura recunoasterea tipurilor de separatoare produse in tara noastra se foloseste urmatorul sistem de simbolizare : S – separator ; M – monopolar ; B – bipolar ; T – tripolar ; I – de interior ; E – de exterior ; P – cu cutite (contacte mobile) de legare la pamant . Grupa intai de cifre arata tensiunea nominala in kV, iar grupa a doua arata curentul nominal in A.
Principalele caracteristici tehnice ale separatoarelor
Tensiunea nominala
(kV) este valoarea efectiva a
tensiunii,masurata intre doi poli ai separatorului la care elementele isolate
ale separatorului pot rezista un timp indelungat si sub care se pot face
manevre de inchidere si deschidere ale aparatului in numarul si intervalele de
timp prescrise.
Curentul
nominal
(A) este valoarea efectiva a curentului ce poate
trece timp indelungat prin contactele separatorului fara a exercita un efort
termic sau electrodinamic deosebit.
• Sigurantele fuzibile de inalta tensiune. Principiul de functionare, ca si caracteristicile tehnice sunt aceleasi ca si pentru cele de joasa tensiune.
Domeniul de folosire a sigurantelor de inalta tensiune se limiteaza in gama de tensiune 6 … 35 kV la urmatoarele circuite :
Circuitul transformatorului de putere pana la 260 kVA din posturile aeriene;
Circuitul tranformatorului de masura de tensiune ;
Circuitul unor motoare de inalta tensiune, asociate cu aparate de conectare si deconectare a circuitului sub curent.
O siguranta fuzibila de inalta tensiune are urmatoarele elemente componente :
Cadrul metalic cu izolatoarele support ;
Contactele fixe montate pe izolatoarele suport si intre care se introduce porfuzibilul;
Portfuzibilul (patron) confectionat din material izolant (portelan), avand nisip de coart ;
Elemental fuzibil, confectionat din Cu sau Ag si pe care sunt aplicate bobite de dizolvant metalic (plumb,cositor), cu scopul de a reduce artificial temperature de topire a fuzibilului.
Notatia sigurantelor fuzibile se face dupa tipul circuitului si locul de montare :
SFI – circuitul de motoare si transformatoare – interior;
SFE – circuiul de montare si tranformare – exterior;
SFIT – circuitul transformatoarelor de tensiune – interior;
SFET – circuitul tranformatoarelor de tensiune – exterior;
c. Partea de constructie
La o statie electrica coboratoare se disting urmatoarele elemente :
Spatii tehnologice ;
Spatii pentru repararea si depozitarea aparatelor si materialelor;
Spatii cu caracter administrativ si grup social.
Spatiile tehnologice adapostesc echipamentele electromagnetice si in ele se desfasoara conducerea si executia operativa a primirii si redistribuirii energiei electrice. Aceste spatii sunt inferioare cladirii statiei sau exterioare ei. In spatiile tehnologice se gasesc : camera de comanda, instalatiile de distributie interioare si exterioare de inalta tensiune, serviciile interne de curent continuu si curent alternativ, tunelurile si canalele de cabluri, boxele de transformatoare.
• Camera de comanda este dispusa la etajul cladirii, izolata fonic si termic si iluminata artificial prin panouri luminoase pentru uniformizarea iluminarii si evitarea orbirii si umbrelor.
In figura 3 este aratata dispunerea
echipamentului. Pe tabloul central 2 se gasesc panourile de comanda (figura 4)
pe care sunt marcate prin scheme monofilare circuitele primare cu semnalizarea
pozitiei inchis sau deschis a separatoarelor si intreruptoarelor, precum si
aparatele indicatoare cu care sunt prevazute acestea; tabloul central contine
toate circuitele pe treptele de tensiune existente in statie si dispuse in
ordinea exemplificarii in figura 3. Pe panoul 3 al tabloului central sunt
dispuse toate semnalizarile
optice si acustice prin care personalul de exploatare este avertizat la
aparitia unei avarii (lumina intermitenta si suna hupa), sau la depasirea
anumitor parametrii controlati (semnalizare de prevenire) (lumina continua si
suna soneria) .
In spatele tabloului central se gasesc stelajele metalice 5 pe care sunt dispuse aparatele inregistratoare (conotoare de energie active si reactiva, inregistratoare pentru variatii de tensiune, de frecventa etc.)
In dulapurile 4 sunt dispuse, corespunzator circuitelor si treptelor de tensiune de statie, aparatele pentru protectie prin relee si automatizari .
In partea central a camerei de comanda se gaseste pupitrul – birou 1 pe care sunt dispuse elementele de comanda ale aparatelor de comutatie primara, statiile de radio si telefonie pentru legatura cu organele de conducere si coordonare operativa de exploatare din sistem (dispeceratele teritoriale) .Tot aici sunt tinute in ordine si la zi toate documentele statiei (evidente de exploatare, de instructaj, de revizii, reparatii etc.)
• Instalatii de distributie servesc la primirea si distribuirea energiei electrice si cuprind, in general : aparatele de comutatie primara si secundara, barele si conductoarele de legatura difererite dispositive si elemente auxiliare, legate conform unor scheme de conexiuni, precum si constructii aferente. Ele se construiesc pe trepte de tensiuni : 6 … 20 kV (de regula interioare) si 110 , 220 kV (exterioare) .
Instalatiile de distributie sunt constituite din celule. Celula reprezinta spatial in care este dispus echipamentul electric al unui singur circuit dintr-o singura treapta de tensiune (spre deosebire de instalatiile de joasa tensiune unde intr-un tabel se pot dispune mai multe circuite). Celulele de tip interior pot fii: in spatii cu peretii despartitori din beton sau sub forma de cabine metalice . Dispunerea lor in incaperea treptei de tensiune respective se face ca in figura 5. In celulele de tip exterior, aparatele se aseaza pe cadre de beton, iar barele colectoare sunt sub forma de conductoare funie suspendate prin intermediul izolatoarelor de cadrele de beton deasupra aparatelor (figura 6) .
• Serviciile interne de curent alternativ si de curent continuu. In statii este necesar un consum propriu pentru alimentarea receptoarelor statiei (iluminat, ventilatie, instalatia de producere a aerului comprimat, statia de redresare etc.) .In acest scop, de pe barele de medie tensiune, prin intermediul transformatoarelor de servicii interne care coboara tensiunea la 380 / 220 V, se alimenteaza tablourile de servicii interne de curent alternativ din care se distribuie la receptoarele electrice sus mentionate. De regula, acestea se gasesc intr-o incapere separata denumita Servicii interne de curent alternativ (pe scurt, S I c.a.) .In scopul alimentarii iluminatului de siguranta si a circuitelor secundare de comanda,protectie, automatizare, semnalizare se utilizeaza curentul continuu la tensiuni de 24, 48, 120, 220 V. Sursa de curent continuu o constituie grupul redresor si acumulatoarele cu placi de plumb de tip stationar. Bateriile de acumulatoare se gasesc intr-o incapere special amenajata, la parterul statiei, incaperea considerata ca prezentand pericol de explozie, iar instalatiile electrice sunt executate ca atare. Alimentarea receptoarelor de curent continuu, pe functiuni (comanda, semnalizare etc.) in camera de comanda sau la sirurile de cleme din celule. Transformatoarele de SI, avand puteri mici (700 kVA), sunt dispuse in spatii separate, numite boxe de transformator. Transformatoarele de putere din statie sunt dispuse, de regula, in exterior, in aer liber.
1.1 Puncte de alimentare si posturi de transformare
Punctul de alimentare (PA) este un nod in cadrul retelei consumatorului, situat cat mai aproape de central sarcinilor, lucrand in aceeasi treapta de tensiune (prin el se face doar o distributie spre receptoarele de medie tensiune) . Rezulta ca punctual are o schema de conexiuni simpla, cu un singur sistem de bare, sectionat printr-un intrerupator sau separator (poate fii privita ca partea de medie tensiune a unui PT).
Postul de transformare (PT) este unitatea electrica prin care energia electrica primita in treapta de medie tensiune (6 … 20 kV) este distribuita in joasa tensiune 320 / 220 V, receptoarelor electrice ale consumatorului. Din punct de vedere constructiv el poate fi : de tip aerian (PA) si de tip in cabina de zid suprateran sau subteran (PCZ).
Tipul PA este utilizat in retelele rurale si la consumatorii
industriali cu puteri reduse (
kVA) de categoria 3. El este montat pe unul
sau doi stalpi de beton (mai vechi, de lemn).
Tipul PCZ este determinat de configuratia retelelor de medie si joasa tensiune, de numarul si puterea transformatoarelor, ce depind de categoria consumatorului.
Elementele de exploatare si protectie a muncii la statiile coboratoare de tensiune
Activitatea de exploatare este desfasurata pe trei directii :
Conducerea si supravegherea aperativa a instalatiilor ;
Activitatea de profilaxie in instalatii ;
Reparatii in instalatii .
O exploatare corecta si eficienta se obtine numai printr-o cunjugare si corelare stransa a activitatii in cele trei directii, pentru realizarea scopului final de alimentare continua a consumatorilor la parametrii nominali si conditii de eficienta economica maxima si de securitate a muncii.
• Conducerea si supravegherea operative a instalatiilor. Acestea sunt asigurate de personal organizat in ture de 6 – 8 h calificat, instuit si antrenat special pentru aceasta activitate si pentru locul de munca precise din instalatia respectiva. O importanta deosebita trebuie acordata manevrei, principala activitate operativa a personalului de tura, deoarece o mica greseala in executarea ei poate duce la mari perturbatii atat in reteaua consumatorului cat si in cea a furnizorului.
Prin manevra in instalatiile electrice se intelege asamblul unor operatii desfasurate intr-o anumita succesiune, prin care se schimba starea operativa a echipamentelor, a elementelor sau schema tehnologica in care functioneaza acestea. Dupa scopul urmarit, manevrele sunt :
Curente (de exemplu : trecerea unui transformator din rezerva in functiune, sau invers) ;
De lichidarea a incidentelor si a avariilor cauzate de accident (in scopul scoaterii victimei de sub actiunea curentului electric).
Manevrele se executa pe baza unei foi de manevra ce reprezinta documentul scris prin care se stabilesc urmatoarele : scopul manevrei, starea operativa initiala a schemei, succesiunea operatiilor, modul in care se executa acestea, persoanele care executa si supravegheaza corectitudinea efectuarii manevrei, data si ora inceperii si terminarii manevrei, organul ierarhic superior din conducerea operativa a sistemului care a cerut sau caruia i s-a comunicat foaia de manevra.
Pentru efectuarea corecta a manevrei, aceasta se executa de catre doua persoane :
Responsabilul de manevra care este, de regula persoana care a intocmit foaia de manevra si care supravegheaza executarea manevrei ;
Executantul manevrei care executa operatiile din foaia de manevra.
La executarea manevrei se iau masuri de protectie a muncii si se folosesc mijloace prevazute in regulamentul de exploatare (manusi, ochelari, indicator de prezenta a tensiunii, tija izolanta, pod izolant etc.). La efectuarea manevrelor trebuie sa se respecte o serie de reguli tehnice pentru asigurarea securitatii instalatiilor si a personalului. Astfel :
Intreruperea si stabilirea curentilor de sarcina in circuitele de inalta tensiune se fac numai cu ajutorul intreruptoarelor ;
Scoaterea de sub tensiune se face prin deschiderea mai intai a intreruptorului apoi a separatorului. La inchiderea circuitului se procedeaza invers;
Dupa actionarea oricarui aparat de comunicatie trebuie verificata pozitia acestuia, pentru a capata convingerea ca actionarea este reusita ;
Atunci cand trebuie sa fie executate legaturi la pamant, de protectie, se verifica obligatoriu pozitia deschisa a tuturor separatoarelor, apoi lipsa de tensiune si numai dupa acea se trece la realizarea acestor legaturi ;
Trecerea echipamentelor de pe un sistem de bare colectoare pe altul se face prin intermediul cuplei transversale si conform instructiunilor tehnice interne;
Toate manevrele efectuate pe un ciurcuit se verifica prin controlul aparatelor indicatoare,parametrii de functionare atat ai circuitului pe care se efectueaza manevra, cat si ai circuitelor ce sunt afectate de aceasta manevra, pentru evitarea valorilor periculoase ce pot aparea pe acestea.
Activitatea de profilaxie consta in observatiile, analiza si masurile ce se iau pentru prevenirea deranjamentelor, incidentelor si avariilor.
Incidentul este evenimentul care conduce la modificarea starii anterioare de exploatare, cu consecinte nedorite asupra duratei de functionare sau a parametrilor functionali (de exemplu : punerea la pamant a unei retele cu neutral izolat). In retelele de joasa tensiune el este deranjament.
Avaria este evenimentul care are drept consecinta deteriorari de echipamente importante sau intreruperi in alimentarea cu energie electrica a consumatorului (de exeplu : ruperea unui conductor din LET sau defectarea unui transformator de putere mare).
Pentru a fii eficienta, activitatea de profilaxie trebuie sa fie o activitate complexa si de calitate, axata pe urmatoarele directii :
Supravegherea instalatiilor si culegerea corecta si la timp a datelor ;
Revizii periodice a instalatiilor si inalturarea deficientelor constatate ;
Masuri si probe profilactice in conformitate cu normativele si instructiunile tehnice aflate in documentatia statiei ;
Analiza avariilor si a incidentelor survenite cu scopul de a servi la actiunile ce se intreprind pentru prevenirea acestora pentru cresterea gradului de siguranta in functionare ;
Controlul instalatiilor efectuate atat ziua cat si noaptea vazand starea echipamentului, curatenia, pregatirea personalului, tinerea evidentelor etc.
|