Intrastat si vamuirea marfurilor de export-import în Uniunea Europeana
7.1 Intrastat
7.1.1. Regimul intracomunitar al TVA
De la 1 ianuarie 1993, schimburile intracomunitare au facut obiectul unei reforme fiscale importante în ceea ce priveste TVA-ul. Aceasta schimbare da nastere unor noi obligatii, mai ales declarative si statistice.
În consecinta, întreprinderile administreaza 3 121r1715b regimuri de TVA distincte:
Principiile TVA intracomunitar
A. Operatiunile implicate
Reforma se refera la schimburile de bunuri si la prestarile de servicii conexe livrarilor de bunuri intracomunitare (prestari ale intermediarilor, ale comisionarilor) si la prestarile serviciilor de transport intracomunitar al bunurilor.
B. Factor generator si modalitati de percepere a TVA
Spatiul european este asemanator unui spatiu national. Din acest motiv, notiunile de import si export sunt suprimate, la fel si controlul si formalitatile vamale (sosirea la frontiera si utilizarea DAU). Se vor folosi de acum înainte termeni ca livrare si achizitie.
Factorul generator de TVA corespunde cu ceea ce se numea import: este «achizitia intracomunitara». Aceasta se împarte în doua operatiuni juridice distincte: livrarea de catre vânzator si achizitia de catre cumparator. Livrarea este considerata ca realizata în momentul sosirii marfurilor sau mijlocului de transport la destinatie. Se efectueaza cu taxa 0 (ca si pentru exporturi) cu conditia ca cumparatorul sa fie platitor de TVA (numarul de identificare trebuie sa fie comunicat) si ca marfa sa nu se miste/sa nu circule în afara statului membru din care pleaca. SM1 (stat membru)-furnizor: livrare-SM2 (stat membru)-client identificat ca platitor de TVA (executa achizitia).
Achizitia se aseamana cu intrarea în proprietate a bunului de catre destinatar si deci cu dreptul de a dispune cum doreste de el. TVA este datorata de catre cumparator însusi în tara de destinatie la cota în vigoare în acea tara. Aceasta TVA este bineînteles de recuperat.
7.1.2 Intrastat: definitii, concept.
7.1.2.1 Definitii ale Intrastatului
Intrastat este numele dat sistemului de colectare a datelor statistice în comertul cu bunuri între statele membre ale Uniunii Europene. Acest sistem functioneaza din data de 1 ianuarie 1993 de la înfiintarea Pietei Unice si a înlocuit declaratiile obisnuite de comert ca fiind sursa comertului statistic în Uniunea Europeana. Cerintele si implicatiile Intrastatului sunt egale pentru toate statele membre U.E. Statisticile de comert sunt o parte esentiala din contul balantei de plati a Bancii Centrale Europene si sunt considerate ca fiind un factor important în performantele economice ale U.E. Datele statistice sunt folosite de departamentele guvernamentale pentru a putea stabili mai usor politicile comerciale si pentru a da elan initiativelor din noile zone comerciale.
Înainte de crearea Pietei Unice a U.E., toate datele din comertul cu bunuri intre tarile membre si cele nemembre erau colectate în sisteme administrative. Odata cu introducerea Pietei Unice, informatiile statistice din comertul cu alte state membre nu au mai fost adunate ca o parte componenta a sistemelor import/export si deci un înlocuitor, Intrastatul a fost introdus pentru a înlocui sistemele administrative.
Intrastatul a fost creat pentru a fi îndeaproape comparabil cu sistemele pe care le-a înlocuit dar în acelasi timp poate sa înlocuiasca anumite estimari, pentru pragurile de jos ale comertului si cele mai noi date. În acelasi timp exista si diferente privind timpul în care datele sunt înscrise si felul cum sunt înregistrate, în timp ce comertul ce are loc în afara U.E. este înregistrat ca a avut loc la data în care informatiile au fost înregistrate. Datele din Intrastat sunt înregistrate la data la care a avut loc încarcatul marfii.
Intrastat reprezinta formularul de raport obligatoriu pentru firmele care sunt supuse TVA-ului si care realizeaza comertul cu bunuri cu alte state membre U.E., daca profitul din schimbul cu bunuri a depasit suma de 1 milion de euro anul trecut;in acest raport. Atât volumul de profit la export cât si cel de la import sunt luate în calcul separat. Daca o firma supusa prezentarii raportului INTRASTAT nu a realizat nici un schimb de bunuri cu una din statele membre U.E. în perioada contabila, este prezentata în raport cu zero.
Rapoartele INTRASTAT trebuiesc prezentate
Pentru sistemul Itntrastat autoritatile vamale furnizeaza autoritatilor nationale (institutelor nationale de statistica) despre iesirile si sosirile bunurilor.
Autoritatile nationale au responsabilitatea de a aduna urmatoarele date:
- numarul de identificare alocat partii responsabile cu furnizarea informatiilor
- perioada de referinta
- iesirile si intrarile marfurilor în tara
- bunurile comercializate
- valoarea bunurilor
- cantitatea bunurilor
- statul membru U.E. partener
- natura tranzactiei
Statisticile comunitatii privind comertul extern si cel între statele membre U.E. acopera o categorie mare de bunuri - care parasesc sau intra în teritoriu statistic sau care circula în interiorul teritoriului statistic al statelor membre U.E. O parte din aceste bunuri sunt acoperite de statisticile la antrepozite.
Teritoriu statistic al Comunitatii cuprinde întreg teritoriul U.E. cu exceptia departamentelor franceze îndepartate de granitele sale, asta însemnând ca Greenland, insulele Canare, Ceuta si Melilla sunt excluse din teritoriul statistic, în timp ce insulele Madeira si Azore ce tin de Portugalia si Baleare ce tin de Spania sunt incluse în teritoriul statistic U.E. în care se aplica Intrastatul. Din octombrie 1990, statele membre U.E. au fost de acord cu introducerea fostei Republici Federale Germane si au inclus si spatiul fostei Republici Democrate Germane respectiv Berlinul de Est.
7.1.2.2. Conceptul de Intrastat si implicatiile sale
Statistica reprezinta un element indispensabil al sistemului informational si ocupa un loc deosebit în asigurarea cu informatie privind situatia si tendintele de dezvoltare economica, sociala, demografica a tarii. Transformarile economiei mondiale, generate de liberalizarea comertului mondial si de tehnologiile informationale moderne, conduc la o globalizare, unde notiunea de teritoriu statistic national lasa loc, treptat, spatiului statistic regional sau mondial.
Acest fenomen este mai accentuat în cadrul Uniunii Europene, unde fuziunile accelerate între grupuri de tari, înlaturarea controlului asupra schimburilor interne (bunuri, capitaluri, servicii si persoane), crearea unei monede unice fac esentiala armonizarea conceptelor si standardelor statistice, în scopul obtinerii unui limbaj statistic unic. De asemenea, toate acestea conduc la dezvoltarea mai degraba a unor statistici care surprind tranzactiile între grupe economice si sociale în cadrul Uniunii Europene, decât a statisticilor limitate geografic la nivel national.
Statistica exercita un impact extraordinar asupra întregii vieti economice si sociale conferind celor ce o folosesc posibilitatea de a sti ce s-a întâmplat si de a contura, prin demersuri si evaluari cuantificabile, tendintele generale ale dezvoltarii umane. Statistica este, astfel, plasata în rândul prioritatilor majore ale Uniunii Europene. UE ca organizatie suprastatala, prin organul sau de statistica -INTRASTAT, s-a angajat, înca de la înfiintare, într-un amplu si complex proces de armonizare a tuturor instrumentelor statistice, de asa maniera, încât acestea sa devina elemente de baza ale fundamentarii politicilor comune europene.
Armonizarea statisticii este, asadar, o conditie indispensabila potrivit careia sistemele de indicatori, metodologiile si tehnicile aplicate pe plan national sunt convertite si adaptate la normele si standardele internationale. Aceasta vizeaza crearea cadrului logistic pe o baza unitara si coerenta a strategiilor, programelor, planurilor si proiectelor de dezvoltare. Organizarea statisticii oficiale se întemeiaza pe principiile: autonomiei, confidentialitatii, transparentei, relevantei, proportionalitatii, deontologiei statistice si raportului cost/eficienta.
Potrivit principiului autonomiei, organul de statistica oficial este autorizat sa stabileasca, în mod impartial si independent, fara ingerinte de pe pozitii de interes sistemele de indicatori, nomenclatoarele, clasificarile, metodologiile, tehnicile de înregistrare si prelucrare, sa publice si sa difuzeze datele si informatiile statistice.
Potrivit principiului confidentialitatii, serviciile de statistica oficiala si personalul statistic au obligatia sa adopte si sa asigure pe parcursul întregii perioade a cercetarii statistice - de la înregistrare pâna la publicare - masuri de protectie a datelor care se refera la subiecti statistici individuali (persoane fizice sau juridice), date obtinute direct prin cercetari statistice sau indirect din surse administrative sau alte surse.
Potrivit principiului transparentei, serviciile de statistica oficiala sunt obligate sa respecte si sa asigure dreptul furnizorilor de date statistice, utilizatorilor si altor categorii de persoane fizice sau juridice, de a avea acces în temeiul legal si scopul organizarii cercetarilor statistice, la metodologiile, tehnicile si metodele folosite la elaborarea informatiilor statistice, la masurile adoptate de protectie a datelor si la modul si termenele de difuzare a datelor si informatiilor statistice.
Potrivit principiului relevantei, serviciile de statistica oficiala sunt obligate sa asigure producerea de date si informatii statistice conform domeniilor, termenelor si gradului de detaliere a datelor statistice stabilite în functie de evolutia continua a fenomenelor demografice, economice, sociale si de mediu.
Potrivit principiului proportionalitatii, serviciile de statistica oficiala au obligatia sa asigure corelarea între cantitatea de informatii individuale ce se solicita si cantitatea de informatii prelucrate ce se ofera utilizatorilor.
Potrivit principiului deontologiei statistice, serviciile de statistica oficiala sunt obligate sa instituie si sa aplice criterii stiintifice la selectarea surselor, metodelor si procedurilor pentru realizarea cercetarilor statistice si sa faca cunoscute, într-o forma larg accesibila, sursele de date, sfera de cuprindere, metodologiile de catettl si gradul de exactitate al rezultatelor.
Potrivit principiului raportului cost / eficienta, serviciile de statistica oficiala sunt obligate sa limiteze volumul datelor statistice culese de la subiectii statistici, la nivelul care se justifica prin obiectivul cercetarilor statistice si în conditiile utilizarii optime a resurselor disponibile.
Statistica oficiala constituie un element indispensabil al sistemului informational al unei societati democratice, prestând administratiei publice, sectorului economic si populatiei date cu privire ta situatia economica, demografica si sociala, precum si situatia mediului înconjurator, în acest scop, organismele responsabile de statistica oficiala trebuie sa asigure disponibilitatea informatiei tuturor cetatenilor, în scopul asigurarii efective a dreptului acestora la informarea publica.
Pentru a mentine spiritul de încredere în statistica oficiala, organismele responsabile de statistica, în corespundere cu principiile stiintifice si etica profesionala, trebuie sa ia decizii cu privire la metodele de colectare, prelucrare, pastrare si prezentare a datelor statistice, sa furnizeze informatia în concordanta cu standardele statistice si au dreptul sa comenteze interpretarile eronate si folosirea abuziva a datelor statistice. Datele utilizate în scopuri statistice pot fi colectate din orice sursa: anchete statistice sau dari de seama administrative, alegerea sursei facându-se tinând cont de datele pe care ea poate sa le furnizeze în functie de actualitate si de costurile suportate de catre respondenti.
Pentru asigurarea coerentei si eficientei în sistemul statistic, trebuie efectuata coordonarea activitatii statistice între tari. Cooperarea bilaterala si multilaterala în domeniul statisticii contribuie la ameliorarea sistemului statistic în toate tarile.
Noua dimensiune extinsa a integrarii statistice
se refera si
- asigurarea unei independente stricte a statisticii oficiate fata de autoritati: statistica oficiala nu-si poate juca rolul în democratie si în economia de piata, decât daca este fiabila, neutra si obiectiva si perceputa ca atare de catre societate;
- protectia informatiilor individuale: informatiile individuale culese de catre organismele oficiale de statistica trebuie protejate, cu riscul punerii în discutie a calitatii si disponibilitatii acestora;
- fixarea prioritatilor în cadrul activitatilor statistice, în functie de resursele disponibile, de problemele majore cu care se confrunta societatea si de cerintele guvernului;
- facilitarea obligativitatii de raspuns a celor anchetati, utilizând la maximum tehnicile de ancheta prin sondaj si fisierele administrative;
- ameliorarea calitatii echipamentului informatic;
- dezvoltarea contactelor strânse cu principalele categorii de utilizatori si instruirea acestora în privinta utilizarii datelor statistice;
- asigurarea bunei coordonari între diversi producatori de statistici oficiale si, în particular, asigurarea unei activitati centralizate sau puternic coordonate în domeniile standardelor si clasificarilor, metodologiilor, pregatirii, programarii, activitatilor informatice, cercetarii.
În procesul difuzarii informatiei statistice se înscriu patru etape:
- monitorizarea prezentarii/utilizarii informatiei statistice si detectarea eventualelor interpretari eronate,
- aprecierea erorii, daca aceasta pare a fi produsa în mod deliberat sau frecvent, se abordeaza fara ezitare si întârziere pasul urmator;
- redactarea imediata a unui comentariu care sanctioneaza eroarea - demonstrând, în acest fel, marea grija a institutiei, în legatura cu utilizarea statisticilor; cu cât aceasta întârziere este mai mare, cu atât impactul actiunii corective asupra gresitei utilizari a statisticilor se diminueaza;
- luarea în discutie, de catre producatorii de statistici a incidentului sub aspectul necesitatii unei modificari în prezentarea datelor statistice si/sau în prezentarea metodologiilor si procedurilor aplicate.
În Cartea Alba asupra Pietei Unice din anul 1995 s-au stabilit elementele-cheie ale Acquis Comunitar, din care fac parte si reglementarile în domeniul statisticii, numite „Acquis statistique”, la normele care trebuiesc adaptate normele statistice nationale, în mod concret, în practica, sunt definite doua extreme în abordarea comparabilitatii internationale a statisticilor nationale:
- post-armonizarea, caz în care datele nationale disponibile sunt transmise organizatiilor internationale, dupa ce, pe baza unor tabele de conversie, au devenit compatibile pe plan international,
- pre-armonizarea, situatie în care mai multe tari produc statistici, folosind aceleasi reguli conceptuale si metode comune, de parca ar fi vorba de statisticile regionale ale unei tari.
Programul statistic comunitar se aplica conform dispozitiilor si principiilor statisticii comunitare. La sfârsitul perioadei, Comisia, dupa consultarea cu Comitetul Programului Statistic, va prezenta un raport de evaluare asupra aplicarii programului statistic, tinând cont de parerea expertilor independenti. Acest raport trebuie finisat la sfârsitul anului 2003 si prezentat Parlamentului European si Consiliului European.
Obiectivele INTRASTAT sunt:
- satisfacerea exigentelor politicilor comunitare si adaptarea informatiei statistice conform necesitatilor consumatorilor;
- definirea clara a prioritatilor pentru a indica care lucrari vor fi sau nu posibile tinând cont de resursele care vor îi disponibile;
- în cadrul prioritatilor fixate, organizarea, într-un mod cât mai eficace, a activitatilor necesare pentru atingerea scopurilor productiei, proiectelor importante, cu privire la infrastructura sau sectoare, va fi pusa la punct prin tehnicile de gestiune a proiectelor;
- asigurarea comunicarii regulate între serviciile Comisiei, ca utilizatori politici al statisticilor comunitare, si furnizorilor în cadrul sistemului statistic comunitar, de care depinde punerea la dispozitie a datelor;
cercetarea continua a mijloacelor de ameliorare a calitatii (în privinta actualizarii) statisticilor comunitare si uniformizarea normelor si a pertinentei;
- supraveghea procesului de furnizare a datelor pentru obtinerea celui mai bun raport cost / eficacitate posibil
- de a reduce la maxim sarcina care apasa persoanele interogate;
- de a proceda astfel încât statisticile comunitare sa fie comparabile cu cele din alte zone ale lumii, tinând cont de normele aprobate de organizatiile internationale competente.
EUROSTAT este Oficiul Statistic al Comunitatilor Europene cu sediul ia Luxemburg, care împreuna cu Comitetul director de informatie statistica, este însarcinat de aplicarea programului statistic comunitar, si anume:
- de a elabora un ansamblu de norme si metode care permite producerea statisticilor impartiale, fiabile, pertinente si a unui bun raport cost-eficacitate,
- conform principiilor de difuzare a statisticii comunitare, de a le face accesibile, organelor comunitare, guvernelor statelor-membre, operatorilor sociali si economici, mediilor academice si publicului, în generat, în vederea formularii, aplicarii, urmarii si evaluarii politicilor comunitare.
EUROSTAT activeaza conform principiilor independentei stiintifice, fiabilitatii, obiectivitatii, pertinentei, raporturilor cost-eficacitate, confidentialitatii statistice si transparentei. EUROSTAT aduna datele colectate de catre institutiile statistice nationale ale celor 15 tari-membre si în unele domenii (activitati) din Elvetia, Statele Unite ale Americii si Japonia. El supravegheaza comparata Uitate a datelor (informatiei) folosind o metodologie armonizata între institutii. EUROSTAT stabileste programele statistice multianuale în colaborare cu directiile generale ale Comisiei Europene si institutiile nationale de statistica ale târilor membre.
Programul statistic este axat, în special, asupra sectoarelor relevante ale politicilor comunitare. Acestea, fiind puternic dezvoltate, acopera aproape toate domeniile statisticii. Statisticile comunitare sunt împartite în 9 teme:
- statistica generala, inclusiv statistica regionala;
- economie si finante;
- populatie si conditii sociale,
- industrie, comert si servicii;
- agricultura si pescuit;
- comert exterior;
- transport;
- mediul înconjurator si energie;
- cercetare-dezvoltare.
În momentul aderarii României
Pentru operatiunile de export-import cu parteneri din afara UE, prelucrarea informatiilor referitoare la statistica de comert exterior se face de catre oficiile sau institutele nationale de statistica ale fiecarei târi din UE, pe baza datelor extrase din declaratiile vamale. La nivelul UE aceste date (împreuna cu cele referitoare la schimburile intracomunitare) se centralizeaza de EUROSTAT (Oficiul de Statistica al Comunitatilor Europene).
Întrucât în interiorul UE nu se efectueaza vamuirea marfurilor, colectarea informatiilor statistice referitoare la comertul cu bunuri între statele membre se face pe baza declaratiilor statistice obligatorii ale agentilor economici din tarile UE, în cadrul sistemului INTRASTAT. Pregatirea si implementarea sistemului INTRASTAT în România se bazeaza atât pe legislatia europeana (Regulamentul Consiliului nr.638/2004 privind statisticile cu bunuri de comert exterior între statele membre ale UE si Regulamentul Comisiei nr.1982/2004, de implementare a Regulamentului nr.638/2004), cât si pe legislatia nationala (HG 669/2004 privind pregatirea si implementarea sistemului statistic INTRASTAT în România).
În vederea întocmirii declaratiilor statistice, oficiile/institutele nationale de statistica din fiecare tara membra a UE elaboreaza si pun la dispozitie agentilor economici gratuit, în sistem informatic, sau pe suport de hârtie, formularele care trebuie completate.
În UE este considerat declarant orice persoana fizica sau juridica, platitoare de impozite, care încheie un contract comercial cu un partener strain, având ca obiect livrarea sau achizitia intracomunitara de marfuri si care deruleaza efectiv acest contract.
Declaratia statistica se depune atât pentru livrari cât si pentru achizitii intracomunitare, inclusiv pentru cele în contrapartida, indiferent de tocul în care îsi au sediul vânzatorul si cumparatorul.
Declaratiile statistice nu se întocmesc pentru:
- bunurile introduse sau scoase din tara de persoanele fizice ca si de misiunile diplomatice sau oficiile consulare acreditate si de membrii acestora;
- operatiunile de livrare sau achizitie intracomunitare sub o anumita valoare;
- mijloacele de plata legale, aurul monetar, titlurile de valoare, actiunile si obligatiunile transferate;
- ajutoarele de urgenta în caz de dezastre si calamitati naturale,
- admiterea temporara, în cazul marfurilor care sunt reexportate dupa cel mult 24 de luni, ca si al celor aduse la târguri, expozitii si alte manifestari cu caracter similar;
- mostre si materiale publicitare.
Declaratiile trebuie completate si transmise pâna în cel mult 15 zile de la sfârsitul lunii calendaristice în care s-a efectuat livrarea sau achizitia intracomunitara. Daca facturarea marfii se face ulterior expedierii, luna de declarare va fi considerata cea urmatoare lunii în care marfa s-a livrat.
De exemplu, pentru o marfa care se livreaza în Franta în luna mai, dar este facturata cu luna iunie, luna de declarare va fi iunie.
Pentru o marfa achizitionata din Italia în luna august, dar facturata cu luna septembrie, declararea se va face pentru luna septembrie.
Declaratia statistica INTRASTAT se va transmite
- fluxul comercial (introducere, expediere);
- perioada de referinta (luna calendaristica);
- date de identificare pentru firma care efectueaza operatiuni de comert intracomunitar cu bunuri sau, daca este cazul si pentru declarantul tert;
- statul membru partener, în functie de fluxul comercial;
- codul bunului (la nivel de 8 cifre conform Nomenclatorului Combinat, care sta la baza tarifului vamal de import);
- codul pentru natura tranzactiei;
- modul de transport;
- conditii de livrare, conform INCOTERMS;
- cantitatea în kg si în unitate de masura suplimentara;
- valoarea facturata/fiscala;
- valoare statistica.
Conditii ce trebuie îndeplinite pentru completarea declaratiilor statistice
Formularul de declaratie statistica se completeaza în limba oficiala a târii în care sunt înregistrati agentii economici (pentru cei din România - în limba româna), prin utilizarea unui procedeu de dactilografiere, mecanografic sau similar, cu culoare neagra sau albastra, sau în procedura informatica.
În cazul completarii manuale, datele trebuie înscrise în mod lizibil, cu spatii libere între ele.
Dupa completare, formularele sunt trimise în sistem informatic, sau, în cazul celor completate manual, în original, la oficiul/institutul central de statistica (nu se admit trimiteri prin fax). De asemenea, paginile formularelor completate manual nu trebuie lipite sau capsate.
Daca valoarea sau cantitatea nu sunt cunoscute ia data completarii formularelor, ele sunt apreciate cât mai corect posibil, iar ulterior, dupa obtinerea datelor finale, se trimit în scris sau prin procedura informatica la oficiile/institutele centrale de statistica rectificarile necesare {pentru diferente cantitative de peste 1 0%, sau diferente valorice mai mari de 5000 euro).
Declaratiile privesc totalul livrarilor si achizitiilor intracomunitare efectuate lunar în relatiile cu partenerii din tarile membre ale Uniunii Europene.
În cazul unor greseli de declarare, se trimit în scris sau prin procedura informatica la oficiile/institutele centrale de statistica formularele corectate însotite de copii ale celor care contin greseli.
Daca spatiile din cadrul formularelor sunt insuficiente, se anexeaza file cu completari.
Agentii economici care trimit formularele prin internet trebuie sa fie autorizati în prealabil, primind un cod, conform metodologiei stabilite de oficiile/institutele centrale de statistica. Transmiterea prin internet se poate face în una din urmatoarele 3 forme:
- Completarea si transmiterea datelor printr-un formular pus la dispozitie on-line. Aceasta forma este valabila pentru acele firme care au doar putine miscari de marfa, lunar.
- Transmiterea datelor printr-un program informatic, în cazul firmelor care nu misca mai mult de 10 tipuri de marfa, lunar.
- Transmiterea datelor printr-un program de dialog cu organul statistic.
Formularele declaratiilor statistice pentru livrarile si achizitiile intracomunitare sunt identice în toate tarile din UE, continând aceleasi rubrici care se regasesc si în declaratiile vamale de export - import. Trebuie mentionat ca agentii economici au latitudinea sa trimita datele statistice respective în sistem informatic si pe exemplarul 2/7 al declaratiei vamale.
7.1.2.3. Baza legislativa a Intrastatului
LEGISLAŢIA UE cunoscuta sub numele de ‘Acquis Communautaire’ cuprinde legislatia primara si legislatia secundara.
• Legislatia primara consta din Conventii {ex. Amsterdam, Nisa) si alte acorduri cu statut similar.
• Legislatia secundara consta din regulamente, directive, decizii si recomandari.
Legislatia comunitara aplicabila sistemului Intrastat are urmatoarea structura:
• Regulamentul de baza - stabileste regulile generale ce guverneaza statistica comertului de bunuri si este adoptat de catre Consiliul si Parlamentul European.
• Regulamentul de implementare - stabileste regulile specifice pentru aplicarea Regulamentul de baza; este adoptat de Comisia Europeana.
• Regulamentele privitoare la infrastructura statistica - diferite nomenclatoare de bunuri, de târi, registre, etc.
• Regulamentele statistice generale - ex. principiile generale ale statisticilor comunitare, confidentialitatea, etc.
Prevederile legale exclusiv pentru Intrastat sunt cuprinse în 2 regulamente:
• Regulamentul de baza (EC) 633/2004 si
• Regulamentul Comisiei (EC) 1982/2004
Cele doua texte legale sunt corelate si între ele exista o dependenta ierarhica.
Alte prevederi legale aplicabile pentru atât Intrastat dar
si altor statistici
economice, inclusiv statisticilor Extrastat sunt: \
* Regulamentele de infrastructura statistica:
- Nomenclatorul Combinat-Regulament amendat anual prin.-.
- Clasificarea activitate firmelor dupa activitate
- Nomenclatura tarilor si teritoriilor (Geonemenclator)
* Regulamentele statistice generale
Regulamentul Consiliului (CE) Nr. 322/97 din 17 februarie 1997 asupra statisticii Comunitatii (legea statisticii comunitare)
Statistica comertului este influentata si de alte acte legale comunitare, în particular, de legislatia fiscala si legislatia vamala, care sunt legate de statistica comertului intra-comunitar.
În vederea evaluarii impactului acestor domenii conexe se recomanda ca autoritatile nationale care au responsabilitatea realizarii statisticilor Intrastat sa aiba o privire de ansamblu asupra prevederilor enuntate de cea de-a 6-a Directiva a Consiliului pe probleme TVA (77/388/EEC) si de Codul Vamal Comunitar (EEC) No 2913/92.
Regulamentul C.E. 1917/2000(7 septembrie 2000) privind statistica de comert exterior
În scopul elaborarii statisticii de comert exterior, este necesar sa fie definite procedurile de aplicare pentru culegerea datelor, precum si pentru prelucrarea, transmiterea si difuzarea rezultatelor, în vederea obtinerii unor statistici armonizate. De altfel este esential sa fie clarificat subiectul statisticii de comert exterior, în special pentru a evita dubla înregistrare sau excluderea anumitor tranzactii si sa fie definite intervalele la care aceasta statistica trebuie întocmita. Astfel pentru aceasta declaratie trebuie completata definitia datelor care urmeaza sa fie furnizate, împreuna cu procedurile conform carora aceste date sunt mentionate în suportul informatiilor statistice.
Este esential sa fie definita circulatia specifica a bunurilor pentru care sunt necesare dispozitii speciale; trebuie introduse masuri de armonizare în cadrul Comunitatii si în acelasi rând este necesar sa fie fixat programul de transmitere a rezultatelor catre Comisie si procedurile de corectare în vederea asigurarii unei difuzari regulate si uniforme.
Având în vedere legaturile care exista între statistica de comert exterior si procedurile vamale, trebuie sa se tina cont de masurile adoptate prin Regulamentul Consiliului (CEE) nr. 2913/92 din 12 octombrie 1992 care stabileste Codul Vamal comunitar, modificat prin Actul de aderare a Austriei, Finlandei si Suediei si prin Regulamentul Comisiei (CEE) nr. 2454/93 din 2 iulie 1993 de aplicare a Regulamentului Consiliului (CEE) nr. 2913/92 care stabileste Codul Vamal comunitar, modificat ultima data prin Regulamentul (CE) nr. 1602/2000.
Masurile prevazute în prezentul regulament sunt conforme cu avizul Comitetului privind statistica de comert exterior.
7.2. Vamuirea marfurilor de export-import în Uniunea Europeana
7.2.1. Baza legislativa:
Regulamentul (CEE) nr. 2913/92 al Consiliului din 12 octombrie 1992 de instituire a Codului Vamal Comunitar
Regulamentul (CEE) nr 2454/1993 a Comisiei din 2 iulie 1993 privind dispozitiile de aplicare a reglementarii (CEE) nr. 2913/1992 a Consiliului de stabilire a Codului Comunitar modificat prin 28 de noi regulamente în perioada 1993-2006.
7.2.2. Operatiunile vamale
Marfa care constituie obiectul unui schimb cu o tara terta se constituie intr-o declaratie vamala (art. 84 Codul vamilor). Declarantul este singurul responsabil de acest demers, agentii vamali nu au decât rolul de consilieri. Ansamblul operatiunilor vamale se împart în trei aspecte principale:
- declaratia vamala detaliata
- prezentarea marfii în vama
- evaluarea si platirea datoriei vamale.
În anumite cazuri se vor face controale specifice pe un numar limitat de marfuri pentru a se realiza o supraveghere corecta a comertului exterior.
7.2.2.1. Declaratia vamala
Caracterul obligatoriu al declaratiei
Marfurile cu destinatie spre UE sau venind din afara uniunii vor avea declaratia vamala detaliata si au un statut juridic precis numit regim vamal.
Declaratia nu este totusi ceruta în urmatoarele cazuri:
marfuri fara caracter comercial, transportate de turisti/calatori;
bunuri personale, exportate sau importate de persoane particulare;
pachete/colete/expedieri postale care au o anumita valoare.
Declaratia numita «detaliata» poate fi înlocuita de o declaratie sumara, în cadrul noilor proceduri de accelerare si simplificare a operatiunilor.
7.2.2.2. Declarantul
Poate declara marfa:
orice persoana fizica sau juridica stabilita în UE, expeditor sau destinatar real al marfii;
reprezentantul lor legal;
comisionarii/intermediari agreati care actioneaza în nume propriu sau ca mandatari.
titularii unei autorizatii de liber de vama (ex: societatile bancare pentru produsele financiare prin intermediul unui credit comercial).
În toate cazurile, declarantul este responsabil de exactitatea declaratiilor furnizate si mai ales de toate elementele de drept ce vor servi la stabilirea taxelor: originea marfurilor, valoarea în vama, pozitie/subpozitie tarifara.
7.2.2.3. Procedura D48
În cazul în care importatorul nu poate, dintr-un motiv anume, sa prezinte la momentul vamuirii fie un document, fie o informatie care trebuie inclusa în declaratie (ex: lipsa certificatului de origine), este totusi posibila întocmirea declaratiei si dispunerea de marfa, utilizând procedura D48. Declarantul completeaza formularul si se angajeaza ca într-o luna sa prezinte documentul lipsa. Ca atare, se vor percepe taxe si penalitati.
7.2.2.4. Principalele elemente ale declaratiei
Declaratia vamala cuprinde 3 elemente fundamentale:
pozitia tarifara,
originea marfii,
valoarea marfii în vama
A. Pozitia tarifara
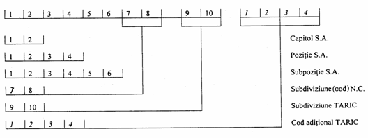
Pozitia tarifara este o denumire atribuita fiecarui produs în parte în functie de caracteristicile definitorii prin intermediul tarifului vamal comun, sub forma de nomenclatura (12 cifre si o litera). Aceasta poate apoi fi completata de un cod comunitar aditional (CACO) în cazul în care reglementarea o cere.
Structura nomenclaturii
a. sistemul armonizat - reuneste 90% din comertul mondial. Întreprinderea începe prin determinarea pozitiei produsului în sistemul armonizat, printre 5019 pozitii.
b. nomenclatura combinata - este folosita pentru necesitatile comertului intracomunitar si permite elaborarea de statistici în cadrul UE.
c. tariful comunitar integrat - permite integrarea regulamentelor comunitare specifice importului.
d. coduri comunitare aditionale - sunt folosite pentru anumite produse în scopul integrarii reglementarii neincluse în tariful comunitar integrat.
e. nomenclatura generala a produselor - este utilizata pentru statisticile nationale.
f. nomenclatura vamuirii produselor - este folosita pentru indicarea reglementarilor si nivelului taxelor nationale.
Determinarea pozitiei tarifare este indispensabila pentru fixarea taxelor vamale ca si pentru controlul comertului exterior. Numarul pozitiei tarifare poate fi cautat în tariful vamal si va permite ulterior consultarea pe microfise a reglementarii aplicabile produsului.
|
Document |
Continut |
|
Tariful vamal |
Tariful contine 21 sectiuni. Exemplu: sectiunea 1: animale vii si produse de regn animal; sectiunea a 2-a: produse de origine vegetala; ...sectiunea a 20-a: bunuri si produse diverse. Aceste sectiuni se împart apoi în 97 de capitole pentru ansamblul produselor; fiecarei codificatii îi corespunde un anume nivel de taxa aplicabila |
|
Tariful integrat de utilizare a microfiselor |
Note explicative pe suport tiparit (pe hârtie) si texte de referinta permit determinarea numarului din cadrul nomenclaturii si consultarea microfiselor. Microfisele regrupeaza totalitatea dispozitiilor legislative si reglementarilor privind importul si exportul. |
În caz de dificultate în determinarea pozitiei tarifare a unei marfuri, operatorii pot cere un aviz de la biroul care se ocupa cu formularele ITL (cerere de informatii tarifare limitate). Aceasta cerere însotita de toate documentele si esantioanele necesare permite obtinerea unui aviz care angajeaza administratia vamilor pe o perioada de 6 ani. Declarantul va putea preciza în momentul vamuirii bunurilor ca beneficiaza de ITL.
Aceasta procedura difera de simplul aviz care poate fi cerut administratiei vamale fara ca aceasta sa fie implicata.
Tariful vamal integrat
Conceptia de baza a Tarifului Vamal integrat Comunitar (TARIC) Tratatul privind înfiintarea Comunitatii Statelor Europene indica în mod explicit la articolul 9 ca baza constituirii acestei organizatii o reprezinta Uniunea Vamala. Principala caracteristica a uniunii vamale europene este aplicarea unui tarif vamal comun în relatiile economice cu tarile situate în afara teritoriului vamal comunitar si lipsa taxelor vamale aplicate comertului dintre statele Uniunii Europene. Rezulta în mod limpede ca fara existenta uniunii vamale nu se poate realiza uniunea economica si monetara si, cu atât mai putin o piata unica interna.
Este lesne de înteles ca o functionare optima a uniunii vamale presupune în mod necesar ca legislatia vamala comunitara sa fie aplicata în mod uniform ca si toate dezvoltarile ulterioare legislative pe linia largirii si adâncirii armonizarii legislatiei statelor membre. Pe lânga acestea, administratiilor vamale europene le-au fost încredintate, pe lânga atributiile lor specifice, gestionarea problemelor legate de reglementari ale comertului international si ale politicii agricole comune europene. De asemenea, autoritatilor vamale le incumba si aplicarea prevederilor acordurilor comerciale preferentiale sau de liber schimb încheiate între Uniunea europeana si un numar important de state terte.
Rezulta, asadar, ca în fata administratiilor vamale europene stau sarcini complexe care deriva din aplicarea unui numar impresionant de reglementari europene si nationale a caror aplicare – în afara existentei TARIC – a fost în multe cazuri neuniforma, incompleta sau chiar omisa.
TARIC-ul reprezinta deci, un instrument de lucru zilnic pus la dispozitia lucratorilor vamali si a agentilor economici, instrument care cuprinde sub forma codificata numeric totalitatea reglementarilor comunitare si nationale aplicabile în procesul de vamuire a marfurilor. Mentinerea unor abordari (interpretari) nationale de catre fiecare stat membru UE a reglementarilor comunitare a dus inevitabil la aplicarea divergenta a masurilor de politica comerciala comuna si astfel s-au indus costuri diferite pentru fiecare stat. Solutia de rezolvare a unor astfel de probleme a constat în elaborarea acestui instrument (TARIC) care sa asigure interpretarea, integrarea si codificarea unitara a tuturor reglementarilor cu aplicabilitate în domeniul vamal facute de o diviziune specializata aflata în structura Comisiei Europene.
Tariful Vamal Integrat Comunitar (TARIC = acronim pentru
„Tarif Intégré de
Actualizarea TARIC-ului se realizeaza la nivelul Comisiei Europene unde toate serviciile specializate în avizarea proiectelor de acte normative au obligatia prezentarii acestor proiecte pentru examinarea si implementarea lor în cadrul TARIC-ului, cu consultarea asistentei juridice de specialitate.
Datele continute în TARIC trebuie sa fie corecte, complete si sa fie transmise statelor membre în timp util. În baza unui „Gentleman’s Agrement” toate statele membre pot aplica retroactiv un act normativ sincronizându-si modul de aplicare dupa ce au primit „codificarea aprobata” prin intermediul TARIC-ului.
Crearea bazei de date TARIC si implementarea acesteia în reteaua informatica comunitara permite comunicarea imediata a tuturor modificarilor si amendamentelor diurne statelor membre UE în materie de politica comerciala si agricola comuna asigurând functionarea unitara a uniunii vamale europene.
Prezentarea generala a Tarifului Vamal Integrat Comunitar (TARIC
Comisia Europeana publica TARIC-ul în conformitate cu articolul 6 al Reglementarii (EEC) nr. 2658/87.
TARIC-ul cuprinde legislatia comunitara inclusa în Partea I, Sectiunea 1, care a fost publicata în Jurnalul Oficial al Comunitatii Europene (J.O.C.E.). Proiectul legislatiei comunitare care nu a fost publicat pâna în momentul aparitiei TARIC-ului este de asemenea luat în considerare.
De când TARIC-ul este publicat anual, acesta nu poate include toata legislatia care intra sub incidenta acestuia dupa data publicarii. Constant, informatiile continute în aceasta publicatie pot fi modificate si actualizate în cursul anului.
TARIC-ul se bazeaza pe nomenclatura combinata (CN), formata din 10.000 de coduri (un cod este format din opt cifre) care constituie nomenclatura de baza pentru Tariful Vamal Comun, fiind totodata baza pentru schimburile externe ale Comunitatii sau schimburile între statele membre.
TARIC-ul contine aproximativ 15.000 de subdiviziuni aditionale (coduri cu doua numere suplimentare, sau cu un cod aditional) necesare mai ales în codificarea:
suspendarilor tarifare;
cotelor tarifare;
preferintelor tarifare (inclusiv cotele si exceptarile);
sistemului generalizat al tarifelor preferentiale aplicabile tarilor în curs de dezvoltare;
taxelor anti-dumping si taxelor de compensatie
platilor de compensatie (compensatorii);
componentelor agricole;
valorilor unitare;
valorilor standard de import;
preturilor minime si preturilor de referinta;
prohibitiilor la import;
restrictiilor la import;
masurilor de supraveghere la import;
mecanismului suplimentar de comert;
prohibitiilor la export;
restrictiilor la export;
masurilor de supraveghere la export;
restituirilor la export.
TARICUL este folosit de Comisia europeana si statele membre ca suport pentru aplicarea masurilor comunitare referitoare la importuri si exporturi ca si, unde este cazul, la schimburile comerciale între statele membre. TARICUL serveste de asemenea ca baza pentru editarea tarifului uzual si la formarea arhivelor tarifare între statele membre.
Unica cale sigura de prezentare uniforma a legislatiei comunitare a fost ca, din initiativa Comisiei, sa se fi realizat integrarea si codificarea masurilor mentionate. Centralizarea si uniformizarea codificarii reglementarilor comunitare creeaza, de asemenea, posibilitatea colectarii statisticilor la scara comunitara, de asemenea se pot face statistici separate privind anumite marfuri si masuri specifice. TARICUL a fost creat si în acest scop.
Schimbarile zilnice în legislatia comunitara sunt înregistrate într-o baza de date si actualizate continuu. Statele membre înregistreaza imediat, pe cale electronica, modificarile în TARIC si pot adapta propriile lor fisiere tarifare. TARIC-ul însusi, la fel ca si tariful vamal national, nu are statutul unui instrument legal, dar codurile acestuia trebuie utilizate pentru declaratia vamala si pentru declaratia statistica (art. 5 din Regulament (EEC) nr. 2658/87).
Publicarea versiunii TARIC-ului se realizeaza anual de catre Biroul Comunitatii Europene pentru Publicatii Oficiale. Totusi, capitolele 1-24 pot fi publicate de doua ori pe an pentru a evidentia schimbarile taxelor vamale pentru produsele agricole de la 1 iulie a fiecarui an.
Structura, continutul si codificarea marfurilor în TARIC
a). Structura si continutul TARIC-ului
Tariful vamal integrat al Uniunii Europene este destinat sa arate care sunt reglementarile legale de aplicat pentru produsele importate prin punctele vamale din teritoriul vamal comunitar sau, în anumite cazuri, când aceste produse sunt exportate.
Acesta contine:
dispozitiile Sistemului Armonizat (S.A.).
dispozitiile Nomenclaturii Combinate (S.A.).
dispozitiile specifice legislatiei comunitare si anume:
Suspendarile tarifare;
Contingentele tarifare;
Preferintele tarifare (incluzând cotele si exceptarile tarifare) aplicabile în relatiile cu:[1]
statele A.C.P. (Africa, Caraibe si Statele Pacificului) si OCT (tarile si teritoriile de peste ocean);
Andora;
Bosnia-Herzegovina si Croatia;
Ceuta si Malilla;
Ţarile EFTA (EEA si Elvetia);
Spatiul Economic European (EEA) (Islanda, Liechtenstein, Norvegia);
Feroe;
Macedonia;
Israel;
tarile Magreb (Algeria, Maroc, Tunisia);
tarile Mashreq (Egipt, Iordania, Liban, Siria);
teritoriile ocupate (West Bank de pe râul Iordan si Fâsia Gaza);
San Marino;
Slovenia;
Turcia.
4. Sistemul preferintelor generalizate aplicabile tarilor în curs de dezvoltare (SPG);
5. Taxele anti-dumping si de compensatie;
6. Taxele compensatorii;
7. Componente agricole (produse agricole transformate);
8. Valori unitare (valoarea periodica pentru marfurile perisabile);
9. Valori forfetare de import (pentru fructe si legume);
10. Preturi minime si preturi de referinta;
11. Prohibitii la import;
12. Restrictii la import;
12.1. Limite cantitative;
12.2. Alte restrictii inclusiv prevederile conventiei CITES[2];
13. Masuri de supraveghere la import;
14. Mecanismul suplimentar de comert;
15. Prohibitii la export;
16. Restrictii la export;
16.1. Limite cantitative;
16.2. Alte restrictii inclusiv CITES si marfuri cu dubla utilizare;
17. Masuri de supraveghere la export;
18. Restituiri la export.
b). Codificarea marfurilor
Un numar mare al masurilor comunitare poate fi aplicat unui numar mare de produse, si de aceea structura nomenclaturii identifica fiecare produs cu precizie.
Marfurile sunt codificate potrivit nomenclaturii TARIC-ului. Un cod al TARIC-ului este format din zece cifre. Pentru a permite aplicarea regulilor specifice comunitare, care nu au putut fi codificate, sau pentru care exista numai un cod partial (a noua sau a zecea cifra din nivel), se foloseste un cod aditional, de obicei din patru cifre, care în mod curent este folosit pentru evidentierea:
ansamblului de taxe anti-dumping si de compensatie
componentelor agricole
substantelor farmaceutice cuprinse în Partea a III-a, Sectiunea II a N.C.
produselor CITES (Conventia
de
oricaror altor masuri de import sau export pentru care o subdiviziune a N.C. este necesara.
Structura codurilor TARIC

La codurile TARIC de 10 cifre se adauga coduri aditionale aplicabile oricaror importuri din tarile terte si pe timpul unei perioade de tranzitie din noile state membre.
Codurile nomenclaturii combinate de 88 cifre si, daca este necesar, codurile aditionale sunt aplicate exporturilor si comertului între statele membre.
B. Originea marfurilor
Originea este o informatie necesara în cadrul aplicarii tratamentului diferentiat al produselor.
Originea permite determinarea:
nivelul taxelor de import;
statisticile de comert exterior stabilite în functie de criterii geografice;
aplicarea de reglementari particulare si punerea în practica a politicilor comerciale
(tratament preferential generalizat, acordul CEE/AELS, de ex);
notiunii comune de origine.
Statele membre ale UE au adoptat o definitie comuna în scopul asigurarii unei aplicari uniforme a reglementarilor vamale si în particular, a tarifului exterior comun (TEC).
Aceasta definitie se bazeaza pe articolele 4 si 5 din Regulamentul 802/68 si defineste regimul de drept comun aplicabil de fiecare data când regimul preferential nu se foloseste.
Articolul 4 precizeaza ca bunurile obtinute în totalitate într-o singura tara sunt originare din acea tara. Este cazul, de exemplu, produselor minerale si vegetale provenite de pe teritoriul national al unei tari, al animalelor nascute si crescute în tara respectiva.
Exceptând aceste cazuri simple, bunurile transformate care suporta transformari presupun deseori contributia mai multor tari la stadii diferite de fabricatie sau elemente/materii prime importate de origine variata. În acest caz, articolul 5 prevede ca un bun în productia caruia au intervenit materii prime din 2 sau mai multe tari este originar din tara unde a avut loc ultima transformare substantiala, justificata din punct de vedere economic, efectuata într-o întreprindere echipata corespunzator si care a realizat fabricarea unui nou produs sau un stadiu important al procesului de fabricatie.
Aceste 4 criterii trebuie îndeplinite cumulativ pentru determinarea originii unei tari determinate.
În practica, pozitia tarifara obtinuta pentru produsul finit este diferita de pozitiile elementelor componente/materiilor prime utilizate pentru fabricarea lui, pozitii determinate, cu câteva exceptii, prin regulamentul special privind originea.
a) Origine preferentiala
Anumite acorduri între UE si o tara sau un grup de tari presupun definitii preferentiale ale originii. Aceste acorduri permit punerea în aplicare a relatiilor privilegiate prin acordarea de niveluri de taxe reduse si considerând ca origine tara unde a avut loc ultima transformare suficienta. E necesar atunci ca pozitia tarifara a produsului initial sa difere de cea a produsului obtinut (primele 4 cifre). Trebuie totusi notate anumite exceptii de la aceasta regula.
b) Atribuirea originii
Atribuirea originii se face în 2 conditii:
1. trebuie justificata originea printr-un «certificat de origine» a carui forma poate varia. Aceste certificate se emit de catre camerele de comert, serviciile vamale straine, sau orice alt organism abilitat/competent.
2. produsele originare trebuie transportate direct din tara de origine catre tara de destinatie, fiind admise transbordarea si antrepozitul vamal în tarile de tranzit. Remarca: bunurile puse în circulatie desi recunoscute ca produse comunitare care pot circula liber pe teritoriul UE, nu-si pierd originea initiala care continua sa fie mentionata în declaratia vamala si documentele comerciale.
Documente justificative ale originii produselor
|
Ţari incluse |
Documente |
|
Turcia |
ATR1 în caz de transport direct, ATR3 |
|
AELS si alte tari partenere |
Certificat de circulatie a marfurilor EUR1, EUR2 în cazul expeditiei prin posta |
|
Ţari în curs de dezvoltare |
Certificat de origine modelul A sau document APR în caz de expeditie prin posta < 3000€. |
C. Valoarea în vama
Valoarea în vama este al 3-lea element cheie pentru aplicarea de masuri si mai ales pentru aplicarea taxelor vamale. Va servi atât pentru constituirea de garantii în cadrul regimurilor vamale, cât si pentru aplicarea eventuala a unor masuri de control pentru comertul exterior. De la 1 ian. 1999, întreprinderile exprima declaratia si diferitele sume în €: valoarea facturii, valoarea în vama si calculul lichidarii vamale.
a) Valoarea în vama la export
Valoarea în vama la export este nesupusa taxelor, la locul de iesire de pe teritoriul national, fiind doar supusa cheltuielilor în caz de transport pâna la frontiera. În mod concret, valoarea în vama va varia în functie de modalitatea de transport utilizata:
|
Modalitate de transport |
Valoare declarata |
|
Transport pe cale maritima Transport pe cale terestra/fluviala Transport pe cale aeriana |
Suma FOB, port de îmbarcare convenit Suma DAF, franco la frontiera (de exemplu franceza) Suma FCA, aeroportul de plecare |
b) Valoarea în vama la import
Aceasta valoare rezulta din regulamentul comunitar 1224/80 si din articolele 26-36 din Codul Vamal. Teritoriul vamal este considerat ca fiind cel al celor 27 state membre ale UE. Valoarea în vama este calculata în dreptul locului de introducere în cadrul UE. si rezulta, în majoritatea cazurilor, din valoarea tranzactiei (suma din factura emisa de furnizor) la care se adauga sau din care se scad anumite elemente.
Determinarea valorii de tranzactie
|
Sume deductibile (daca sunt distincte) |
Sume de adaugat (daca nu sunt deja incluse în pret) |
|
Cheltuieli ulterioare importului (transport, asigurare, lucrari, instalari, montaj) Taxe vamale, alte taxe si cheltuieli cu liberul de vama. Comisioane de cumparare. Taxe de asamblare în tara importatorului. Dobânzi pentru plata amânata/întârziata a marfurilor. Rabaturi/remize/reduceri ale pretului. |
Costul ambalajelor, valoarea produselor si serviciilor furnizate direct sau indirect de catre cumparator (unelte, matrice, tipare, lucrari de inginerie/design, etc. efectuate în afara UE). Comisioane de vânzare Cheltuieli cu intermediarii suportate de cumparator. Redevente si cheltuieli legate de obtinerea licentei. Cheltuieli de transport si asigurare, cheltuieli de încarcare si manipulare legate de transportul pâna la locul de introducere în UE Partea de produse care se va întoarce la vânzator dupa revinderea marfii de catre cumparator (împartirea beneficiilor, de exemplu între importator si distribuitor care vinde pe pietele europene si exportatorul localizat într-o terta tara.) |
În anumite cazuri, când valoarea tranzactiei nu poate fi retinuta pentru calculul valorii în vama, se folosesc metode de substitutie.
Cursul de schimb de referinta este cel în vigoare în momentul vamuirii.
c) Justificarea valorii
Importatorul trebuie, de regula, atunci când întocmeste declaratia vamala, sa justifice valoarea în vama prin prezentarea facturii comerciale însotita cel mai adesea de toate anexele care permit stabilirea valorii în vama. Aceste elemente sunt cuprinse într-un formular special, denumit DV1. Totusi, acest formular nu este cerut atunci când valoarea de tranzactie nu se poate aplica sau atunci când valoarea marfurilor este mica (<5000€) sau atunci când natura regimului vamal sau preocuparea pentru simplificarea anumitor proceduri nu mai justifica completarea acestuia.
7.2.2.5. Suportul declaratiei
Suportul scris al declaratiei este documentul administrativ unic (DAU), introdus în 1988 si în vigoare în cele 27 de state ale UE, valabil si în cadrul relatiilor cu tarile AELS. O declaratie administrativa unica în format electronic va fi introdusa la 1 ian 2007. Pentru moment, DAU permite acoperirea tuturor formalitatilor vamale de import, tranzit si export.
7.2.2.6. Evaluarea si plata datoriei vamale
Schimburile între tarile membre UE fac obiectul unei reglementari specifice de ordin fiscal de la 1 ian 1993.
Regulamentul 2144/87 aplicabil de la 1 ian 1989 asigura aplicarea uniforma a principiilor de generare, determinare si stingere a datoriilor în întreaga UE. Codul Vamal prevede anumite posibilitati de amânare a platii.
7.2.2.6.1. Definirea si generarea/nasterea datoriei vamale
Termenul «datorie vamala» desemneaza ansamblul sumelor percepute de vama cu ocazia importului, si exceptional cu ocazia exportului. Datoria se naste din:
punerea în circulatie a bunurilor pe teritoriul UE
încadrarea într-un regim de admitere temporara cu exonerarea partiala de la plata
introducerea neuniforma a marfurilor pe teritoriul comunitar
introducerea unor marfuri interzise sau care fac obiectul restrictiilor.
Datoria vamala devine exigibila de la întocmirea declaratiei vamale. În functie de aceasta data se va determina nivelul taxei.
7.2.2.6.2. Impozite si taxe de achitat
Este important pentru importator de a determina totalul cheltuielilor cu fabricarea si distribuirea produselor destinate importului pentru a prevedea totalul datoriei vamale.
A. Determinarea taxelor vamale
Taxele vamale sunt obligatorii daca produsele provin dintr-o tara terta. Tariful vamal comun se aplica uniform, oricare ar fi locul de introducere a produselor în UE. Totusi, anumite acorduri preferentiale cu alte tari sau grupuri de tari permit aplicarea de taxe reduse sau chiar 0. Regimuri tranzitorii convenite cu ultimele tari integrate prevad plata unor taxe reziduale. Pozitia tarifara, originea si valoarea în vama permit determinarea totalului de taxe. Acestea sunt calculate ad-valorem în majoritatea cazurilor.
B. Determinarea taxelor parafiscale
Taxele parafiscale au ca scop protectia industriilor nationale (exemplu: taxe parafiscale pentru produsele pescaresti, produse forestiere sau textile). Se aplica asupra valorii marfurilor importate si se percep, în cele mai multe cazuri, la locul de introducere pe teritoriul national.
Acestea apoi sunt supuse TVA.
C. Determinarea TVA
a) Principiu
Marfurile introduse în UE sau care urmeaza sa ajunga pe piata nationala trebuie supuse TVA. Acest lucru este valabil si pentru bunurile sub regim de admitere temporara prin exonerarea partiala a taxelor vamale. TVA se percepe în acelasi timp cu taxele vamale si alte eventuale taxe. Figureaza în cadrul DAU.
b) Baza de impozitare a TVA
Cuprinde valoarea în vama la care se adauga toate impunerile conexe privind importul si toate cheltuielile accesorii privind marfa pâna la prima destinatie pe teritoriul national (regulamentul 1224/80) sau prima schimbare a mijlocului de transport, din care se scad reducerile de pret înregistrate cu ocazia importului.
În caz de regim de tranzit, acest loc este cel al vamuirii, cu conditia sa se afle dincolo de locul destinatiei.
Valoarea în vama
|
|
|
|
- taxe vamale, prelevari si alte taxe. - cheltuieli accesorii: comision, cheltuieli de transport, cu ambalajul, cu asigurarea. - cheltuieli legate de operatiunile de vamuire: onorariile comisionarilor vamali, depozitare, manipulare (chiar daca intervin în mica masura înainte de primul loc de destinatie sau când se schimba mijlocul/modul de transport). |
- toate rabaturile si reducerile de pret obtinute cu ocazia importului. - cheltuielile ulterioare vamuirii. |
D. Cheltuieli antidumping
Se întâmpla uneori ca importuri provenind din anumite tari sa aiba preturi anormal de mici. Pentru protejarea pietei europene de concurenta neloiala, Comisia Europeana poate recurge la perceperea de cheltuieli antidumping sau compensatorii în functie de produse. Aceste cheltuieli reprezinta obiectul unei publicatii din Jurnalul Oficial care, împreuna cu organismele competente în materie agricola (OFIVAL, Oficiul National Interprofesional al Cerealelor, etc.) furnizeaza suma prelevarilor în vigoare. Acestea se calculeaza asupra valorii în vama si se platesc la momentul acordarii liberului de vama.
E. Prelevarile agricole
Anumite produse agricole cumparate din afara UE la preturi joase sunt supuse dupa momentul importului unor prelevari destinate sa compenseze diferenta de pret între cursul pietei mondiale si cursul în vigoare al UE.
F. Cheltuieli privind accizele
Accizele sunt percepute pentru anumite produse în momentul consumului (alcool, tutun, uleiuri minerale, produse petroliere). Sunt fix exprimate în EURO în functie de cantitate sau sunt percepute ad-valorem. Sunt apoi încorporate în baza de calcul a TVA. De la 1 ian 1993, produsele supuse accizelor în cadrul UE trebuie sa circule achitate, accizele fiind platite în tara exportatoare (de plecare). Doar câtiva operatori agreati beneficiaza de un sistem de suspendare a platii pâna la momentul livrarii.
G. Valorile statistice
Valorile statistice apar în cadrul DAU (casuta 46).
La import, este vorba de valoarea franco-frontiera franceza, constituita din valoarea în vama la care se adauga cheltuielile cu asigurarea si transportul pâna la punctul de intrare pe teritoriul national. La export, este vorba de valoarea marfii la locul de iesire de pe teritoriul national, fara taxele interne. Aceste valori sunt retinute pentru realizarea statisticilor privind comertul exterior.
7.2.3. Procedurile de vamuire
Pentru a garanta îndeplinirea tuturor obligatiilor vamale, declarantul trebuie sa respecte o procedura privind regimul vamal aplicat marfurilor. Procedura de vamuire poate parea din câteva puncte de vedere grea si neadaptata unei bune gestiuni a fluxurilor logistice. De aceea vama poate acorda întreprinderilor care solicita, utilizarea de proceduri simplificate. În acest caz, obligatiile declarantului sunt de natura contractuala si reluate în autorizarea eliberata de vama. Informatizarea si mai ales dematerializarea documentelor prevad ca într-un viitor foarte apropiat transmisia de informatii se va face sub forma numerica. Documentele vor fi stocate de întreprinderi si controlate în maniera selectiva de catre vama.
7.2.3.1. Procedura de vamuire
Prevede termene de amânare a vamuirii foarte scurte si utilizarea documentului administrativ unic (DAU). Declarantul trebuie sa furnizeze totodata un anumit numar de documente anexe/de însotire a declaratiei. Procedura poate fi ori în maniera scrisa, ori informatizata.
A. Documentele de însotire a declaratiei vamale
Acestea sunt:
o factura comerciala care contine toate informatiile esentiale care figureaza în declaratie si definesc natura legaturii contractuale dintre cumparator si vânzator;
o titlurile de transport (conosament, scrisoare de transport aerian, foaie de parcurs) care releva conditiile de transport (platit sau neplatit)
o lista de colisaj care permite verificarea marfurilor de catre destinatar, transportator sau vama;
o alte documente care se pot dovedi necesare: licenta de import/export, certificate de origine, sanitare sau fitosanitare, certificate de circulatie, DV1 pentru importuri mai mari de 3000€.
În interesul sau, declarantul trebuie sa vegheze la conformitatea acestor documente pentru a nu întârzia inutil termenele vamuirii. Exportatorul trebuie si el sa furnizeze toate documentele solicitate de clientul sau.
Nota: când un document lipseste, se poate folosi procedura D48 care va ajuta la evitarea imobilizarii marfurilor în vama.
Oricare ar fi operatorul în cauza, orice marfa importata sau exportata este vamuita dupa niste modalitati precise. Definite/instituite de catre autoritatile vamale, procedurile vamale informeaza despre regimul vamal atribuit marfurilor (export simplu, introducere în consum, etc.) si permit eventualul control. Nu trebuie confundate cu conduita vamala care consta în operatiunea de transport si care impune, înca de la sosirea marfurilor pe teritoriul vamal al Comunitatii, o expediere catre cel mai apropiat birou vamal si depunerea unei declaratii sumare înainte de descarcarea totala. În transportul maritim, manifestul întocmit în functie de port si categorie de cala este remis autoritatilor vamale într-un termen de 24 ore de la sosirea în port a navei (exceptând duminicile si sarbatorile legale). Aceasta operatiune este în general efectuata de un agent maritim sau comandantul navei. Pentru transportul aerian, manifestul este de asemenea întocmit si comunicat vamii odata cu sosirea aeronavei. În sfârsit, în transportul terestru, conducatorul furnizeaza un document de transport cu titlu de declaratie sumara.
B. Obligatiile procedurii de vamuire
Aceste obligatii se regasesc la nivel documentar si logistic
a). Obligatiile documentare
Declarantul ataseaza declaratiei întocmite pe un formular specific, DAU (Documentul Administrativ Unic), documente anexe ca factura, lista de colisaj si, dupa caz, un certificat sanitar sau fitosanitar, un certificat de origine sau circulatie, documente privind controlul comertului exterior, etc. În cazul în care anumite documente obligatorii nu pot fi atasate declaratiei, serviciul vamal admite ca declaratia este completa daca declarantul se angajeaza sub garantia D48 sa întocmeasca/prezinte ulterior documentele lipsa. Lichidarea D48 trebuie sa intervina într-un termen de la o luna pâna la 4 dupa întocmirea lui, durata stabila si definitiva, în afara de cazurile de prelungire exceptionala necesara evaluarii valorii în vama. În cazul în care întreprinderea îsi da în antrepriza operatiunile, aceste obligatii documentare, indiferent de costul lor, dau nastere uneori întârzierilor privind vamuirea datorate unei lipse de coordonari între firma si declarantul sau (documente comerciale care nu au parvenit declarantului) sau a unei suprasolicitari a acestuia din urma.
b). Obligatiile la nivel logistic
Marfurile sunt expediate catre un birou vamal unde sunt remise DAU si documentele anexa. Alegerea acestui birou nu este tocmai aleatoare, ci tine cont de situarea geografica si competenta functionala. Depunerea se efectueaza deci la biroul de plecare sau de destinatie cu conditia sa fie competent. Dupa acest criteriu, se disting doua categorii de birouri vamale:
birouri specializate pentru anumite categorii de marfuri (produse petroliere, de exemplu) sau pentru aplicarea unor reglementari particulare;
birouri general, cele mai numeroase, pentru toate operatiunile si marfurile, cu exceptia celor care revin birourilor specializate.
Aceasta regula de distingere a biroului vamal se aplica cu o anumita flexibilitate pentru a o adapta organizarii întreprinderilor si modalitatilor particulare de vânzare. Totusi, la export, declaratia va fi depusa în statul membru unde este stabilit exportatorul. La nivel logistic, trecerea pe la biroul vamal prelungeste termenul de expediere a marfurilor. Timpul cerut pentru vamuire atinge în general:
- 4-6 ore la export, cu conditia ca declarantul sa dispuna de toate elementele necesare declaratiei;
- 24 ore la import.
În cazul în care vama doreste sa efectueze un control fizic al marfurilor, termenul se mareste mai ales datorita întreruperii de încarcare. Rezulta o întârziere în punerea la dispozitie sau la expediere a marfurilor si un cost de transport mai crescut din motiv de imobilizare a mijlocului de transport la biroul vamal.
C. Functionarea procedurii de vamuire la export[3]
Înca de la sosirea marfurilor la biroul vamal, o declaratie în detaliu întocmita pe filele 1, 2, 3 ale DAU este depusa cu documentele anexe: factura, lista de colisaj, declaratie de export sau licenta daca produsul face obiectul unui control al comertului exterior. Dupa îndeplinirea acestor formalitati, în afara de verificare, serviciul vamal remite exemplarul DAU privind exportul pe care întreprinderea îl foloseste în contabilitate ca document justificativ pentru exonerarea TVA si acorda liberul de vama marfurilor care sunt atunci expediate. În caz de asteptare în vederea îmbarcarii, acestea sunt admise într-o magazie si spatiu de depozitare în vederea exportului prin prezentarea unui exemplar al declaratiei de export pentru o durata care sa nu depaseasca:
a) 60 zile de la ziua îndeplinirii formalitatilor vamale de export pentru produsele exportate sau reexportate;
b) 15 zile de la depunerea declaratiei sumare pentru marfurile în regim de tranzit.
D. Derularea procedurii de vamuire la import
O declaratie întocmita pe filele 6, 7, 8 ale DAU trebuie depusa cu documentele cerute într-un termen de 24 ore (exceptând duminicile si sarbatorile legale) de la sosirea marfurilor la biroul vamal sau în locurile desemnate de catre autoritatile vamale. Daca acest termen nu poate fi respectat, marfurile sunt depuse în magazii sau în spatii de depozitare temporara. Aceasta depozitare se opereaza pe baza unei declaratii sumare (documentul de transport international este de ajuns, în general) într-un termen de o zi de la sosire. De la data depunerii declaratiei sumare, durata de depozitare în antrepozit este limitata la:
a. 45 zile pentru marfurile expediate pe cale maritima;
b. 20 zile pentru celelalte cazuri.
În cazul în care vama considera declaratia acceptabila (biroul competent, forma corespunzatoare a documentului, prezenta tuturor documentelor cerute) trece la înregistrarea ei. Declarantul este atunci legat de administratia vamala, întrucât aceasta declaratie nu poate fi modificata. Aceasta face obiectul:
1. unei admiteri pentru conformitatea cu eliberarea bonului de ridicare;
2. sau al unui control care poate fi documentar sau poate lua forma unei verificari a marfurilor.
În cazul în care vama constata o diferenta între marfurile si elementele/datele declaratiei, le comunica declarantului care este invitat sa accepte aceste constatari si urmarea contraventionala (de litigiu). În caz contrar, exista doua situatii:
o contestare asupra elementelor usor identificabile (greutate, volum, de exemplu) - serviciul verifica toate marfurile ceea ce da nastere unui proces-verbal de sechestru si se continua cu contenciosul vamal.
o contestare asupra speciei, originii sau valorii marfurilor - se efectueaza un arbitraj de catre Comisia de Conciliere si Expertiza Vamala (CCEV). Daca una dintre cele doua parti contesta concluziile comisiei, procesul se aduce în fata tribunalului.
E. Procedura efectuata în scris sau informatizat
În anumite birouri înca neechipate cu sistemul SOFI (sistemul informatic pentru prelucrarea cheltuielilor internationale), procedura se efectueaza în scris. Dupa înregistrare si eventualul control al declaratiei, marfa poate fi ridicata.
Procedura informatizata reprezinta mai mult de jumatate din operatii. Ea permite declarantului întelegerea propriei declaratii prin intermediul unui calculator, si a al unei liste codate. Sistemul efectueaza un control si apoi afiseaza «devizul» operatiei: suma cheltuielilor de achitat, documente de prezentat/întocmit.
Declaratia va primi validarea declarantului, ceea ce echivaleaza cu înregistrarea acesteia. Declaratia este atunci datata si supusa controlului vamal: controlul fizic al marfurilor (circuitul 1), controlul documentelor (circuitul al 2-lea) sau acordarea liberului de vama (circuitul al 3-lea).
7.2.3.2. Procedurile simplificate de vamuire
A. Procedura declaratiei simplificate (PDS)
Aceasta procedura permite importatorului sa dispuna de marfa în cele mai bune termene fara sa astepte ca toate formalitatile vamale sa fie efectuate. Declarantii depun o declaratie incompleta DSI la import, DES la export pe care le completeaza cu o declaratie globala complementara.
Operatorii au totodata posibilitatea de a furniza informatiile necesare vamii înainte de sosirea marfurilor si de a accelera astfel eventualele teletransmisii (DSAI la import, DSAE la export).
B. Procedura de vamuire la domiciliu (PVD)
Permite realizarea operatiunilor de vamuire în sediile întreprinderilor 24 h din 24, 7 zile din 7, fara informarea prealabila a serviciului vamal exceptând:
marfurile plasate sub sigiliu la import;
marfurile cu exporturi apreciabile sau marfurile aflate sub regim economic.
Declaratiile sub forma de DAU incomplet sunt simplificate (DIS sau DAS). Regularizarea intervine apoi sub forma unei declaratii globale complementare.
Remarca: întreprinderile beneficiare de procedura de vamuire la domiciliu sunt obligate sa-si constituie magazii si arii de depozitare temporara (MADT) unde marfurile vor fi depuse. Nu se cere nici o garantie.
C. Procedura de vamuire express
Aceasta procedura simplifica vamuirea expedierilor realizate în particular de casele de expeditie. Este folosita pentru a pune în aplicare posibilitatile EDI (schimburi de date informatizate), mai ales la import. Aceasta procedura poate fi totodata utilizata în mod scris.
7.2.4. Regimurile vamale
Odata cu vamuirea, procedura indica situatia juridica atribuita marfurilor, adica regimul caruia i se supun.
Anumite regimuri ca importul sau exportul simplu au un caracter definitiv. Alte regimuri, numite «regimuri economice», permit existenta unor situatii mai complexe de utilizare sau depozitare temporara a marfurilor în UE, sau de transformare într-o tara terta urmata de returul în tara membra. Regimurile economice tin astfel cont de particularitatile circuitelor economice si se adapteaza acestora. Ele evita într-o maniera generala plata de catre operator a impozitelor si taxelor care în mod normal sunt percepute, ca urmare a prezentei marfurilor pe teritoriul vamal. Regimurile pot fi clasate în functie de finalitatea lor economica.
Alegerea regimului vamal va depinde de directia pe care întreprinderea o va acorda bunurilor:
regimuri definitive,
regimuri de tranzit,
regimuri de depozitare,
regimuri de utilizare,
regimuri de transformare.
7.2.4.1. Regimurile definitive
A. Exportul
Marfurile din UE sau care au dobândit caracterul comunitar trebuie vamuite atunci când parasesc teritoriul vamal.
În cadrul DAU apare valoarea în vama, valoarea marfurilor la punctul de iesire din teritoriul national. TVA nu se aplica asupra marfurilor care parasesc teritoriul national (la fel ca în cadrul schimburilor între tarile membre UE) pentru ca acestea nu se consuma la locul producerii lor. Exemplarul EX3 al DAU vizat de biroul vamal de iesire este remis exportatorului si serveste ca document fiscal justificativ. Mai mult, întreprinderea îsi deduce TVA-ul din consumurile intermediare necesare desfasurarii activitatii, oricare ar fi originea lor.
B. Importul definitiv
Presupune punerea în libera practica a marfurilor si introducerea în consum. Punerea în libera practica presupune masuri comunitare tarifare (plata impozitelor) si politici comerciale. Acest regim confera marfurilor caracterul comunitar. Acestea pot circula liber în cadrul UE. Introducerea în consum nu a fost niciodata solicitata separat, ci este, în principiu, simultana cu punerea în libera practica a marfurilor. Ea presupune plata TVA si respectarea reglementarii nationale, dupa care cumparatorul poate dispune liber de marfa.
7.2.4.2. Regimurile de tranzit
Permit o mai buna administrare a fluxurilor logistice ale întreprinderii si transportarea marfurilor prin scutirea de impozite si taxe si orice masura de politica comerciala, de la un birou vamal de plecare pâna la un birou de destinatie.
A. Tranzitul vamal
Tranzitul vamal contribuie la câstigarea de timp în operatiunea de transport prin reducerea asteptarilor la diferite birouri vamale. Se evita prin acest regim întreruperile de încarcare si se autorizeaza vamuirea într-un birou aproape de întreprindere. Este un regim de control administrativ asupra traseului marfurilor între doua sau mai multe tari sau între doua localitati ale aceleiasi tari atunci când marfurile sunt sub vama. În contrapartida, marfurile fac obiectul unei scutiri de impozite, taxe, prohibitii sau alte masuri economice, fiscale sau vamale. În anumite cazuri, marfurile ramân totusi supuse unor masuri sanitare.
Garantiile solicitate de vama
În scopul evitarii fraudelor, autoritatile vamale impun constituirea de garantii din partea întreprinderilor care vor sa beneficieze de tranzit vamal. Tipuri de garantii:
garantii materiale - dupa examinarea declaratiei de tranzit depusa de catre declarant la vama si o eventuala verificare a marfurilor, biroul vamal poate proceda la aplicarea sigiliilor pe vehicul. Scutirea de sigiliu, care este posibila, depinde de numerosi factori ca de exemplu modalitatea de transport (transportul feroviar), natura marfurilor, riscurile de frauda.
garantii financiare - sunt prevazute sub 2 forme:
consignatia consta în depunerea unei sume reprezentând încasarile de care sunt pasibile marfurile, apoi rambursarea sumei dupa constatarea respectarii angajamentelor luate;
garantia înseamna angajamentul unei persoane fizice sau juridice de a plati în caz de neexecutare a principalului obligat si se practica în transe, sau mai des întâlnita, de maniera globala. Utilizarea garantiei este mai raspândita decât sistemul de consignatie.
7.2.4.3. Antrepozitul
Antrepozitul este un regim vamal care permite întreprinderii constituirea de stocuri de marfuri sub vama dupa operatiunile de import sau export în conditii optime atât la nivel logistic, cât si financiar. La import, se autorizeaza stocarea marfurilor ne-comunitare prin scutirea de impozite si taxe. La export, presupune efecte corespunzatoare exportului (neachitare de TVA, restituiri în cazul produselor agricole).
Categoriile de antrepozit
Punerea în practica a unui regim de antrepozit presupune niste spatii adecvate. În acest scop, se face o distinctie între:
v regimul vamal al antrepozitului (statutul juridic al marfurilor) si categoriile de antrepozite (statutul juridic al spatiilor de depozitare)
v gestionarul antrepozitului si responsabilul cu obligatiile ce rezulta din plasarea marfurilor sub acest regim.
Depozitarea poate fi realizata în antrepozite de diferite categorii de tip public sau privat.
Diferitele tipuri de antrepozit
|
|
Tipuri |
Responsabil |
Particularitati |
|
Antrepozit public concesionat unei întreprinderi publice sau unui antreprenor privat care-l deschide oricarui client |
A B F |
Gestionarul antrepozitului. Utilizatorul antrepozitului. Administrat de vama. |
Posibilitatea folosirii unei proceduri simplificate. Fara contabilitatea intrarilor si iesirilor de marfuri. Depunerea unei garantii. Termen maxim de depozitare fixat de administratie. Fara procedura simplificata. |
|
Antrepozit privat rezervat folosirii de catre un singur gestionar. |
C D E |
Utilizatorul care este în acelasi timp si gestionar. |
Posibilitatea de a utiliza o procedura simplificata. Posibilitatea de a folosi o procedura simplificata. Punerea în libera practica si punerea în consum fara trecerea/prezentarea la biroul vamal. Este un simplu statut juridic. Stocaj în orice incinta, procedura simplificata eventual. Garantia este necesara pentru toate cele 3 tipuri de antrepozit. |
Cu exceptia categoriei E, înfiintarea de antrepozite presupune obtinerea unei autorizatii care sa acorde posibilitatea de administrare a acestor spatii de depozitare.
Alegerea tipului de antrepozit
Întreprinderea importatoare alege un tip de antrepozit în functie de:
volumul de marfuri depozitate;
miscarea stocurilor în timp;
restrictii ale activitatii sale care duc la o accesibilitatea mai mare sau mai mica la stocuri.
Pentru întreprinderea exportatoare, alegerea tipului de antrepozit depinde de avantajul urmarit: prefinantarea restituirilor comunitare sau depozitarea prin exonerare de TVA.
7.2.4.4. Regimurile de utilizare a marfurilor
Întreprinderea care exporta sau importa temporar marfuri cu destinatie sau de provenienta într-o/dintr-o tara terta, fara a fi utilizat transformari poate utiliza regimuri specifice.
A. Regimul retururilor
Se aplica bunurilor exportate temporar, reimportate ulterior în UE fara sa fi suferit nici o transformare. Acest regim autorizeaza reimportul prin scutirea impozitelor si taxelor, dar nu duce la scutirea formalitatilor legate de intrarea în tara destinatara unde va fi necesara plasarea marfurilor sub un regim de admitere temporara.
Modalitati de functionare
Exportul
Sub rezerva returului: materiale vândute sub forma de esantioane, marfuri prezentate în târguri sau saloane, dar care nu fac parte din regimul esantioanelor, etc.
Fara retur: produs vândut, dar returnat de catre client din motiv de neconformitate cu comanda sau din motiv de defectiune.
Pentru obtinerea acestui regim se cer 3 conditii:
marfurile reimportate sunt cele care au fost exportate,
sunt reimportate în starea lor initiala;
reimportul intervine în 12 luni pentru produsele agricole si în 3 ani pentru alte produse. Toate marfurile sunt admise în acest regim din moment ce sunt în libera practica (marfurile comunitare sau marfuri!e ne-comunitare pentru care s-au achitat taxele vamale). Este acelasi lucru si pentru un produs exportat anterior din teritoriul national cu destinatia catre o tara terta si reimportat într-un alt stat membru daca exportatorul a întocmit un buletin INF3, care furnizeaza toate elementele care permit autoritatilor vamale dintr-un alt stat membru sa acorde beneficiul regimului retururilor.
B. Regimul ATA (admitere temporara)
Acest regim permite produselor utilizate temporar în strainatate în târguri, expozitii, cu ocazia misiunilor de prospectie (esantioane, materiale demonstrative/de demonstratie, etc.) sa fie reimportate prin scutirea impozitelor si taxelor (produsele care beneficiaza de acest regim sunt în general esantioane comerciale, materiale profesionale sau cu caracter pedagogic sau stiintific, filme de cinema înainte de exploatarea lor comerciala, etc.). Carnetul ATA acopera operatiunile de export temporar, de tranzit sau de import temporar în diferite tari terte. Se compune din mai multe seturi de câte 2 file - o fila pentru intrare, o fila pentru iesire pentru fiecare teritoriu traversat.
Avantajul esential al acestui regim consta în simplitatea formalitatilor la frontiera si scutirea de garantie pentru utilizator (garantia este furnizata în maniera globala de catre Biroul International al Camerelor de Comert BICC reprezentat în Camera de Comert si Industrie nationala). Pentru a obtine acest tip de garantie, întreprinderea plateste o prima nerambursabila. În momentul reimportului definitiv, carnetul va fi prezentat Camerei de Comert care l-a emis si care va pune capat acestei admiteri temporare (regimului).
[Acest regim a fost instituit prin conventia
vamala de
Aceasta conventie ar fi trebuit
înlocuita treptat prin ratificari de catre conventia de
Usurinta punerii în practica a acestui regim nu va fi posibila fara anumite verificari în legatura cu:
recunoasterea carnetului ATA de catre tarile destinatare:
eventualele restrictii pe care aceste tari le impun la nivelul produselor;
corespondenta dintre durata de valabilitate a carnetului si cea a operatiunilor prevazute tinând cont de termenele impuse pentru reexport.
Exemplu Odata cu ratificarea conventiei de
C. Admiterea temporara
Întreprinderile pot importa pentru un termen limitat marfuri, le pot utiliza si le pot reexporta, beneficiind de o scutire totala sau partiala a impozitelor si taxelor care sunt în mod normal cerute de un regim definitiv.
7.2.4.5. Regimurile de transformare
Planul economic al unei întreprinderi o pune în situatia de a separa operatiunile de productie si de a recurge la executarea pentru alte întreprinderi si la ordinele lor a unor transformari sau fabricatii de produse, piese. Acest lucru se poate realiza de catre o întreprindere extracomunitara pentru o întreprindere europeana si invers, o întreprindere europeana poate interveni ca executant pentru o întreprindere straina. În ambele cazuri, se va putea solicita utilizarea de regimuri de perfectionare (transformare).
A. Perfectionarea activa
Interesul regimului este dublu. El permite importarea marfurilor prin scutirea de taxe si impozite vamale, în mod normal datorate în cazul punerii în libera practica, operarea unor transformari, apoi reexportul produsului finit într-o terta tara în conditii de competitivitate.
Compensarea produselor se face în mod normal identic, ceea ce înseamna ca marfurile exportate sunt aceleasi care au fost importate în prealabil. Compensarea se mai poate face si prin echivalenta pe baza de autorizatie. În acest caz, produsele finite sunt rezultate din transformarea marfurilor de calitate comerciala echivalenta si care poseda aceleasi caracteristici tehnice. Aceasta ultima modalitate de compensare se poate realiza de maniera anticipata, doar pentru PAS: produsele finite sunt reexportate înainte ca produsele de baza sa fie importate.
Remarca: produsele finite secundare (deseuri, reziduri etc. pot fi puse în circulatie).
Cererea de autorizare privind acest regim este depusa de catre operator, sau în numele sau, la biroul teritorial competent. Aceasta autorizatie precizeaza natura operatiunii si mai ales produsele finite principale (produsele pentru care se cere regimul de perfectionare activa), produsele finite secundare care rezulta obligatoriu din operatiunea de perfectionare (resturi, deseuri) si pierderile rezultate în urma operatiunii de productie (evaporare...). Autorizatia indica data prevazuta a reexportului produselor finitei principale, precum si sistemul de perfectionare activa solicitat.
B. Transformarea în vama
Anumite anomalii tarifare au ca efect impozitarea în plus a produsului importat decât a celui finit/transformat. Ceea ce înseamna ca ar trebui impozitate mai mult produsele transformate. Anumite activitati industriale ar putea fi deci reorientate catre terte state în detrimentul comunitatii. Regimul transformarii în vama permite deci transformarea marfurilor importate prin scutire de impozite si taxe. Se reexporta sau se introduc în consum produsele finite prin plata impozitelor aferente. Doar anumite produse pot beneficia de acest regim. De exemplu, aurul utilizat în anumite industrii poate fi importat prin scutire de impozite si taxe cu conditia ca produsul finit sa fie reexportat.
C. Perfectionarea pasiva
Întreprinderile stabilite în UE pot realiza operatiuni de transformare într-o tara terta si pot reimporta produsele finite prin exonerare totala sau partiala a impozitelor si taxelor fiscale. Trebuie depusa o cerere de autorizatie. Regimul nu este acordat decât daca interesele producatorilor comunitari nu sunt amenintate/afectate.
Taxarea diferentiala consta în deducerea impozitelor calculate asupra produselor finite, suma impozitelor care s-ar fi platit asupra marfurilor temporar exportate daca acestea ar fi fost importate din tara unde au avut loc operatiunile de perfectionare. Scopul acestui principiu este taxarea/impozitarea numai a valorii adaugate în strainatate si de a tine cont de originea europeana a materiilor/materialelor de baza.
7.2.5. Organizarea vamuirii
Daca operatiunile de achizitie/livrare nu dau nastere decât unor obligatii declarative putând sa fie foarte usor realizate de catre întreprindere, vânzarile si cumpararile din afara UE pun operatorului un numar de probleme: alegerea regimului, procedurilor, plata taxelor vamale, etc. În cazul în care face primii pasi pe pietele externe UE, firma îsi încredinteaza operatiunile unei firme specializate. Dezvoltarea fluxurilor determina firma sa consulte posibilitatea de a-si asuma toate obligatiile la nivel intern si sa caute solutii privind domeniul vamal adaptate nevoilor sale de functionare.
A. Comparatie între comisionarii vamali si crearea unui serviciu vamal
Comparatia se bazeaza pe criterii pe care acesta le defineste în functie de particularitatile întreprinderii si caracteristicile operatiunilor sale internationale. Aceasta decizie creeaza probleme specifice: selectarea operatorului în primul caz, reunirea mijloacelor umane si documentare în al doilea caz.
Criterii de alegere
|
Criterii care favorizeaza alegerea unui operator specializat |
Numar limitat de declaratii întocmite în întreprindere |
Întreprinderea care realizeaza mai putin de o suta de operatiuni pe luna are o rentabilitate scazuta la serviciul vamal. |
|
|
Diversitatea produselor importate si/sau exportate. |
Diversitatea produselor pledeaza în favoarea operatorului specializat întrucât este dificil pentru un serviciu intern sa fie la curent cu multitudinea dispozitiilor reglementarilor |
|
Criterii care impulsioneaza crearea unui serviciu vamal în cadrul întreprinderii |
Complexitatea produselor (produse de înalta tehnologie, de exemplu) |
Complexitatea produselor favorizeaza vamuirea interna în masura în care întreprinderea îsi cunoaste mai bine produsele decât operatorul specializat care este, de natura, generalist. |
|
Dorinta de a tempera/domoli fluxurile. |
Controlul fluxurilor logistice atât din amonte, cât si din aval gestiunea stocurilor sunt incompatibile cu asteptarile legate de suprasolictarea biroului vamal sau de supraîncarcari cu volum de munca ale operatorului specializat |
Acest studiu se prelungeste cu o comparatie a incidentelor financiare a fiecarei optiuni. Evaluarea serviciilor unui prestator specializat preia serviciile de facturare efectuate atât la import cât si la export, si eventualele amenzi vamale platite. Costul crearii unui serviciu vamal presupune organizarea întreprinderii la nivelul gestiunii documentare a operatiunilor sale comerciale, precum si disponibilitatea si competentele personalului. Crearea unui serviciu vamal în întreprindere nu presupune neaparat încetarea oricarei relatii cu un profesionist extern, mai ales pe motivul functiei sale de consilier: o împartire a obligatiilor se întrevede între serviciul vamal si acest intermediar care se va ocupa, de exemplu, de anumite operatiuni de regularizare.
B. Apelarea la un prestator/intermediar/operator specializat
Pentru ca externalizarea functiei vamale sa se deruleze în bune conditii, întreprinderea trebuie sa cunoasca statutul acestui prestator în scopul delimitarii interventiilor si fixarii responsabilitatilor si obligatiilor respective. Întreprinderea recurge de asemenea si la criterii de selectie a acestui operator.
a). Statuturile si rolurile prestatorilor/operatorilor specializati
Codul Vamal Comunitar prevede, la articolul 5, ca vamuirea în contul unei terte persoane sa se efectueze dupa doua modalitati:
A. reprezentare directa - operatorii actioneaza în contul si pentru o terta persoana. În acest caz, responsabilitatea lor este limitata si semnatura pe care o aplica pe declaratia în vama este facuta în numele si în contul întreprinderii care le-a încredintat vamuirea. Aceasta are calitatea de declarant si este singurul debitor al impozitelor.
B. reprezentare indirecta - intermediarii opereaza în contul altora, dar în nume propriu. Atunci când semneaza o declaratie vamala, invers fata de reprezentarea directa, ei raspund solidar pentru plata impozitelor împreuna cu întreprinderea.
Pentru orice operatiune, comisionarul elibereaza obligatoriu o factura care cuprinde doua elemente distincte:
a. onorariile pentru executarea mandatului si care sunt determinate liber de catre parti;
b. sumele platite administratiei vamale si catre alte administratii.
În cazul în care întreprinderea îi plateste cu întârziere avansul pe care comisionarul l-a platit, acesta îi poate pretinde dobânda asupra avansului sau «impozit pe avans de fond» a carei/carui suma este lasata la libera învoiala a partilor.
b) Alegerea intermediarului
Depinde de mai multe criterii:
A. natura produselor date spre vamuire având în vedere o anumita specializare sectoriala a comisionarilor/intermediarilor;
B. organizarea expedierii marfurilor care poate impune un operator precum anumiti transportatori feroviari.
C. proximitatea geografica care permite depasirea dificultatilor ce apar la momentul vamuirii (întârziere în transmiterea documentelor).
În cazul în care mai multi intermediari satisfac criteriile mai sus mentionate, punerea lor în concurenta este necesara în vederea obtinerii unei prestari la cel mai bun pret în termene compatibile cu nevoile/constrângerile întreprinderii.
Este de asemenea posibila încredintarea întregii operatiuni de import sau export unui comisionar de transport titular al unui acord de comisionariat vamal care sa se ocupe de toate operatiile: transport, tranzit, vama. O asemenea solutie reprezinta un interes practic evident. Se risca prin intermediul ei, în acelasi timp, reducerea controlului gestiunii operatiunii de catre întreprindere si cresterea costului, daca o activitate mai rentabila este folosita de catre operator pentru a compensa una mai putin rentabila.
7.2.6. Conceptul e-Customs în U.E.
La doi ani dupa întelegerea de comun acord din Toledo pentru dezvoltarea conceptului de e-customs, este vremea de a întocmi o evaluare provizorie decisiva. Trebuie amintit ca principala tinta a planului este simplificarea logica a procedurilor vamale care, dintr-un punct de vedere administrativ, sunt privite ca fiind neesential de complicate si birocratice.
Aceasta se poate obtine prin:
o simplificare radicala si modernizarea legii vamilor;
utilizarea exclusiva a sistemelor IT;
crearea unui singur ghiseu;
încorporarea procedurilor vamale;
introducerea managementului de risc comun pentru a standardiza inspectiile vamilor la frontierele exterioare.
Comisia Uniunii Europene a descris toate aceste masuri în detaliu în comunicatul ei din 24 Iulie 2003 catre Consiliu, Parlamentul European si Comitetul Economic si Social într-un mediu simplificat, fara documente pentru vami si comert, si în comunicatul ei despre rolul vamilor în administrarea integrata a frontierelor externe si a cerut aprobarea conceptului. În plus Comisia U.E. a prezentat propuneri despre adoptarea codului vamal a comunitatilor pentru a îndeplini cerintele conceptului de e-customs.
În ceea ce priveste crearea unui mediu de lucru simplificat fara hârtii pentru vami si comert, Consiliul a reactionat cu hotarârea sa din 5 Decembrie 2003. Pe scurt, aceasta hotarâre îndeamna statele membre sa se asigure prin stabilirea si desavârsirea interfetelor dintre sisteme nationale existente si planificate, ca aceste sisteme sunt aliniate cu regulile si standardele acceptate la nivelul Comunitatii. Între timp Comisiei i s-a cerut sa realizeze un plan de actiune multianual pentru electronizarea vamilor, în strânsa colaborare cu statele membre. Consiliul a luat nota de intentia Comisiei de a prezenta propunerile de modificare a codului vamal fara a face comentarii.
Din nou statele membre se lupta, aparent, sa-si mentina propriile concepte nationale si aceasta chestiune nu este compatibila cu telurile ambitioase ale comisiei U.E.
Cererea Statelor membre ca Comisia sa realizeze un plan de actiune multi-anual pentru crearea unui mediu de lucru electronic European este extrem de vag formulat si necesita a fi exprimata în termeni mai concreti. În timp ce Comisia pare a fi destul de pregatita sa faca asta, dorinta de schimbare a statelor membre nu pare a fi decisiva în unele cazuri.
7.2.7. Conceptul „Ferestrei Unice” (The Single Window Concept)
Importanta scurgerilor eficiente a informatiei
Eficienta cu care informatia poate fi înaintata de agentiile oficiale devine un factor cheie a competitivitatii firmelor sau agentiilor implicate în acticitati de cross-border. În bazele zilnice, comerciantii internationali trebuie sa prepare si sa înainteze valorile crescute ale informatiei autoritatilor guvernamentale de control, fiecare autoritate adesea având sisteme proprii specifice si documentatia lor. Aceste necesitati a informatiei extensive poate deveni un obstacol semnificant în afaceri si poate împiedica dezvoltarea comertului international. Cu cresterea integritatii economiilor din jurul lumii facilizând fara efort scurgerea informatiei care devine o necesitate presanta a guvernelor si afacerilor. Sistemele eficiente de informatii si procedurile pot creste semnificativ viteza a caror bunuri poate misca si reduce costurile, îmbunatati eficienta afacerilor si mari performantele economice ale unei tari.
Mediul „Ferestei unice”
Mediul „Ferestrei unice” tinteste în simplificarea scurgerilor de informatie între piata si guvern si sa aduca scopuri importante pentru toate partile implicate în comertul de cross-border. În sens teoretic, „Fereastra unica” poate fi descrisa ca „Un sistem care permite comerciantilor sa investeasca informatii cu un corp singur întrucât sa realizeze toate importurile sau exporturile legate de necesitatile regulate”.
În termeni practici, mediul „Ferestrei unice” furnizeaza o intrare, una fizica sau electronica, pentru supunerea si conducerea tuturor datelor, si actele legate de eliberarea tranzactiei, internationale. Aceasta „intrare” este condusa de o agentie care informeaza agentiile apropiate si/sau controalele combinate direct. Un mediu al „Ferestrei unice”, mai mult de atât, o aplicatie practica a conceptelor facilitate a comertului pentru reducerea barierelor comertului netarifar si livrarea imediata a beneficiilor tuturor membrilor comunitatii de comert.
În scopul de a implementa mediul „Ferestrei unice”, guvernele trebuie în primul rând sa simplifice si sa mareasca scurgerea de informatie legata de comertul comercial. În asa fel, ei trebuie sa coordoneze si sa minimzeze cererile juridice de date legate de comert. Odata cererile de informatie oficiale si comerciale au fost rationalizate, aceste aranjari de date pot fi standardizate si mai târziu armonizate pentru beneificiul comunitatii de comert.
Guvernele poi mai degraba sa mari scurgerea de informtie identificând si adoptând informatii necesare si tehnologii comunicationale (ICT). Combinate cu dezvoltarea, standardizarea si armonizarea informatiei, aplicatia efectiva a ICT poate ajuta maximizarea scurgerilor de date rezultând mai repede, mai usor si la costurile comertului international mai mici.
În structura organizatiei mondiale a consumatorilor (WCO), natiunile unite si alte variate organizatii internationale, în cadrul carora multe lucruri au fost deja facute si continua sa fie facute, simplificând si armonizând cererile de informatii. Un exemplu de asa standarde si recomandatii este Conventia Internationala de Simplificare si Armonizarea Procedurilor pentru clienti (Conventia Kyoto). Aceasta conventie încorporeaza principiul coordonarii de clienti cu privire la inspectia de bunuri care este de asemenea examinata de alte autoritati relevante. În continuare, alte provizii abordate în conventie, operatia de controale combinate a border-crossing-ului si stabilirea oficiilor pentru clienti.
WCO dezvolta o structura pentru îmbunatatirea scurgerilor prin modelul de date al clientilor al WCO ca o parte al proceselor sistemului de modernizare si al proceselor de organizare a declaratiilor de import si export ca si pentru raportul de încarcatura. Modelul de date WCO este un efort colaborat între guvern si comert pentru a furniza o structura efectiva pentru facilitarea comertului international prin date simplificate si armonizate. Aceste perceptii sunt la fel întarite prin Recomandarea UN/CEFACT nr. 18: „Masuri facilitare legate de procedurile comertului international”. De exemplu, aceasta recomanda ca vânzatorii si cumparatorii trebuie sa alinieze toate documentele relevante elaborate de Natiunile Unite pentru actele comerciale. Sugerarile recomandate ca autoritatile guvernamentale trebuie sa ceara minimum de date si acte pentru controalele propuse, si unde e posibil sa utilizeze informatii comerciale.
În continuare este propus ca guvernele trebuie sa ceara date de import si export numai o data si trebuie sa permita supunerea datelor unei singure entitati si daca multe autoritati variate trebuie sa inspecteze bunurile, asa inspectii trebuie coordonate, si daca e posibil permise în acelasi timp. Un acces în atingerea acesteia este introducerea mediului „Ferestrei unice”, cum a fost explicat mai sus.
Cum poate lucra „Fereastra unica” în practica
Fereastra unica poate lua diferite forme. În timp ce nu este limitata în regimurile clientilor, mediul „Ferestrei unice” trebuie sa reprezinte o cooperare apropiata între toate departamentele sau autoritatile implicate. Clientii, din cauza rolului lor pivotal la limite, poate fi agentia cel mai bine înlocuita ca „intrare”, punct de primire si coordonare a scurgerii de informatie legata de realizarea tuturor cererilor regulate de cross-border.
Un mediu a „Ferestrei unice” nu implica necesar implementarea unei informatii de calitate înalta si tehnologii comunicationale (ICT). Cu toate ca facilitatea poate fi marita daca guvernele identifica si adopta oportunitati relevante de ICT. În timpul a mai multi ani, variate programe de „Fereastra unica” au fost dezvoltate si efectiv introduse. O selectie de aceste modele este descrisa mai jos:
- Autoritatea unica: Clientii coordoneaza si/sau maresc toate controalele legate de limite. De exemplu în Suedia si în Olanda oficiile de clienti au multe sarcini bazate pe repartizarea guvernamentala la autoritati.
- Un sistem unic, integrând colectarea electronica, folosirea si desemnarea datelor din comertul international legate de comert care trece de bariere. De exemplu în SUA este stabilit un program pilot care permite comerciantilor sa se supuna datelor standard numai odata si sistemul distribuie datele agentiilor care sunt cointeresate în aceste tranzactii.
- Un sistem automat prin care un comerciant poate sa supuna electronic declaratii comerciale la diferite autoritati pentru procesarea si aprobarea unei singure aplicatii. În aceasta aprobare, permisele aprobate sunt transmise electronic la calculatorul care le transmite. Asa un sistem este folosit în Singapore si Mauritius. Mai mult de atât în sistemul singaporean, taxele si datoriile sunt trimise automat si deduse de la conturile bancare ale comerciantilor.
Când luam în considerare modelele de mai sus este important de adus la cunostinta ca cu toate ca multe afaceri si practici comerciale sunt comune printre tari, fiecare tara va avea la fel conditiile si cerintele sale unice.
CITES = (Conventia
de
Vezi
Ordinul nr. 6538/20.06.2007 al Autoritatii Nationale a
Vamilor, pentru aprobarea Normelor privind accesul operatorilor economici
Caraiani, Gh., Simplifying Customs Procedures in European Legal System – The Programme of the International Scientefic Conference „European Integration – New challenge for the Romanian”, 3rd Edition, May 25-26, 2007, Oradea, Faculty of Economics, University of Oradea, section Economic Sciences, tom XVI, 2007.
|