COTAREA DESENULUI DE CONSTRUCŢII
Operatia de înscriere pe desenul unui obiect a dimensiunilor liniare care îi determina toate elementele geometrice se numeste cotare.
Valoarea numerica a unei dimensiuni înscrise pe desen se numeste cota.
1.1. &nb 23323r1715x sp; &nb 23323r1715x sp; REGULI GENERALE DE COTARE
1.1.1. &nb 23323r1715x sp; TRASAREA LINIILOR
Elementele cotarii sunt: linia de cota, linia ajutatoare, linia de indicatie, cota. ( fig.1 )
![]()
![]()
![]()

![]()
Linie
de cota
![]()
![]()
![]()
Linie de indicatie
![]()
![]()
![]()
Linie ajutatoare

![]()
![]()
Cota
![]()
Fig. 1. Elementele cotarii
Linia de cota este linia deasupra careia se înscrie grafic cota.
Linia ajutatoare delimiteaza grafic dimensiunile ce se coteaza.
Linia de indicatie precizeaza pe desen: elementul la care se refera o prescriptie tehnica, un numar de pozitie, o notare conventionala, o cota de nivel, o cota care din lipsa de spatiu nu poate fi scrisa pe linia de cota.
1.1.2. &nb 23323r1715x sp; REGULI DE REPREZENTARE GRAFICĂ A ELEMENTELOR COTĂRII.
Linia de cota se traseaza cu linie continua subtire C3. Se delimiteaza prin punctele îngrosate sau liniute înclinate la 450, fata de linia cotei, în desenul de constructii, si cu sageti, în desenul de instalatii.
Liniile de cota se traseaza paralel cu liniile de contur la distanta minima de 7 mm de acestea sau fata de o alta linie de cota. Liniile de cota ale arcelor si unghiurilor se traseaza circular. Se recomanda ca trasarea liniilor de cota sa se faca în ordinea crescânda a cotelor. Se evita intersectia liniilor de cota între ele sau cu linii ajutatoare si de indicatie; de asemenea se evita trecerea liniei de cota prin goluri. Liniile de cota ale obiectelor reprezentate întrerupt se traseaza complet ( fig.2 ).

Fig. 2 Trasarea liniilor de cota pentru
obiecte desenate întrerupt.
În cazul reprezentarii elementelor simetrice, acestea se pot cota numai pe una din parti; cotele generale se indica obligatoriu pe linia de cota generala ( fig.3 ).

Fig. 3. Cotarea elementelor simetrice
Daca în desen linia de cota a razelor, a diametrelor, a unghiurilor este mai mica de 6 mm, sagetile se indica dinspre exterior sau se utilizeaza o linie de referinta ( fig. 4. a, b, c, d ).
![]()


![]()
![]()
a. b. c. d.
Fig. 4. Cotarea razelor, a diametrelor, a unghiurilor ale caror linii de cota sunt mai mici de 6 mm.
Linia ajutatoare se traseaza cu linie subtire C3. Pot fi folosite ca linii ajutatoare si liniile de contur sau axele. Linia ajutatoare se traseaza în general perpendicular pe linia de cota pe care o depaseste cu 2.3 mm; pentru claritatea desenului se admite un unghi de 450 sau 600 între liniile ajutatoare si linia de cota ( fig. 5 ).

Fig. 5. Trasarea liniilor ajutatoare la un unghi de 450 fata de liniile de cota.
Linia de indicatie se traseaza cu linie continua subtire C3. Ea se termina cu un punct îngrosat pe elementul respectiv când se refera la o suprafata si cu o sageata când se refera la un contur.
Cotele se scriu cu cifre arabe, cu dimensiunea nominala a scrierii de minimum 2,5 mm; pe acelasi desen toate cotele se scriu cu aceeasi dimensiune nominala ( 2,5..3,5 mm ).
În cazul desenelor de constructii, cotele se exprima în centimetri pentru dimensiunile sub 1,00 m si în metri pentru dimensiunile peste 1,00 m. Când trebuie indicati si milimetri, acestia se scriu ca exponenti. Cotele elementelor metalice, se exprima numai în milimetri. În cazul desenelor de instalatii, valoarea cotelor se exprima în milimetri. Dupa scrierea cifrelor nu se trece simbolul unitatii de masura în care este data cota respectiva.
Înainte de cotele diametrelor se trece semnul conventional Ř. Înaintea cotelor razelor se trece simbolul R, când nu este indicat în desen centrul arcului de cerc.
Cotele se scriu deasupra liniei de cota, la 1.2 mm, astfel încât sa poata fi citite de jos si din dreapta desenului.
În portiunea în care se înscrie cota, se admite întreruperea hasurii, a liniei de contur, a axei, daca nu se poate scoate cota în spatiul liber. Când spatiul nu permite scrierea cotei pe linia de cota, aceasta se poate scrie dedesubtul ei, alaturat, pe prelungirea acesteia sau în dreptul unei linii de indicatie.
1.2. &nb 23323r1715x sp; &nb 23323r1715x sp; REGULI SPECIFICE DE COTARE
1.2.1. NOTAREA AXELOR DE TRASARE
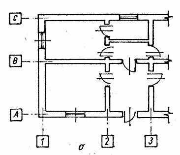
Axele de trasare ale constructiilor se marcheaza cu cifre arabe si cu litere majuscule înscrise în patrate cu latura de 6..9 mm, dupa scara desenului. Se recomanda sa se marcheze cu cifre axele transversale sau radiale si cu litere axele longitudinale sau circulare ( fig. 6 ).

Fig. 6. Notarea axelor de trasare a constructiilor
1.2.2. COTAREA PEREŢILOR
Elementele din zidarie se coteaza în plan prin pozitionarea în raport cu axele de trasare ale sistemului constructiv, considerând ca axa zidurilor exterioare este întotdeauna la 125 cm fata de interior, iar cea a axei zidurilor interioare de rezistenta se afla în axa geometrica. Pozitia se mai noteaza si prin dimensiunea si distanta dintre pereti, prin cote interioare.
Pe desenele de ansamblu, cotele sunt cele ale dimensiunilor modulate; pe desenele de detaliu, elementele se coteaza cu dimensiunile lor de baza ( de exemplu, grosimea peretilor din caramida din desenele de ansamblu se coteaza cu 75, 125, 25, 375 etc., iar în desenele de detaliu cotele sunt 65, 115, 24, 365 sau 65, 115, 240, 365 mm ).
Dimensiunile urechilor de zidarie pentru usi interioare în planurile de ansamblu se coteaza separat pentru câteva locuri caracteristice; în desenele de executie se reprezinta aceste dimensiuni în detaliile de montaj ale tâmplariei.
În cazul peretilor care nu ajung pâna la planseu, înaltimea lor se poate indica prin notatia h = ..., scrisa în lungul peretelui, sau prin trimiterea la o nota explicativa.
1.2.3. COTAREA STÂLPILOR
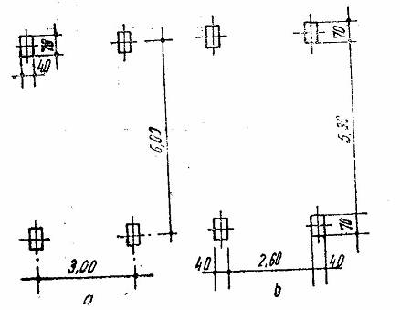
Pozitia stâlpilor se determina fie prin cotarea distantei dintre axele stâlpilor ( fig. 7,a ), fie prin cotarea distantei dintre fetele lor ( fig. 7,b ).

Fig. 7. Cotarea pozitiei stâlpilor din beton armat
În cazul repetarii în sir a unor elemente identice si echidistante asezate pe aceeasi linie, se poate înlocui sirul de cote partiale cu o cota totala între axele sau fetele elementelor marginale, scrisa sub forma unui produs între numarul distantelor egale si dimensiunea care se repeta; la capatul sirului se coteaza unul sau doua elemente, precum si dimensiunea care se repeta ( fig. 8 ).

Fig. 8. Cotarea elementelor identice si echidistante situate pe aceeasi axa.
1.2.4. COTAREA GOLURILOR PENTRU UsI sI FERESTRE
Cotele tâmplariei ( usi si ferestre ) se dau în plan numai în desenele de executie si reprezinta dimensiunile modulate ale golurilor zidariei scrise sub forma de fractie pe linia de cota a golului; la numarator se scrie latimea, iar la numitor înaltimea golului de la fata pardoselii finite, la usi, sau de la parapet, la ferestre ( fig. 9 ).

Fig. 9. Cotarea usilor si ferestrelor în plan
În sectiuni, golurile pentru usi si ferestre se pozitioneaza prin cote verticale. Aceste cote reprezinta dimensiunile efective exterioare ale tâmplariei plus locul liber ( jocul ) necesar pentru montaj. Cotele golurilor pentru usi si ferestre exterioare se scriu în exteriorul conturului cladirii. Pozitia golurilor la peretii exteriori se indica prin cotarea succesiunii de plinuri si goluri; facultativ se pot cota si distantele de la axele lor fata de un reper determinat.
Golurile suprapuse se reprezinta si coteaza separat; cele care nu sunt cuprinse în planul de sectionare se reprezinta cu o linie întrerupta, indicându-se si cota parapetului respectiv.
Pentru golurile cu forme variate se dau cotele dreptunghiului de gabarit cu trimiterea la detaliu ( fig. 10 ); daca în gol nu se monteaza tâmplarie, se pastreaza acelasi sistem de cotare, însa nu se mai trece cerculetul de notare a indicativului.
Pozitia golurilor din peretii interiori se indica prin cota de la marginea golului, la reperul cel mai apropiat ( zid, stâlpi etc. ). Înaltimea de la care începe golul ferestrei ( parapetul ) se noteaza în dreptul acestuia cu p = ..., fata de cota pardoselii; daca parapetele au înaltime identica în acelasi desen, cota lor se indica numai în câteva locuri.

Fig. 10. Cotarea în plan a golurilor cu forme curbe
1.2.5. COTAREA SECŢIUNILOR ELEMENTELOR MICI
Sectiunile elementelor mici, desenate în plan, se coteaza fie obisnuit, fie prin înscrierea pe o linie de referinta a cotelor celor doua laturi, înmultite între ele. Prima cota este aceea a laturii paralele cu baza plansei în pozitia normala de citire a desenului ( fig. 11 ). Înaltimea de la care începe golul fata de nivelul pardoselii se scrie sub cotele sectiunii lui, precedata de notatia h = ....
Literele sau cifrele romane din dreptul acestor goluri indica nivelul pe care îl deservesc si anume: S - pentru subsol; P - pentru parter; I - pentru etajul I; II - pentru etajul al II lea etc. Golurile de aceeasi sectiune si echidistanta se pozitioneaza prin cotarea distantei totale dintre axele sau fetele elementelor marginale sub forma de produs între numarul de repetari si dimensiunile care se repeta ( fig. 12 ).

Fig.11. Cotarea în plan a sectiunilor elementelor mici

Fig. 12. Cotarea golurilor identice si echidistante situate pe aceeasi axa.
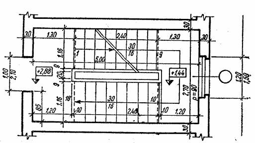
1.2.6. COTAREA SCĂRILOR
Dimensiunile treptelor scarilor se înscriu pe linia pasului, latimea deasupra, înaltimea dedesubt ( fig. 13 ). Latimea podestelor se coteaza pâna la linia contratreptei ( linia întrerupta ) sau pâna la vârful treptei în cazul scarilor fara profil la contratreapta. Pe palierele scarilor se indica obligatoriu cotele de nivel respective ( de exemplu + 1,44; + 2,88 ).

Fig.13. Cotarea scarilor
1.2.7. COTAREA PANTELOR
Pantele se indica printr-o sageata paralela cu panta, astfel: având sensul de urcare pentru scari, rampe de circulatie ( fig. 14 a ); având sensul de coborâre pentru pante de scurgere ( acoperis, terasamente, canalizare etc. ), ( fig. 14, b si c ).
Valoarea pantei se scrie sub forma de raport sau de procent deasupra sagetii; în planuri sagetile care indica directia pantei au lungimea elementului respectiv.

Fig. 14. Indicarea pantelor.
1.2.8. INDICAREA COTELOR DE NIVEL
Cotele de nivel se indica în metri cu doua zecimale ( chiar daca acestea sunt 0 ). Cota de reper se indica prin ± 0,00. Nivelul de reper se considera în general nivelul pardoselii finite de la parterul corpului principal al cladirii; în cazuri speciale se poate lua si alt nivel caracteristic.
La înscrierea cotelor de nivel în sectiuni, fatade si planuri se utilizeaza simboluri sub forma de triunghi echilateral ( înaltimea triunghiului egala cu a cifrelor de cota ).
Simbolurile se utilizeaza astfel:
- &nb 23323r1715x sp; &nb 23323r1715x sp; pentru cote în raport cu nivelul - reper, simbolul înnegrit pe jumatate ( fig. 15 a );
- &nb 23323r1715x sp; &nb 23323r1715x sp; pentru cote în raport cu un alt nivel decât cel de reper stabilit, simbolul neînnegrit, mentionându-se care este reperul luat în considerare ( fig. 15 b );
- &nb 23323r1715x sp; &nb 23323r1715x sp; pe planuri, simbolul se completeaza cu un dreptunghi în care se scrie cota ( fig. 15 c ). Simbolurile pot fi reprezentate si numai prin jumatate de triunghi; pe acelasi plan însa, notatiile vor fi unitare ( fig. 15 d ). Pentru claritatea desenului, cota de nivel se poate aseza si pe o linie de referinta ( fig. 15 e ).

Fig. 15. Indicarea cotelor de nivel.
|