solicitari în domeniul plastic
1. Sa se aplice
formula (*) la o sectiune dreptunghiulara, examinând apoi cazurile
particulare
si
(*)
Rezolvare
Se înlocuieste
dA = bdy
si integralele devin


Înlocuind limitele, se obtine
(1)
În cazul particular = h/2, întreaga sectiune este solicitata elastic, iar relatia (1) devine
(2)
adica se regaseste formula elastica a încovoierii. Pentru = h/4, formula (1) devine:
(3)
2. Sa se aplice formula (**) la sectiunea dreptunghiulara, examinând si cazurile particulare = h/2, = h/4,
M = σc (We + Sp) (**)
Rezolvare
Modulul de rezistenta a partii de sectiune solicitata elastic este:
![]()
Momentul static al partii de sectiune solicitata plastic este:

Înlocuind în relatia (**), rezulta:

Pentru = h/2 se regaseste formula de încovoiere a solicitarii elastice (formula lui Navier)
La = h/4 rezulta:
(3)
iar pentru = 0 se gaseste:
(4)
3. Sa se determine raportul dintre momentul încovoietor capabil al unei grinzi de sectiune dreptunghiulara solicitata total plastic si cel corespunzator când grinda este solicitata total elastic cu max c în ipoteza materialului ideal plastic.
Rezolvare
Se face raportul valorilor (4) si (2) de la problema 2.

Aceasta arata ca solicitarea total plastica duce, în cazul grinzii de sectiune dreptunghiulara, la o crestere de 50% a momentului încovoietor capabil.
Sa
se determine sarcina limita
la bara
dublu încastrata din figura 1.
Figura 1
În momentul atingerii
sarcinii limita, se produce articulatia plastica în mijlocul
barei si cele trei momente încovoietoare au valoarea
Rezolvare
Scriind momentul încovoietor în mijlocul barei, rezulta:
![]()
de unde se obtine
![]()
iar în cazul unei sectiuni dreptunghiulare
![]()
5. Sa se determine momentul încovoietor limita în articulatia plastica a unei bare de sectiune circulara.
Rezolvare
Momentul limita este:
![]()
unde Sp este momentul static al celor doua semicercuri fata de axa neutra:
![]()
![]()
Sa se determine la ce valori ale fortei P cele doua segmente ale barei din figura 2 intra succesiv în domeniul plastic si ce tensiuni si deformatii specifice iau nastere în cele doua cazuri. Sa se determine apoi deformatia totala si deformatia remanenta la descarcare. Se dau: c = 360 N/mm2; E = 125 Ep = 2 · 105 N/mm2; A1 = 600 mm2 ; A2 = 800 mm2l l1 = 1,2 m; l2 = 1,6 m.

Figura 1
Rezolvare
Forta la care primul segment de bara intra în domeniul plastic este:
P1 = A1 c = 216000 N,
iar tensiunile si deformatiile specifice au valorile:
c N mm P A N mm
Forta la care si al doilea segment de bara intra în domeniul plastic precum si tensiunile si deformatiile specifice sunt
P2 = A2 c = 288000 N;
Deformatia totala si remanenta la descarcare:

![]()
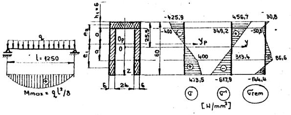
7 Sa se determine valoarea sarcinii q la grinda din figura 2, daca se cunoaste înaltimea zonei plastice în partea superioara h1 = 6 mm. Sa se determine apoi tensiunile remanente la descarcare.
Se dau: c = 400 N/mm2 ; E = 5 Ep = 21 · 104 N/mm2.

Figura 2
Rezolvare
Pozitia axei neutre Opzp se determina din relatia:

în care:
= 24 a; e = 0;
= 12 (60 - h1 - 2a) = 658 - 24 a;
e = a + 0,5 (60 - h1 - 2 a) = 27;
= 3 · h1 = 216; e2
= - (a + 3).
Înlocuind, se obtine ecuatia a2 - 9a - 175,5 = 0, din care rezulta a = 18,5 mm.
Tensiunile din sectiunea cea mai solicitata sunt:

c N mm
N mm
![]()
Marimile geometrice de calcul sunt:
![]()
![]()
![]()
Momentul încovoietor din sectiune este:

Din conditia Mp
=
, rezulta q
= 27,86 N/mm.
Coordonata centrului de greutate al sectiunii fata de axa O′y′ este:
![]()
iar momentul de inertie al întregii sectiuni are valoarea
![]()
Tensiunile sunt
N mm
N mm
Însumând diagramele si ′ se obtine diagrama tensiunilor remanente la descarcare rem
|