Elementele articulatiei cardanice care se calculeaza sunt: furca, crucea si rulmentii cu role-ace.
Furca cardanica este solicitata de forta F (ce actioneaza in punctul B si este perpendiculara pe planul furcii (fig. 3.15).
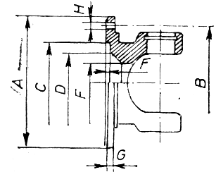
Fig. 3.15.Schema decalcul a furcii articulatiei cardanice
Sectiunea periculoasa A-A este solicitata la incovoiere si la rasucire. Forta F care solicita fiecare brat al furcii cardanice este data de relatia:
(3.12)
in care: Mc este momentul de calcul al transmisiei longitudinale; R-raza medie la care actioneaza forta F.
Efortul unitar de incovoiere in sectiunea A-A este:
(3.13)
unde Wi=b*h2/6 — pentru sectiunea dreptunghiulara si
Wi=b*h2/10 — pentru sectiunea eliptica.
Sub actiunea fortei, F bratul furcii, in sectiunea A-A, este solicitat la rasucire:
(3.14)
unde Wt=ab2h pentru sectiunea dreptunghiulara si
Wt=pb2h/16 0,2 b2h pentru sectiunea eliptica.
Coeficientul a depinde de raportul h/b (tabelul 3.1).
Valorile coeficientului a Tabelai 3.1
|
h/b |
1 |
1,2 |
1,5 |
1,75 |
2 |
2,5 |
3 |
4 |
5 |
6 |
8 |
10 |
|
|
a |
0,200 |
0,208 |
0,231 |
0,239 |
0,246 |
0,258 |
0,267 |
0,282 |
0,291 |
0,299 |
0,307 |
0,312 |
|
Pentru materialele furcilor cardanice, efortul unitar admisibil la incovoiere este sai=100—120 N/mm2, iar efortul unitar admisibil la torsiune tat=120—150 N/mm2.
Furcile cardanice se executa din oteluri cu continut mediu de carbon, 0,35—0,45%, sau din oteluri de imbunatatire slab aliate. Dupa calire si revenire, duritatea furcilor variaza intre 197 300 HB in functie de tipul automobilului.
In tabelul 3.2 se dau principalele dimensiuni ale furcilor cardanice in functie de momentul maxim transmis.
Principalele dimensiuni ale furcilor cardanice in functie de momentul maxim transmis Tabelul 3.2
|
Momentul maxim transmis, N.m |
A |
B |
C |
D |
E |
F |
G |
H |
|
135 |
58 |
47+0,05 |
30 |
24 |
18 |
1,5+0,2 |
3,5 |
5 |
|
225 |
65 |
52+0,05 |
35 |
24 |
18 |
1,7+0,2 |
4,5 |
6 |
|
400 |
75 |
62+0,05 |
42 |
35 |
27 |
2+0,15 |
5,5 |
6 |
|
755 |
90 |
74+0,05 |
47 |
46 |
36 |
2,5+0,l5 |
6 |
8 |
|
1350 |
100 |
84 +/- 0,1 |
57 |
56 |
40 |
2,5+0,l5 |
7 |
8 |
|
2400 |
120 |
101,5 +/- 0,1 |
75 |
65 |
45 |
2,5+0,l5 |
8 |
10 |
|
4200 |
150 |
130 +/- 0,1 |
90 |
75 |
60 |
2,5+0,l5 |
9 |
12 |
|
7600 |
180 |
155 +/- 0,1 |
110 |
78 |
60 |
2,5+0,l5 |
10 |
14 |
|
|
||||||||
Crucea cardanica este supusa solicitarilor de incovoiere, forfecare si strivire de catre forta Fl (fig. 2,16). Forta F1 este rezultanta a doua forte, una din partea furcii arborelui conducator si alta din partea furcii arborelui condus. Rezultanta care actioneaza asupra fiecarui brat al crucii cardanice se calculeaza cu relatia:
(3.15)
unde g este unghiul dintre axele arborilor.
Efortul unitar la incovoiere in sectiunea A-A, se calculeaza cu relatia:
(3.16)
Se admite un efort unitar admisibil la incovoiere sai=150—180 N/mm2.
Solicitarea la forfecare la baza fusului se determina cu relatia:
(3.17)
in care forta F` se calculeaza cu relatia:

(3.18)
Se recomanda taf=50—80 N/mm2.
Verificarea1 la strivire se face determinand presiunea specifica pe fusul crucii, sub actiunea fortei F1 cu relatia:
(3.19)
Se recomanda: ssa=8—10 N/mm2 pentru bucse din otel; ssa=35— —45 N/mm2 pentru rulmenti cu role-ace.
In tabelul 3.3 se dau principalele dimensiuni ale crucilor cardanice in functie de momentul maxim transmis.
Tabelul 3.3
|
Momentul maxim transmis, N.m |
d |
D |
H |
#1 |
|
135 |
8,88 |
17 |
37 |
42 |
|
225 |
10,19 |
19 |
44 |
48 |
|
400 |
12,72 |
22 |
54 |
54 |
|
450 |
13,42 |
23 |
53,8 |
58,2 |
|
755 |
15,12 |
26 |
62,8 |
69,8 |
|
1 350 |
18,28 |
30 |
74,2 |
81,7 |
|
2400 |
22,25 |
35 |
89,8 |
96,8 |
|
4200 |
27,83 |
44 |
117,8 |
124,8 |
|
7500 |
32,44 |
50 |
143,8 |
152,8 |
|
|
||||
Crucile cardanice se executa din oteluri aliate de cementare, elementul principal de aliere fiind cromul. Cementarea se face pe o adancime de 0,7—1,5 mm. Duritatea variaza intre 56 si 65 HRC.
Rulmentii utilizati la articulatiile cardanice se caracterizeaza printr-o miscare oscilatorie. Capacitatea portanta dinamica a rulmentilor cu role-ace se determina cu relatia:
C=afKS [N] (3.20)
in care: a — este un coeficient care tine seama de caracterul rotatiei;
f — coeficient ce tine seama de conditiile de incarcare si functionare;K — sarcina specifica, in N/cm2; S — suprafata echivalenta de sprijin.
Coeficientul a, pentru rulmentii cu ace cu inel exterior forjat, are valoarea a=0,66, in cazul rotatiei continue, si a=0,6, in cazul rotatiei oscilatorii. Pentru celelalte tipuri de rulmenti cu ace, a==l, in cazul rotatiei continue, si a=0,9, in cazul rotatiei oscilatorii, in cazul sarcinii variabile, se recomanda f=0,7. Sarcina specifica K se determina in functie de durabilitatea adoptata si de produsul nd din figura 3.17 (n fiind turatia, in rpm, iar d diametrul caii de rulare, in mm). Valorile K determinate cu ajutorul diagramei din figura 3.17 corespund unei duritati HRC=60. Daca duritatea este mai redusa, atunci K trebuie micsorat la K'=nK. Coeficientul n este dat in figura 3.18, in care curba 2 este valabila pentru rulmentii cu inel exterior forjat, iar curba l pentru ceilalti rulmenti cu ace. In general, pentru valorile extreme ale lui d si n, valorile pentru K se adopta: Kmax=<50 N/mm2 pentru rulmentii cu inel exterior forjat si Kmax=<70 N/mm2 pentru restul rulmentilor.
Duritatea (HRC)
Fig. 3.18. Coeficientul n de influentaFig. 3.19. Coeficientul n1 de influenta
a duritatii sarcinii specifice K.influenta a temperaturii asupra capacitatii
dinamice portante C.
Suprafata echivalenta de sprijin se determina cu relatia:
S=l*d/100 [cm2] (3.21)
in care l este lungimea acului rulmentului, in mm
Influenta temperaturii asupra capacitatii portante dinamice C se ia in considerare prin coeficientul n1 de micsorare a acesteia (C`=n1C), conform figurii 3.19.
Capacitatea portanta statica a rulmentilor cu ace se determina cu relatiile:
pentru rulmentii cu inel exterior forjat:
C0=0,66 K0 S;(3.22)
pentru restul rulmentilor:
C0=K0 S,(3.23)
in care: S este suprafata echivalenta de sprijin; K0=165 N/mm2 pentru rulmentii cu inel exterior forjat; K0= 210 N/mm2 pentru restul rulmentilor cu ace.
In cazul in care duritatea HRC<60, valorile sarcinii specifice K0 se micsoreaza (K`0 = n' K0) conform curbei l (fig. 3.20) pentru rulmentii cu inel exterior forjat sau dupa curba 2 pentru restul rulmentilor.
|