INSTALATII FRIGORIFICE
NOTIUNI GENERALE
Navele in general sunt dotate cu instalatii frigorifice, destinate asigurarii unor regimuri de temperaturi scazute, cu urmatoarele utilizari:
instalatii frigorifice de cambuza, pentru pastrarea alimentelor, cu regimuri diferite de temperatura = se intilnesc la majoritatea navelor maritime;
instalatii frigorifice pentru congelarea, depozitarea si pastrarea pestelui sau produselor de peste = se intilnesc la navele de pescuit oceanic;
instalatii frigorifice cu capacitati mari, montate pe nave frigorifice destinate pastrarii si transportului de produse alimentare cum ar fi: peste, carne, unt, etc.;
instalatii frigorifice montate pe navele transportoare de gaze lichefiate;
instalatii frigorifice pentru climatizare, in vederea asigurarii unui regim optim de temperatura si umiditate a aerului, necesar confortului echipajului sau pasagerilor, precum si unor procese tehnologice in unele cazuri;
frigidere de tip casnic, necesare pastrarii unor cantitati mici de alimente si pe timp scurt.
Instalatiile frigorifice se clasifica dupa mai multe criterii:
dupa modul de producere a frigului, in:
a) instalatii frigorifice cu comprimare de vapori cu racire directa;
b) instalatii frigorifice cu comprimare de vapori cu racire indirecta prin agent intermediar (saramura);
c) instalatii frigorifice prin absorbtie de tip frigider;
d) etc.
dupa modul de realizare al comprimarii, in:
a) instalatii mecanice cu compresor intr-o treapta de comprimare;
b) instalatii mecanice cu compresor in doua trepte de comprimare;
c) instalatii mecanice cu compresor in trei trepte de comprimare.
PRODUCEREA FRIGULUI ARTIFICIAL IN INSTALATIILE FRIGORIFICE CU COMPRESOR SI RACIRE DIRECTA
In practica navala cele mai folosite sisteme frigorifice sunt cele cu comprimare de vapori (cu ajutorul compresoarelor).
Producerea frigului artificial are la baza absorbtia decaldura de la corpurile (spatiile) ce trebuiesc racite, cu ajutorul unor fluide, denumite agenti frigorifici si transmiterea acestei calduri mediului inconjurator.
In principiu, vaporii de agent frigorific sunt comprimati cu ajutorul compresoarelor, apoi lichefiati prin racire in condensatoare, dupa care se vaporizeaza in interiorul unor serpentine (vaporizatoare) instalate in spatiile de racire. Vaporizarea facindu-se prin absorbtie de caldura, va avea ca efect scaderea temperaturii in aceste spatii.
Cei mai utilizati agenti frigorifici in instalatiile navale sunt: amoniacul si freonii.
In figura de mai jos sunt reprezentate partile componente si circuitul celei mai simple instalatii frigorifice:

Compresorul C, absoarbe vaporii reci formati in vaporizatorul V, a caror stare este caracterizata de punctul a. Vaporii sunt comprimati adiabatic (fara schimb de caldura) in compresor, marindu-le presiunea si implicit temperatura pina la starea din punctul b, de vapori saturati uscati.
In condensorul K vaporii de agent
frigorific refulati de compresor se lichefiaza (condenseaza) la temperatura si
presiune
In ventilul de laminare VL, se produce laminarea agentului frigorific lichefiat, unde, ca efect al destinderii adiabatice, agentul este partial vaporizat, a 12112l117m flindu-se intr-o stare de fierbere. In vaporizatorul V, agentul frigorific iesit din ventilul de laminare continua fierberea partii de lichid, transformindu-se in vapori la presiuni si temperaturi scazute si constante (to si po = ct.), absorbind caldura latenta de vaporizare necesara qo (kcal/kg) de la mediul pe care-l raceste sau il mentine la temperaturi scazute.
Cu acest proces termodinamic, vaporizarea d - a, ciclul se inchide, prin repetarea sa, efectul frigorific de racire este continuu.
3. INSTALATII FRIGORIFICE
3.1. INSTALATII FRIGORIFICE CU O TREAPTA DE COMPRIMARE.
In figura de mai sus s-a reprezentat cea mai simpla instalatie frigorifica cu compresor intr-o singura teapta de comprimare, utilizata in cazul instalatiilor cu puteri frigorifice mici, sub 5 000 kcal daN/h.
Exista instalatii intr-o singura treapta de comprimare de puteri frigorifice mai mari (peste 5 000 - 10 000 kcal daN/h).
Aceste instalatii contin si alte parti componente ca de exemplu:
separator de lichid care separa agentul lichid ramas nevaporizat in serpentina vaporizatorului;
subracitor (supraracitor) care sa raceasca si mai mult agentul lichid racit in condensator;
rezervor de lichid plasat sub condensator in scopul acumularii lichidului, lasind astfel permanent descoperita suprafata tevilor condensatorului pentru efectuarea schimbului de caldura intre apa de racire si agentul frigorific.
3.2. INSTALATII FRIGORIFICE CU DOUA TREPTE DE COMPRIMARE.
In cazul temperaturilor ridicate a apei de racire de la condensator sau temperaturi de vaporizare prea coborite care duc la incalziri neadmisibile a vaporilor la sfirsitul comprimarii, se intrebuinteaza instalatiile in 2 sau 3 trepte.
Redam mai jos schema unei instalatii frigorifice cu doua trepte de comprimare (in schema s-a figurat un singur vaporizator):

Vaporii formati in vaporizatoarele 7, dupa ce trec printr-un separator de lichid 6 sunt aspirati de compresorul 1 (de joasa presiune cu 2 cilindri).
Compresorul de joasa presiune refuleaza vaporii intr-un recipient 2, numit butelie de presiune intermediara, care primeste agent lichid de la rezervorul 4 printr-un ventil de reglare, astfel incit o treime de butelie sa fie plina cu agent lichid.
Vaporii trimisi de compresorul de joasa presiune sunt obligati sa treaca prin stratul de lichid, deoarece conducta prin care vaporii intra in butelie are capatul sub nivelul lichidului; astfel vaporii racindu-se, vaporizeaza o parte din lichidul din butelie.
Din butelia de racire intermediara, vaporii sunt aspirati de un al doilea compresor 3 numit compresor de inalta presiune, care dupa comprimarea lor îi trimite la condensatorul 5.
Lichidul format in condensator se scurge in rezervorul 4 si de aici in butelia de presiune intermediara, care indeplineste si rolul de preracitor (supraracitor) de lichid.
În continuare, circuitul agentului lichid, este nsimilar cu cel din schema descrisa anterior.
INSTALATII FRIGORIFICE DE AER CONDITIONAT
4.1. DESTINATIE SI CERINTE GENERALE.
Procesele de schimb de caldura, corectarea umiditatii, degajarile de gaze nocive, radiatia solara, acumularea degajarilor de vapori de apa si gaze prin arderea biologica a alimentelor si activitatea zilnica a personalului de la bord, sunt cauze ale schimbarii parametrilor aerului in incaperile navei.
Evitarea urmarilor proceselor nedorite, de schimbare a calitatii aerului, provocarea proceselor de aceeasi amploare, dar de sens contrar celor de degradare a aerului, sunt sarcinile instalatiilor de conditionare a aerului din incaperile navelor.
În functie de destinatia sistemului de conditionare, se deosebesc: instalatii de ventilatie, incalzire, racire, uscare si umidificare a aerului.
Instalatiile de conditionare realizeaza o prelucrare complexa a aerului in scopul asigurarii conditiilor optime de munca si odihna pentru echipaj, in orice conditii meteorologice, pe tot parcursul anului, in conditii de navigatie in diverse zone climatice.
Instalatiile de uscare asigura reducerea umiditatii aerului pina la valori necesare atenuarii efectelor distructive ale umiditatii asupra marfii, echipamentului si elementelor structurale metalice ale corpului navei.
Ele trebuie sa functioneze sigur si eficient, cu regim economic de prelucrare si distribuire a aerului, sa inlature posibilitatea imbolnavirii prin raceala a personalului de la bord datorita actiunii aerului refulat in incapere, sa nu provoace zgomote peste nivelul admis, sa permita reglarea necesara a parametrilor aerului in diverse conditii de exploatare, sa elimine posibilitatea formarii in incaperi a zonelor stationare de aer viciat, sa nu fie periculoase in privinta incendiilor, sa fie executate din elemente tipizate si cu numar minim de tipodimensiuni; elementele instalatiei nu trebuie sa ingreuneze deservirea sau sa afecteze negativ arhitectura navei, iar pentru functionare trebuie sa utilizeze formele de energie existente la bord.
4.2. PARAMETRII DE CALITATE AI AERULUI.
Pentru alegerea schemei unei instalatii de conditionare a aerului, a parametrilor agentului ei de lucru, este necesara cunoasterea conditiilor de exploatare a incaperii deservite, parametrii aerului exterior si interior, sursele de caldura si umiditate, amplasarea instalatiei pe nava.
În constructia si exploatarea instalatiilor de conditionare a aerului intervin ca parametrii de calcul temperatura tsp, umiditatea relativa φ, continutul de vcapori de apa d, entalpia i, continutul de gaze nocive b si viteza de deplasare v, ale aerului.
In practica de proiectare si exploatare, pentru determinarea parametrilor aerului umed se utilizeaza diagrama Mollier, reprezentata in figura de mai jos:

In figura de mai jos este reprezentata diagrama de confort construita cu ajutorul parametrilor de confort ai aerului, conform normelor sanitare dupa care se construiesc navele romanesti:

Valorile de calcul ale cantitatilor de caldura si vapori de apa degajate de corpul omenesc sunt reprezentate in figura de mai jos:
1 - stare linistita;
2 - efort redus;
3 - efort mediu;
4 - efort mare;
- cantitatea totala de caldura degajata de un om;
---- cantitatea de caldura latenta de vaporizare [kJ/h.om].
Degajarile de bioxid de carbon nu depind de temperatura, ci numai de starea de efort. Ele reprezinta 23 l/h om pentru stare linistita si efort redus, 25 l/h om pentru efort mediu si 45 l/h om pentru efort mare.

In zonele geografice calduroase, in perioada de vara prezinta importanta nu numai temperatura aerului in interiorul sau exteriorul unei incaperi, ci si diferenta dintre aceste doua temperaturi, care are influenta asupra starii generale a omului si asupra posibilitatilor de imbolnavire prin raceala.
Vara , pentru o sedere indelungata a omului intr-o incapere, diferenta dintre temperatura aerului introdus si cea a aerului interior nu trebuie sa depaseasca 5 pina la 8 º C, iar viteza aerului nu trebuie sa depaseasca valorile date de diagrama din figura de mai jos:

Plecand de la conditiile de exploatare a incaperilor de diferite destinatii, pentru fiecare dintre ele se intocmesc bilanturile: termic, umedometric si de gaze nocive, in scopul alegerii parametrilor optimi de functionare a instalatiei de conditionare a aerului.
4.3. CONSTRUCTIA INSTALATIILOR DE CONDITIONARE A AERULUI.
Aerul poate fi conditionat partial,atunci cind numarul de parametri reglati este mai mic decit numarul total de parametri de confort. De exemplu, instalatiile de incalzire, cu aer regleaza temperatura si continutul de gaze nocive, dar nu controleaza umiditatea, realizind o conditionare partiala. Aceste instalatii se utilizeaza pentru incaperile de locuit si serviciu, folosind aer exterior, aer recirculat sau amestecul lor, in scheme de grup, mai ales pentru incaperile de locuit.
Posturile centrale de comanda, incaperile de serviciu, precum si incaperile de natura izolatoarelor medicale sunt deservite de instalatii autonome.
In aceste instalatii incalzirea aerului se realizeaza in baterii centralizate, care cedeaza cantitatea de caldura.
Debitul de aer al ventilatorului de conditionare, depinde de pierderile termice ale incaperii si de saltul entalpic al aerului.
Cind aceasta diferenta se micsoreaza, debitul de aer creste, ceea ce influenteaza asupra puterii ventilatoarelor de conditionare.
Marimile parametrilor nu pot fi alese arbitrar, ele trebuind sa indeplineasca urmatoarele cerinte:
temperatura aerului introdus in incaperile de locuit si de serviciu trebuie sa fie ti < 40 º C;
in vederea eliminarii degajarilor de bioxid de carbon din incaperile deservite, pentru fiecare persoana din incapere trbuie asigurat debitul minim de 33 m³/h aer exterior;
pentru incaperile de locuit si de serviciu, numarul minim de schimburi de aer pe ora trebuie sa fie de 5 pana la 7;
fata de debitul total de aer G1, debitul de aer exterior trebuie sa fie minim 0,7 G1 pentru incaperile de locuit si 0,5 G1 pentru cele de serviciu, daca amestecarea cu aerul de recirculatie se produce in exteriorul incaperii; daca acest amestec se realizeaza in interiorul incaperii deservite, debitul de aer exterior poate fi redus pana la 0,3 G1.
Folosirea schemei cu recirculare a aerului asigura un consum de caldura de 5 pana la 6 ori mai mic decat schema fara recirculare, pentru temperatura aerului exterior - 25 º C.
In limitele admise de normele sanitare, pentru incaperile in care nu exista degajari de vapori si gaze nocive, trebuie folosita recirculare aerului.
El poate fi introdus in circuit direct in incaperea deservita sau in prealabil el poate fi aspirat de acolo si amestecat cu cel exterior in afara incaperii deservite, de exemplu in compartimentul ventilatoarelor, inaintea bateriei de incalzire.

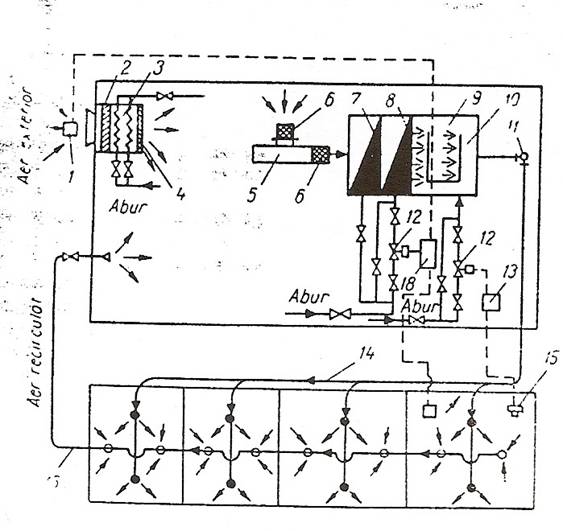
In figura de mai sus este reprezentata schema unei instalatii de incalzire cu aer cu un singur circuit:
- traductor termic;
- filtru;
- incalzitor primar de aer;
- gura de refulare aer;
- ventilator;
- racord cu fonoatenuator;
si 8 - sectiile incalzitorului secundar de aer;
- umidificator;
- tubulatura perforata de alimentare cu abur pentru umidificarea aerului;
- regulator de presiune a aerului;
- armatura electromagnetica;
- panou electric;
- tubulatura de alimentare a incaperilor de aer conditionat;
- traductor de umiditate;
- tubulatura de aspiratie a aerului recirculat.
Ejectarea aerului introdus in incapere influenteaza mult marimea debitului. Ea permite ca aerul de recirculatie sa fie utilizat direct in incapere, fara trimiterea lui in camera de amestec cu aerul exterior.
In figura de mai jos este reprezentat schematic un aparat de conditionare cu ejectie, utilizat in mod curent pe navele romanesti.
Aparatele de conditionare cu ejectie au nevoie de presiuni mai mari, datorita caderii de presiune din ajutajul ejector.
Aerul prelucrat in incalzitorul de grup din statia de conditionare ajunge la racordul 8 si trece prin ajutajul ejector 1 de unde iese cu viteza mare, aparind un curent de ejectie, de antrenare a aerului din incapere in sensul sagetilor.
Pina in momentul amestecarii acest aer trece prin elementul incalzitor 2, al carui debit poate fi reglat cu armatura 3 de pe tubulatura 5 si 7.
La conditionarea pe timpul verii, elementul 2 se foloseste pentru racirea aerului, in acest caz fiind necesar si tubul 6, pentru colectarea vaporilor de apa condensati din aer.
Cantitatea de aer primar din circuitul 8 este reglata cu ajutorul armaturii 4. Zgomotul provocat de aerul refulat in incapere este atenuat cu o izolatie fonoabsorbanta, alicata pe peretii aparatului.
Agentul termic utilizat de aceste dulapioare de conditionare, in circuitul 5 si 7, poate fi abur sau apa calda.
De asemenea, exista aparate care utilizeaza un grup de 2 pana la 4 rezistente electrice legate in paralel si comandate de un comutator, pentru a asigura mai multe regimuri termice de functionare.
Raportul dintre cantitatea de aer aspirata din incapere si cantitatea de aer cald introdus in tubulatura se numeste coeficient de ejectie.

In figura de mai jos este reprezentata diagrama unei instalatii de conditionare folosita pe timp de iarna, cu un singur circuit de inalta presiune si cu ajutaj de ejectie. Aerul exterior, trecind prin ventilator si incalzitorul de grup isi mareste temperatura ajungind in starea B. in aceasta stare el patrunde in umidificator unde i se adaoga o anumita cantitate de abur, si, ajungind in urma acestei prelucrari la parametrii punctului D el patrunde in magistrala de aer. In continuare se raceste si in starea H paraseste ajutajul dulapiorului de conditionare. Datorita efectului de ejectie, in dulapior este aspirat aer in starea A. Trecind prin incalzitorul suplimentar, aerul ajunge la starea K, dupa care intilnindu-se si amestecindu-se cu aerul din starea H, rezulta amestecul de stare F. Patrunzind in incapere, aerul se amesteca cu cel aflat aici, transformandu-se dupa linia ce trece prin punctele F si A.
Schimband debitul de aer cu ajutorul armaturii 4 sau debitul de caldura cu ajutorul armaturii 3, din figura de mai sus, se pot modifica pozitiile punctelor F si K, deci directia procesului in sine.

Reglarea debitului de caldura prin variatia debitului de aer introdus, in modul descris mai sus, prezinta dezavantajul ca modifica presiunea aerului si deci debitul in celelalte compartimente ale instalatiei, provocind instabilitati de functionare. De asemenea prin schimbarea debitului de aer, se actioneaza asupra parametrilor de nocivitate a aerului.
Aceste neajunsuri sunt remediate prin utilizarea instalatiei de conditionare cu doua circuite, de debite GI si GII, care functioneaza astfel incit respecta relatia:
Ga = GI + GII = const.
In figura de mai jos sunt reprezentate schematic doa amestecatoare de aer cu doua circuite.
Ambele amestecatoare functioneaza astfel incit pentru orice pozitie a minerului 11, este respectata ecuatia de mai sus.

1 - racord de intrare a aerului dupa prima treapta de prelucrare;
2 - racord de intrare a aerului dupa a doua treapta de prelucrare;
3 - piston crenelat;
4 - tija pistonului;
5 - pirghie de echilibrare;
6 - sector dintat;
7 - pinion de actionare;
8 - ajutaj ejector;
9 - gratar de ejectie;
10 - gratar de refulare;
11 - miner de reglare;
12 - cremaliera.
Amestecatorul din figura a este dotat si cu ajutaj de ejectie, care ii permite sa functioneze cu o cantitate de aer mult mai redusa.
In figura de mai jos este reprezentata schema agregatelor navale romanesti pentru conditionarea aerului, tip ACN. Ele se fabrica pentru urmatoarele domenii ale parametrilor de functionare: debi nominal (2500 . 12500) m³/h; presiune disponnibila totala (60 . 250) mm CA; putere termica (17 . 65) · 10³ kJ/h; putere frigorifica (5 . 38) · 10³ kJ/h; putere electrica instalata (3 . 22) KW. Sunt deservite de agregate de racire cu freon 12. Agregatul de conditionare poate deservi atit instalatii monotubulare, cit si instalatii bitubulare. El se compune din mai multe sectiuni, fiecare dintre ele avind un rol determinant in procesul de tratare a aerului:
sectiunea de amestec si filtrare 1, prevazuta cu doua guri de aspirare a aerului proaspat si recirculat;
sectiunea de incalzire 2, cu doua baterii de incalzire a aerului la + 40 ºC in schema monotubulara si + 20 ºC in schema bitubulara. Temperatura aerului fiind reglata cu ajutorul armaturilor de abur 5 si 6, comandate de traductori termici;
sectiunea de racire 3, echipata cu o baterie de racire cu expansiune directa. Aceasta sectiune lucreaza numai pe timpul verii, cind amestecul de aer proaspat si de aer recirculat in proportie de maximum 40 % este racit la +(15... 17) ºC si apoi introdus in cabine;
sectiunea de umidificare si distributie 4, in care umiditatea aerului se regleaza cu ajutorul armaturii de abur 7, comandate de higrometrul 8. Dupa umidificare aerul este trimis direct la cabine cu temperatura de + 40 ºC in sistemul monotubular. Daca sistemul este bitubular, jumatate din debitul total, cu temperatura de + 20 ºC este trimis direct la cabine, iar restul este incalzit la + 60 ºC si apoi trimis la cabine prin a doua conducta. Ambele conducte sunt racordate la amestecatorul 10, in care temperatura este reglata individual, dupa dorinta, respectindu-se in mod automat relatia de echilibrare:
Ga = GI + GII = const.

La executarea instalatiilor de conditionare a aerului trebuie respectate normele impuse de societatile de clasificare:
nu este permisa trecerea canalelor de aer prin peretii etansi pe sub puntea peretilor etansi;
canalele verticale de aer care traverseaza puntile etanse in limitele aceluiasi compartiment sub puntea peretilor etansi, trebuie sa fie etanse si cu aceeasi rezistenta mecanica cu puntile;
canalele de aer care trec prin peretii principali rezistenti la foc trebuie sa fie dotate cu clapete impotriva propagarii incendiilor, executate din otel si montate pe peretii etansi sau pe peretii principali rezistenti la incendiu; clapetele trebuie sa fie prevazute cu dispozitive de inchidere si cu indicatoare de pozitie, iar la navele pasagere inchiderea lor trebuie sa fie automata;
canalele de ventilatie destinate evacuarii vaporilor sau gazelor care prezinta pericol de incendiu (de exemplu ventilatia compartimentului de pompe la navele petroliere) trebuie sa fie etanse la gaze si sa nu fie racordate la alte incaperi, iar capetele exterioare ale canalelor trebuie sa aiba armaturi pentru retinerea flacarii;
gurile de aspiratie ale instalatiei de ventilatie naturala sau fortata trebuie sa fie amplasate in locuri in care este redusa la minimum posibilitatea patrunderii apei de mare sau a aerului poluat cu gaze sau vapori ai produselor petroliere;
canalele de aer racordate la incaperi dotate cu mijloace volumice de stingere a incendiilor trebuie sa aiba inchideri din exteriorul compartimentului protejat;
prin incaperile de locuit si de serviciu, precum si prin posturile de comanda nu trebuie sa treaca canalele de ventilare a compartimentului de masini si invers, decat daca ele sunt executate din otel, au izolatie ignifuga pe o lungime de 5 m de la perete, precum si clapete cu autoinchidere de iuncendiu;
agregatele de conditionare trebuie amplasate in incaperi separate, izolate impotriva incendiilor.
4.4. EXPLOATAREA INSTALATIILOR DE CONDITIONARE A AERULUI.
Dupa terminarea lucrarilor de construire sau reparare a unei instalatii de conditionare se trece la probarea ei, prin examinare exterioara si verificare in functiune.
Prin examinarea exterioara se verifica corespondenta executiei cu planurile, corectitudinea montajelor, izolatia tubulaturilor.
Inaintea punerii in functiune a instalatiei frigorifice instalatia se va proba la un vid de 50 mm col Hg timp de 24 ore, admitindu-se o crestere a presiunii de maxim 5 mm col Hg.
Pentru verificarea in functionare se cupleaza instalatia de ventilatie a cabinelor, agregatului de conditionare, impreuna cu sistemele furnizoare de agent termic, frigorific si umidificator. Timp de 24 ore se urmaresc si se masoara parametrii de functionare a instalatiei, pentru citeva cabine caracteristice. Se verifica functionarea automata a armaturilor electromagnetice de pe circuitele de incalzire, racire si umidificare, precum si functionarea corecta a traductoarelor de temperatura si umiditate. Se masoara debitul de aer recirculat si se verifica functionaea separatorului de picaturi. Se verifica functionarea incalzitoarelor sau racitoarelor suplimentare ale dulapioarelor de conditionare cu ejectie, eficacitatea schimburilor de caldura, functionarea regulatoarelor statice de presiune, functionarea protectiilor instalatiei frigorifice, reglarea capacitatii compresorului, precum si posibilitatea reglarii debitului agentului termic sau frigorific din schimbatoarele de caldura suplimentare.
Valorile temperaturii si umiditatii relative a aerului exterior sau interior, pentru conditionarea de vara sau de iarna, trebuie sa fie comparabile cu cele din tabelul de mai jos, in functie de anotimpul in care se executa probele:
Norme sanitare de confort:

La probarea instalatiei de conditionare se inregistreaza in fiecare cart urmatorii parametri:
debitul, temperatura si umiditatea aerului intrat in agregatul de conditionare;
temperatura si umiditatea relativa a aerului evacuat cind agregatul de conditionare functioneaza la regimul nominal de incalzire, cu umidificatorul cuplat;
temperaturile de lucru ale ciclului frigorific;
diferenta de temperaturi dintre intrarea si iesirea agentului frigorific din schimbatorul de caldura al agregatului de conditionare;
diferenta de temperaturi cu care aerul este prelucrat in agregatul de conditionare;
debitul de aer recirculat;
temperatura si umiditatea aerului din cabinele respective.
In timpul exploatarii instalatiei trebuie acordata atentie lucrarilor curente de intretinere si reparatii: verificarea etanseitatii canalelor de aer si a instalatiei frigorifice, ungerea cu ulei a compresorului frigorific, controlarea etanseitatii presetupelor, ungerea periodica a rulmentilor ventilatoarelor si compresoarelor, inlocuirea periodica a segmentilor compresoarelor, rectificarea clapetilor compresoarelor, etc.
5. INSTALATIA DE CAMBUZA.
5.1. GENERALITATI.
Atit navele de transport, cit si cele frigorifice sunt dotate cu instalatii frigorifice de cambuza.
Scopul instalatiei de cambuza este acela de a conserva prin frig alimentele perisabile destinate hranei echipajului si a pasagerilor de la bordul navei. Conservarea prin frig se refera atit la produsele congelate peste, carne, produse din carne), cit si la produse refrigerate (legume si fructe).
Asa cum s-a aratat anterior, necesitatea existentei instalatiilor de cambuza deriva din cresterea autonomiei navelor si din reducerea la minim a numarului escalelor de aprovizionare cu hrana. Instalatia de cambuza este complet automatizata, functioneaza fara supraveghere permanenta, si face parte din grupa instalatiilor auxiliare de bord.
5.2. DESCRIEREA INSTALATIEI.
Instalatiile de cambuza cele mai utilizate la bordul navelor sunt de tipul cu o treapta de comprimare. Instalatiile de cambuza tip IFN servesc la obtinerea si mentinerea temperaturilor scazute in compartimentele de provizii destinate echipajului.
Temperaturile recomandate pe compartimentele de congelare si de refigerare sunt:
Instalatiile sunt concepute pe o schema de principiu, realizata din doua instalatii cu functionare independenta, complet automatizata, una pentru compartimentele cu temperaturi negative, cealalta pentru compartimente cu temperaturi pozitive. Acestea sunt interconectate pe aspiratie si cu alimentare comuna, astfel incit, la ineficienta unui grup, celalalt sa asigure mentinerea temperaturilor normale timp de 24 de ore (functionare de avarie).
Instalatia se compune din doua grupuri compresor -condensator naval tip G.C.N. prevazute cu compresoare tip K902 sau K1202.
In timpul functionarii normale, un grup compresor - condensator deserveste toate compartimentele racite, celalalt grup fiind de rezerva. In situatiile in care sarcina termica este marita (aprovizionare alimente proaspete) instalatia va functiona cu ambele grupuri G.C.N.
Din echipamentul instalatiei mai fac parte urmatoarele:
a) Rezervoare de lichid (alese in functie de capacitatea instalatiei frigorifice) prevazute cu indicatoare de nivel PR16 -124/I . Acestea servesc la acumularea agentului din instalatie in cazul efectuarii unor reparatii, dar si ca vas tampon pentru alimentarea cu lichid a racitoarelor cu aer in situatia aparitiei de suprasarcini.
b) Filtre uscatoare FU , FU sunt destinate dezumidificarii agentului frigorific lichid. Procesul are la baza proprietatea silicagelului de a absorbi eventualele mici cantitati de apa continute in freonul lichid.
c) Ventile de presiune
Rolul
acestor ventile este de a aduce
presiunile diferite de vaporizare la o presiune unica de aspiratie a compresorului. Ventilele de presiune
d) Vaporizatoare sunt racitoare de aer cu aripioare si circulatie fortata tip RAN. Tipurile de racitoare de aer sunt date pentru fiecare instalatie si compartiment. Racitoarele din aceasta serie sunt prevazute cu rezistente de decongelare.
Pe condensatoare si rezervoare de lichid sunt supape de siguranta tip LP 25 sau LP 32 care permit evacuarea agentului frigorific peste bord in caz de crestere periculoasa a presiunii.
Instalatia mai cuprinde o serie de elemente cu urmatoarele functiuni:
separatoare de ulei care au rolul de a separa picaturile de ulei antrenate de vaporii calzi de agent regulati de catre compresoare;
filtre de aspiratie montate inaintea aspiratiei compresoarelor care au rolul de a retine si a preveni patrunderea eventualelor impuritati sau picaturi de lichid in cilindrii compresoarelor.
5.3. AUTOMATIZAREA INSTALATIEI.
Instalatia frigorifica are in dotare un panou de comanda si forta, cit si elemente de automatizare ce ii asigura functionarea complet automatizata constind din trei functiuni:
de reglaj;
de control;
de protectie automata.
Principalele elemente de reglaj sunt:
ventilele termostatice de expansiune;
termostatele de camera;
ventilele electromagnetice;
ventilele de presiune
Ventilele termostatice de expansiune - regleaza alimentarea cu freon lichid a racitoarelor de aer, functionind pe principiul asigurarii unei temperaturi constante a vaporilor la iesirea din racitor.
Termostatele
de camera - RT 7, impreuna cu ventilele electromagnetice
actioneaza pentru mentinerea
Ventilele
de presiune
Dintre elementele de automatizare cu functiuni de control se precizeaza:
termometru cu citire la distanta;
vizoare de lichid;
manometre si manovacumetre.
Termometre cu citire la distanta sunt montate pentru fiecare compartiment in anticamera sau culoar si dau posibilitatea citirii in orice moment a temperaturii realizate.
Vizorul de lichid este montat pe alimentarea cu agent frigorific a distribuitorului, destinat urmaririi alimentarii cu agent si stabilirii gradului de umiditate al agentului in vederea regenerarii materialului absorbant din filtrul uscator.
Elementele de protectie automata sunt:
presostatul combinat de inalta si joasa presiune;
presostat diferential.
Presostatul combinat de inalta si joasa presiune tip KP15 DANFOSS asigura protectia compresorului impotriva cresterilor presiunii reglate sau a scaderii presiunii de aspiratie peste si sub limita valorilor necesare unei functionari normale.
Presostatul diferential de tip MP 55 DANFOSS masoara diferenta intre presiunea de aspiratie si presiunea uleiului la presetupa compresorului, creata de pompa de ulei. La o scadere a acestei diferente sub o valoare reglata, compresorul este oprit automat. Dupa remedierea defectiunii constatate se porneste manual compresorul.
5.4. FUNCTIONAREA INSTALATIEI DE CAMBUZA.
Instalatia de cambuza IFN functioneaza cu doua instalatii prin separarea aspiratiilor (functionarea normala), sau cu un singur compresor si cu aspiratii comune (functionarea de avarie).
5.4.1.Functionarea normala.
Compresorul aspira vapori reci din vaporizator, care au fost in prealabil supraincalziti in economizor, pentru a nu exista pericolul aspirarii vaporilor umezi.Vaporii sunt comprimati si refulati in condesator unde are loc condensarea acestora prin cedarea caldurii latente de condensarea apei de racire. Apoi, aceasta ajunge in economizor unde se subraceste prin cedarea caldurii sensibile catre vaporii care se supraincalzesc.Lichidul trece prin vizor unde se va constata daca nu contine apa. Ajuns in distribuitor, lichidul se ramifica pentru a alimenta fiecare compartiment, trece prin ventilul electromagnetic si ajunge in ventilul de laminare termostatic unde presiunea agentului este redusa pina la presiunea de vaporizare. Urmeaza patrunderea agentului in vaporizator unde are loc vaporizarea sa, agentul preluind caldura de vaporizare de la mediul racit. Vaporii sunt aspirati din nou de compresor.
La atingerea temperaturii de regim, termostatul intrerupe circuitul ventilului electromagnetic care se inchide. Astfel se opreste alimentarea cu agent a vaporizatorului.
Daca se intrerup mai multe compartimente, cantitatea de vapori rezultati in urma vaporizarii in vaporizatoare este mai mica decit cantitatea ce poate fi aspirata de catre compresor. In acest fel, presiunea de aspiratie scade, iar compresorul este oprit de presostatul de joasa presiune.Functionarea va fi reluata cand presiunea de aspiratie creste, in urma cresterii temperaturii in compartimente.
In aceasta situatie, termostatele vor inchide circuitul electric a ventilelor elecromagnetice permitind alimentarea cu agent a vaporizatoarelor.
5.4.2.Functionarea in caz de avarie.
In aceasta situatie, compresorul defect se va separa si se va deschide ventilul care uneste aspiratiile celor doua compresoare.
Instalatia
functioneaza la fel ca in primul caz, doar ca de data aceasta intra in functiune ventilele de
presiune
5.4.3.Decongelarea.
Decongelarea se poate realiza in doua moduri:
prin comanda normala de la un comutator aflat pe panoul electric;
automat, cind decongelarea este comandata de releul de progamare.
Se face simtita nevoia decongelarii cind pe vaporizator sunt depuse maxim 2 ÷ 3 mm zapada, un strat mai gros fiind o piedica in calea transferului de caldura, ceea ce duce la nerealizarea temperaturilor de regim in compartimentele respective.
Decongelarea consta in inchiderea ventilului elctromagnetic de pe aspiratie.
Daca vaporizatorul este de tip RAN-E in circuitul electric sunt introduse rezistentele electrice ale racitorului si depunerile de gheata si zapada se vor topi. Apa se va colecta in tavile de colectare. In timpul decongelarii ventilatoarele se opresc.
Daca vaporizatoarele nu sunt echipate cu RAN-E decongelarea se face intrerupind alimentarea cu agent frigorific a vaporizatorului si tinind in functiune ventilatoarele.
Depunerile de gheata si zapada se vor topi sub influienta aerului vehiculat de ventilatoare pe suprafetele de transfer termic. In acest caz timpul de decongelare va fi mai mare.
Daca decongelarea se termina inaintea termenului stabilit prin releul de programare presostatul de inalta presiune montat pe iesirea din vaporizator va sesiza sfirsitul decongelarii si va repune instalatia in functiune.
5.5. TEHNOLOGII DE MONTAJ PENTRU INSTALATII
FRIGORIFICE CU FREON.
Agentii frigorifici din categoria freonilor sunt foarte sensibili. In cantitati mici anumite substante ca de exemplu rugina, oxizi metalici sunt susceptibile de a afecta stabilitatea freonilor.
Majoritatea metalelor obisnuite ca, otel, fonta, cupru, aluminiu, alama, staniu, plumb pot fi folosite in contact cu freonii.
Folosirea otelului inoxidabil sau a nichelului este preferata dar este foarte costisitoare.
Este interzisa folosirea in contact cu freonii a aliajelor de magneziu, zinc, a otelului galvanizat si a aluminiului continind mai mult de 2% magneziu.
Este interzisa alaturarea freonilor de metale reactive ca sodiu, potasiu, bariu etc.
1. Montajul compresoarelor frigorificice.
Compresoarele se vor monta intotdeauna cu axul paralel cu planul diametral al navei.
Fixarea pe postament se face prin intermediul unor laine amortizoare din textolit sau izoplac, eliminind astfel contactul direct intre talpa compresorului si postament.
2. Montajul condensatoarelor.
Condensatoarele se vor monta cu axul paralel cu planul diametral al navei. Se vor asigura spatiile necesare demontarii capacelor, curatirii si schimbarii tevilor interioare.
3. Montajul racitoarelor de aer.
Suprafetele de contact intre racitoare si suportii de fixare de pe peretii metalici, precum si intre racitoarele de aer si tabla captuselii compartimentului se vor izola termic prin rigle de lemn tratate antiseptic prin fierberea in ulei de in.
Tevile de scurgere de la tavile racitoarelor de aer se vor duce pe un traseu cit mai scurt posibil la rigola de scurgere a paiolului pentru compartimentele cu temperaturi pozitive si la o zona unde nu exista riscul de inghet si unde se poate confectiona un sifon de scurgere pentru compartimentele cu temperaturi negative.
Daca nu se tine cont de asigurarea scurgerii condensului, apa va ingheta in teava si va inrautati functionarea racitorului de aer.
Sifonul nu va permite circulatia aerului intre compartiment si spatiul mai cald unde are loc scurgerea apei.
4. Montarea schimbatorului de caldura.
Ca loc de amplasare al schimbatoarelor de caldura intre IFN, firma austriaca Du Pont recomanda amplasarea schimbatoarelor de caldura cit mai aproape de evaporatorul de agent frigorific motivind aceasta prin faptul ca se asigura o mai buna intoarcere a uleiului frigorific la compresoare prin incalzirea acestuia in schimbator de la freonul lichid, micsorindu-si astfel viscozitatea.
In schimb firma STAL recomanda amplasarea schimbatoarelor de caldura la o distanta de maxim 3 m de condensatorul frigorific. Aceasta solutie a fost adoptata si pentru navele romanesti.
Montarea schimbatoarelor de caldura se va face prin intermediul unor distantiere de lemn care sa elimine puntea termica dintre suprafata acestuia si suportul de fixare.
5. Montarea separatoarelor de picaturi.
Rolul separatoarelor de picaturi intr-o instalatie este de a preveni intrarea picaturilor de freon lichid in compresor, picaturi care pot duce la deteriorarea compresorului.
Utilitatea separatoarelor de picaturi intr-o instalatie frigorifica este discutabila deoarece printr-un montaj corect al tubulaturilor de aspiratie si printr-o exploatare corecta a instalatiei frigorifice se pot elimina fenomenele de aparitie a picaturilor de freon lichid la aspiratia compresorului.
6. Montarea rezervorului de freon.
Rolul unui rezervor de freon al instalatiei frigorifice este:
de a stoca rezerva de freon a instalatiei;
de a prelua intreaga cantitate de freon din instalatie in perioada reparatiilor;
de a asigura functionarea instalatiei prin preluarea variatiilor debitului de freon datorate variatiilor de sarcina frigorifica.
Pierderile de presiune in conducte in timpul functionarii instalatiei frigorifice au o deosebita importanta si in special pentru conductele de aspiratie.
Valoarea presiunii de aspiratie la compresor conditioneaza temperatura de vaporizare la racitor. Pierderile de presiune in conductele de aspiratie se traduc in final printr-o reducere a capacitatii frigorifice.
Este important sa se reduca pierderile de presiune in conductele de aspiratie, dar este tot atit de important ca viteza de circulatie a vaporilor de freon sa fie suficienta pentru a asigura o circulatie convenabila a uleiului pentru intoarcerea acestuia la compresor.
Vitezele minime recomandate sunt de 8 m/s pentru conducte verticale si de 4 m/s pentru conducte orizontale.
Pentru a evita pungile de ulei in conductele de aspiratie si pentru a garanta o intoarcere ireprosabila a uleiului la tevile care intra intr-o alta teava de legatura, se va face intotdeauna la 90° de sus in jos.
Toate conductele de aspiratie se vor monta cu panta de minim 3% in directia curentului de vapori pentru a evita intoarcerea inapoi a uleiului.
Conductele de refulare trebuie sa asigure antrenarea uleiului in directia curentului de vapori.
5.6. PRESCRIPTII R.N.R. PRIVIND INSTALATIILE
FRIGORIFICE DE CAMBUZA
1. Terminologie.
Compartimentele masinii frigorifice - incaperi de masini in care se afla masinile si echipamentele instalatiilor frigorifice destinate producerii frigului artificial.
Incaperi racite - magazii de marfa si incaperi utilate cu echipamente pentru mentinerea unor temperaturi scazute si destinate transportului incarcaturilor racite sau congelate.
Mecanismele si celelalte elemente ale instalatiei frigorifice trebuie sa-si pastreze functionabilitatea in conditiile de mediu inconjurator, indicate in manualele de Instalatii de masini si anume:
1.Inclinari:
banda permanenta in orice bord pina la 15°;
asieta de durata 5°;
ruliu ± 22,5° cu perioada de 7 ÷ 9 secunde;
tangaj ± 7,5°;
Sursele de energie electrica pentru situatii de avarie trebuie sa functioneze aparent la banda de durata pina la 22,5° concomitent cu o asieta de 10°.
2.Temperaturi:
aer la presiune de 100 Kpa/750 mmHg si umiditate relativa de 60%;
mediul de racire apa de mare + 32°C;
alte conditii de mediu;
toate compartimentele trebuie sa prezinte rezistenta la aer cu continut de sare si ulei;
functionare ireprosabila pentru conditiile de temperatura si umiditate relativa de 100% la 45°C.
3.Vibratii.
nu este permis ca masinile sa produca vibratii sau socuri astfel incit alte masini sau corpul navei sa fie supuse unor aceleratii si amplitudini care sa depaseasca valorile indicate mai jos:
3.1. Cazul general:
- domeniul de frecventa 2 pina la 13,2 Hz;
- amplitudinea de ±1 mm;
- acceleratia de ±0,7 g pentru mase de M <= 100 Kg;
- acceleratia de ±70 g/M pentru mase de M >= 100 Kg unde g este acceleratia gravitationala.
3.2. Pentru aparate de masura, comanda, reglaj si control:
- domeniul de frecventa 2 pina la 25 Hz;
- amplitudinea de ± 1,6 mm;
- acceleratia de ± 4g pentru mase de M <= 100 Kg;
- acceleratia de ±40 g/M pentru mase de M >=100 Kg.
- in domeniile de frecventa mentionate nu trebuie sa apara frecvente de excitatie care sa produca vibratii de rezonanta a elementelor de constructie, suportilor, fixarilor inclusiv ale celor din interiorul aparatelor.
4..Zgomot:
- nivelul de zgomot din compartimentele de lucru nu trebuie sa depaseasca valorile precizate mai jos:
- compartimentele masini cu supraveghere continua pina la 90 db.
2. Agenti frigorifici si presiuni de calcul.
Agentii frigorifici se impart in urmatoarele trei grupe :
- agenti frigorifici neinflamabili;
- agenti frigorifici toxici si inflamabili cu limita inferioara de aprindere incepind de la 3.5 % sau mai mult, volum de agent frigorific in aer;
La calculul de rezistenta al elementelor care lucreaza sub presiunea agentilor frigorifici se va lua ca presiune de calcul o valoare cel putin egala cu presiunea vaporilor saturati de agenti frigorifici la temperatura de 50°C.
Elementele instalatiei frigorifice care lucreaza sub presiune trebuie supuse unui calcul de verificare la presiunea probelor hidraulice. In acest caz tensiunile nu trebuie sa depaseasca 0.9 din limita de curgere a materialului.
R-502 CHF Cl+C F Cl 2
R-22+R115 amestec.azeotrop 2
II R-117 Amoniac 2
![]()
III R-290 Propan 1,6
R-1270 Propilen 2
Instalatiile frigorifice trebuie sa asigure in conditii normale de exploatare a navei, mentinerea permanenta in magaziile frigorifice a temperaturii necesare in functie de natura marfii transportate si de zona de navigatie.
Instalatiile frigorifice ale navelor cu zona nelimitata de navigatie trebuie sa asigure mentinerea temperaturii necesare in incaperile de marfa cind utilajul de baza lucreaza cu toti consumatorii de frig in urmatoarele conditii de mediu ambiant:
- temperatura apei de mare nu este mai mica de + 30° C;
- temperatura aerului exterior este cel putin de + 40° C.
Puterea echipamentelor de baza ale instalatiei frigorifice cind
functioneaza continuu timp de 24 h/zi trebuie sa fie suficienta pentru mentinerea temperaturii cerute in magaziile racite, asigurind cu frig si alti consumatori.
Echipamentele de baza trebuie sa cuprinda in componentele lor cel putin doua condensatoare identice.
Echipamentul de rezerva al instalatiilor frigorifice cu compresoare trebuie sa includa un compresor cu motor de actionare, un condensator, instalatie de comanda si o intreaga armatura necesara pentru asigurarea functionarii independente a tuturor dispozitivelor din acest echipament.
Puterea echipamentului de rezerva trebuie sa fie astfel aleasa incit sa asigure la defectarea unui compresor principal sau condensator, toti consumatorii cu frigul necesar.
Legaturile sistemului de tubulaturi intre aparate si mecanisme trebuie sa fie astfel executate incit masinile sa poata functiona in orice combinatie a aparatelor, mecanismelor si dispozitivelor necesare pentru functionare independenta.
Aparatele trebuie sa fie prevazute pe tubulaturile de aspiratie si refulare cu racordurile necesare care sa permita transferul agentului frigorific sau aspiratia lui din aparat.
Amplasarea bateriilor de racire trebuie sa asigure racirea uniforma a incaperii. Bateriile trebuie sa fie compuse din cel putin doua sectii independente care se pot decupla separat. Nu este permisa folosirea bateriilor de racire cu vaporizarea directa a unui agent frigorific din grupa a - II - a.
Daca pentru circulatia agentilor frigorifici se folosesc pompe, trebuie prevazute cel putin doua pompe de circulatie a agentului frigorific din care una este de rezerva.
Daca sistemul de pompare poate functiona cu pompa decuplata, pompa de rezerva poate sa nu fie prevazuta. Totusi, in acest caz reducerea capacitatii camerelor sau instalatiei de congelare nu trebuie sa depaseasca 20%.
Instalatiile frigorifice trebuie sa aibe cel putin doua pompe de circulatie a apei de racire din care una este de rezerva.
Ca pompa de rezerva se poate folosi orice pompa navala pentru apa din afara bordului, avind presiune si debit suficient.
Apa de racire trebuie sa fie alimentata de la cel putin doua prize de fund.
Daca se vor folosi prize de fund cu destinatie generala, trebuie sa se asigure debitul de apa necesar de la fiecare priza in conditii normale de exploatare a navei.
3. Materiale.
Calitatea si caracteristicele principale ale materialelor folosite pentru confectionarea pieselor, ansamblelor si fixarilor echipamentului frigorific lucrind in conditiile unor solicitari dinamice, a unor suprapresiuni sau a unor temperaturi variabile si joase trebuie sa corespunda cerintei Societatii de clasificare.
Alegerea materialului trebuie sa se faca in functie de temparatura de regim si proprietatile fizico-chimice ale agentilor frigorifici:
Materialele elementelor de echipamente care lucreaza ca agenti frigorifici si solutiile lor cu ulei de ungere, cu medii de racire si cu medii racite trebuie sa fie inerte si stabile fata de acestea.
Materialele pieselor de echipamente ce lucreaza in conditii de joasa temperatura, nu trebuie sa prezinte schimbari structurale ireversibile si trebuie sa pastreze rezistenta suficienta la temperaturile de lucru scazute.
Materialele pentru piesele si ansamblele echipamentului de racire care functioneaza la temperatura de pina la - 50° C se vor alege tinind cont de recomandarile Societatii de clasificare.
Materialele elementelor de echipamente ce lucreaza la temperaturi sub - 50° C constituie obiectul unei examinari speciale din partea Societatii de clasificare.
Piesele mecanismelor si aparatelor care intra in contact cu un mediu care contribuie la aparitia coroziunii trebuie sa fie executate din materiale care au fata de acest mediu o rezistenta suficienta la coroziune, sau vor avea acoperiri de rezistenta echivalente.
4. Incaperile instalatiilor frigorifice navale. Compartimentul masinilor frigorifice.
Amplasarea mecanismelor, aparatelor si tubulaturilor in incaperile masinilor frigorifice trebuie sa asigure deservirea lor usoara precum si posibilitatea inlocuirii pieselor fara demontarea de pe postament a mecanismelor si aparatelor.
Incaperile masinilor frigorifice trebuie sa aibe doua iesiri amplasate cit mai departe una de alta cu usi ce se inchid in afara.
Compartimentele masinilor frigorifice automatizate navale unde nu se prevede serviciul de cart permanent si care folosesc agenti frigorifici din grupa I pot sa nu aiba o a doua iesire.
Iesirile din compartimentul de masini frigorifice care functioneaza cu agenti frigorifici din grupele II si III nu trebuie sa duca in incaperile de locuit si de serviciu sau in incaperi care comunica cu acestea.
In compartimentele de masini frigorifice trebuie sa existe un hidrant de incendiu cu furtun, alimentat de la instalatia de stingere a incendiului cu apa.
Compartimentele de masini frigorifice trebuie sa aibe o ventilatie autonaoma care sa asigure 10 schimburi de aer pe ora.
In afara de ventilatia principala, fiecare compartiment de masini frigorifice trebuie prevazut cu o ventilatie pentru caz de avarie care va asigura urmatoarele :
pentru compartimentele de masini frigorifice functionind cu agenti frigorifici din grupele II si III, 30 schimburi de aer pe ora.
pentru compartimente de masini frigorifice functionind cu agenti frigorifici din grupa I, 20 schimburi de aer pe ora.
In functie de densitatea agentior frigorifici instalatiile de ventilatie trebuie sa asigure extragerea aerului din punctele cele mai inalte sau mai joase ale incaperii.
Incaperile pentru pastrarea rezervelor de agenti frigorifici.
Incaperile pentru pastrarea rezervelor de agenti frigorifici trebuie sa fie separate de alte incaperi, iar pentru pastrarea rezervelor de agent frigorific din grupa a - II - a, amplasarea acestor incaperi pe nava precum si constructia peretilor trebuie sa indeplineasca cerintele Societatii de clasificare privind protectia contra incendiilor.
Incaperile destinate pastrarii agentilor frigorifici trebuie de asemenea sa fie etanse la gaze.
Buteliile de agent frigorific trebuie astfel fixate incit pe timp de furtuna sa nu poata fi deplasate.
Intre peretii metalici ai incaperilor si butelii, precum si intre butelii trebuie introduse garnituri nemetalice.
Incaperile pentru depozitarea rezervelor de agenti frigorifici trebuie prevazute cu ventilatii autonome astfel incit temperatura in spatiile lor sa nu depaseasca + 45° C.
In incaperile pentru rezerva de agent frigorific nu se admite depozitarea buteliilor cu alte gaze comprimate.
Tubulatura de alimentare de la recipientele destinate pentru depozitarea rezervelor de agent frigorific nu trebuie sa treaca prin incaperile de locuit sau de serviciu.
Camera de congelare si de racire
Amplasarea racitoarelor de aer si a ventilatoarelor in camera congelatoare trebuie sa indeplineasca urmatoarele cerinte:
1. aparatele de racire, bateriile, mecanismele, tubulatura si canalele de aer trebuie bine fixate si protejate contra deteriorarii de marfa depozitata.
2. in cazul racirii cu aer trebuie asigurat accesul spre racitorul de aer cind incaperea este complet incarcata.
Armaturile tubulaturii care duce in interiorul camerei de congelare trebuie amplasate in afara acesteia.
5. Mecanisme.
Compresoarele trebuie sa indeplineasca urmatoarele cerinte:
1. Tuburile de aspiratie trebuie sa fie prevazute cu filtre;
Compresoarele trebuie sa fie astfel proiectate incit temperatura aerului la iesirea din racitorul de aer sa fie de cel mult 90° C;
Spatiile de racire ale compresoarelor trebuie sa fie prevazute cu posibilitati de scurgere a apei;
Pe fiecare treapta de comprimare a compresorului sau imediat dupa aceasta trebuie montata o supapa de siguranta care sa nu permita cresterea presiunii in treapta respectiva peste 1,1 ori presiunea de calcul, in cazul inchiderii valvulei de pe tubulatura de refulare.
Pe tubulatura de refulare imediat dupa compresor, trebuie sa se prevada o siguranta fuzibila sau un dispozitiv de semnalizare care sa intre in functiune la o temperatura a aerului de maxim 120° C.
Corpurile racitoarelor de aer de la compresoare trebuie sa fie prevazute cu supape de siguranta care sa asigure iesirea libera a aerului comprimat in cazul ruperii sau spargerii tubulaturilor de racire.
Compresoarele pe partea de aspiratie si de refulare a agentului frigorific trebuie prevazute cu valvule de inchidere separata de valvulele automate.
Pe traseul de refulare a agentului frigorific aferent treptelor intermediare si finale ale compresorului intre partea de refulare si valvula de inchidere trebuie prevazuta o supapa de siguranta sau alte dispozitive de siguranta cu declansare automata care sa asigure transferul agentului frigorific in tronsonul de aspiratie al compresorului in caz de crestere excesiva a presiunii.
Dispozitivele de siguranta vor avea capacitatea de evacuare de cel putin egala cu debitul volumic maxim al treptei protejate de compresor .
Cresterea presiunii dupa deschiderea supapei de siguranta nu trebuie sa depaseasca 10% din presiunea de deschidere.
Racitoare de aer.
Vaporizatoarele si racitoarele de aer cu vaporizare directa a agentului frigorific vor fi executate prin sudare sau lipire tare.
Daca pentru racirea magaziilor de marfa se foloseste numai un racitor de aer, vaporizatorul trebuie sa fie compus din cel putin doua sectii independente care se pot intrerupe individual.
6. Tubulaturi.
Tubulaturile de agenti frigorifici se vor executa din tevi trase.
Imbinarile tubulaturilor de otel pentru agenti frigorifici trebuie executate de regula prin sudura, iar cele din cupru prin lipire cu aliaj tare sau sudura.
Se admite ca evacuarea agentului frigorific din grupa a I-a sa se faca in atmosfera intr-un loc nepericulos pentru oameni.
Conductele de evacuare in caz de avarie a agentului frigorific, din aparate si recipiente trebuie duse la colectorul de evacuare pentru caz de avarie, amplasat in afara compartimentului de masini frigorifice, insa in apropiere de intrarea in compartiment.
Pe fiecare conducta de evacuare, linga colector se vor monta valvule de inchidere si indicatoare pentru scapari de agent frigorific dupa fiecare valvula.
Tubulatura comuna de la colectorul de evacuare in caz de avarie trebuie prevazuta cu valvula de retinere montata sub linia de plutire corespunzatoare pescajului minim al navei.
Pentru suflarea tubulaturii comune trebuie prevazuta o aductiune de aer comprimat sau abur.
7. Izolatia spatiilor racite.
Izolatia camerelor instalatiei de congelare trebuie sa indeplineasca urmatoarele cerinte:
- izolatia trebuie executata din materiale stabile din punct de vedere biologic si care nu degaja miros;
- izolatia trebuie prevazuta cu un invelis de protectie;
- izolatia trebuie protejata contra infiltrarii apei in perioada de exploatare sau va fi prevazuta cu mijloace sigure de drenare, si deasemenea se vor lua masuri contra deteriorarii ei de catre rozatoare.
Izolatia tubulaturilor.
Pentru evitarea formarii puntilor termice, tubulaturile care trec prin pereti sau punti vor fi izolate de contactul direct cu partile metalice ale corpului navei. Izolatia tubulaturilor trebuie protejata de umezeala.
8. Piese de rezerva.
Pe nava trebuie sa existe pentru instalatiile frigorifice piese de rezerva in cantitatea ceruta de SOCIETATEA DE CLASIFICARE.
Piesele de rezerva trebuie sa fie bine fixate in locuri accesibile, marcate si protejate in mod sigur impotriva coroziunii.
Piesele de rezerva cerute de reguli sunt:
1. pistonul compresorului cu biela asamblata de fiecare tip = 1-buc;
2. presetupa arborelui compresorului de fiecare tip = 1- buc;
3. bucsa cilindrului compresorului de fiecare tip = 1 - buc;
4. placile compresoarelor rotative de fiecare tip = 1 - buc;
5. elicea si arborele ventilatorului de fiecare tip = 1 - buc;
6. valvula de laminare a agentului frigorific de fiecare tip = 1-buc;
7. robinete, valvule de fiecare tip = 1 - buc;
8. garnituri de etansare de fiecare tip = 1 - buc;
9. aparate de masura si control de fiecare tip = 1 - buc.
|