MĂSURAREA REZISTENŢELOR, INDUCTANŢELOR sI
CAPACITĂŢILOR ÎN CURENT ALTERNATIV CU AMPERMETRUL,
VOLTMETRUL sI WATTMETRUL
1.Principiul lucrarii:
Parametrii electrici R, X si Z reprezinta marimi care caracterizeaza proprietatile unor elemente de circuit (rezistoare, bobine, condensatoarele a disipa sau absorbi energie electromagnetica sub diferite forme (caldura, energie electrica sau magnetica) si în cantitati ce depind de constructia el 656x2313g ementului, de curentul electric ce 11 parcurge (frecventa, amplitudinea, forma), precum si de alti factori de mediu (presiune, temperatura).
O metoda indirecta de masurare a parametrilor R, X si Z este metoda industriala prin care se masoara curentul absorbit, tensiunea la borne si puterea consumata de impedantâ.
Metodele industriale de masurare a parametrilor R, X si Z, fiind metode indirecte, au o precizie de masurare relativ mica, din cauza consumului de putere a! instrumentelor, dar sunt situatii când nu se pot utiliza alte metode mai exacte (metode de piuite) pentru ca ar modifica regimul de lucru al impedantei de masuraî sau în cazul în care elementele de circuit (de exemplu consumatori de energie electrica) nu po$ fi scoase din instalatie sau trebuie controlate în timpul functionarii lor.
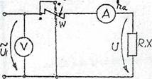
Cele trei instrumente de masurat se pot îega în circuit în montaj amonte (Fig. î.a) si în montaj aval (Fig. 1 .b) W

Fig. 1.a Fig.l.b
Având indicatiile ccior trei aparate, se pot determina R, X si Z:
Daca x, este reaclanta de masurat a iniei bobine care are inductanta l si considerând frecventa f = 50Hz, se obtine:
Daca se masoara capacitatea unui condesator, cunoscând ca reaclanta. a condensatorului, masurata în ohmi este:
Tangenta unghiului de pierderi dieîectrice poate fi determinata din indicatiile celor îrei aparate de misura, conform schemelor din Fig. 1 .a si Fs'g.l.b.
Considerând schema echivalenta a condensatorului fn paralel cu pier-dbile (f ;'g.2.a) si diagrama vectoriala corespunzatoare ei (Fig.2.b) se obtine:
Astfel, montajul amonte (Fig. 1.a) trebuie utilizat .în cazui în care schema'de mSsurat are sarcina R sau X mai mare decât suma rezistentelor bobinei de curent a wa'Hmetruhii (rOT) ti a ampermetrului (rA), deoarece în acest caz, caderile de tensiimc pe aceste bobine vor fi mici si se poate considera ca Uj=U.
Montajul aval (Fig.l.b) se utilizeaza in cazurile când rezistenta ,R sau X este mica fn comparatie cu valoarea rezistentelor bobinelor de tensiune a wailoieîruhsi (R.J si n voîtmelralut (RJ.
în acest caz, suma curentilor Iw t- 1„ va Ti mica in comparatie cu ciaenful î ni receptorului si se va putea admite 1,=I.
În cazul montajului aval, tensiunea U masurata de voltmetru este tensiunea masurata la bornele rezistentei R sau X, iar bobinei de tensiune a wattmetrului i se aplica aceeasi tensiune.
Chestiuni de studiat, si modul de lucru:

W - wattmetru electrodinamic;
V - voltmetru electromagnetic
A - ampermetru electromagnetic;
K1 - întrerupator la tablou;
K - comutator cu doua pozitii;
Z - sarcina (rezistenta, condensator, bobina)
3.Model de lucru
- Se realizeaza schema de montaj si se circuitele de tensiune ale aparatelor corespunzator tensiunii aplicate:
- Comutatorul K pe pozitia 1 - se realizeaza montajul amonte (adica cele doua bobine de tensiune sunt legate înaintea bobinelor de curent) si se citesc cele trei aparate;
- Comutatorul K pe pozitia 2 - se realizeaza montajul aval si se fac citirile aparatelor. Datele citite si cele calculate se trec în tabelul de date;
- Se vor calcula R, X, Z cu formulele din tabelul 1.
Tabel de date: Tabel 2
|
Montaj |
Sarcina de masurat |
Cw W/div |
αw div |
Pw |
Cv V/di v |
αv div |
U V |
CA A/div |
αA |
I A |
R |
Xl |
L H |
Xc |
C F |
tgφ |
Obs |
|
amonte |
|
|
|
|
|
|
|
|
|
|
|
|
|
|
|
|
|
|
aval |
|
|
|
|
|
|
|
|
|
|
|
|
|
|
|
|
|
|